|
Télégraphe
et Téléphone Multiplex
Le multiplexage est une technique inventée en 1891
par Émile Baudot qui consiste à faire passer plusieurs informations
à travers un seul support de transmission. Elle permet de partager
une même ressource entre plusieurs utilisateurs. Il existe deux
techniques principales de multiplexage :
- temporelle
- fréquentielle (ou, ce qui revient au même, en longueur
d'onde).
Le multiplexage est apparu et s'est développé avec la télégraphie.
Il a notamment été utilisé par Émile Baudot
pour permettre à plusieurs télégraphistes de communiquer
simultanément sur une même ligne où l'information
était envoyée plus vite que n'était effectuée
la saisie des télégrammes .
Dans le cas du multiplexage temporel, le multiplexeur fonctionne comme
un commutateur, chaque signal est commuté à tour de rôle
à grande fréquence, une synchronisation de fréquence
et de phase étant assurée de part et d'autre pour que chaque
signal soit restauré où et comme il le faut.
Le multiplexage fréquentiel ne répartit pas les signaux
dans le temps, mais dans un espace de fréquences. Bien que plus
abstrait dans son principe, c'est lui qui a été inventé
en premier.
sommaire
En 1884 Le problème du multipkex que nous
nous proposons de résoudre est le suivant :
Pour le télégraphe
Jean-Maurice-Émile Baudot ingénieur télégraphiste
Français, inventa en premier son code télégraphique
en 1870 et le breveta en 1874 .
Il s'agissait d'un code à 5 bits, avec des intervalles égaux
entre activation et inhibition, permettant la transmission télégraphique
de l' alphabet romain , de la ponctuation et des signaux de contrôle.
Dès 1874 ou 1875, il avait également perfectionné
le matériel électromécanique nécessaire à
la transmission de son code. Ses inventions s'appuyaient sur le mécanisme
d'impression de l'instrument de Hughes, un distributeur inventé
par Bernard Meyer en 1871 et le code à cinq unités conçu
par Carl Friedrich Gauss et Wilhelm Weber .
Baudot à développé, sur son temps libre, un système
de multiplexage temporel de plusieurs messages télégraphiques
à l'aide de téléimprimeurs Hughes . Il constata qu'avec
la plupart des télégraphes imprimeurs de l'époque,
la ligne restait inactive la majeure partie du temps, hormis les brefs
intervalles de transmission d'un caractère. Baudot conçut
ainsi l'une des premières applications du multiplexage temporel
en télégraphie. Grâce à des commutateurs synchronisés,
actionnés par un mécanisme d'horlogerie, aux extrémités
de l'émission et de la réception, il parvint à transmettre
cinq messages simultanément ; le système fut officiellement
adopté par l'Administration des Postes et Télégraphes
française cinq ans plus tard
Pour le téléphone, étant donné un nombre
quelconque de postes AA', BB', C C', ..... montés en tension ou
en dérivation, sur une même ligne, on veut que A puisse converser
avec A' pendant que B converse avec B'..... et cela sans.quils puissent
sinfluencer mutuellement .
Ce problème est en téléphonie lanalogue de
celui qui a été résolu en télégraphie
par lemploi des appareils multiplex. ( lire plus bas)
Il était donc naturel dexaminer si les principes qui ont
permis de concevoir ces télégraphes multiplex ne seraient
pas capables de fournir aussi la solution.de notre problème.
Or, tous les télégraphes multiplex peuvent se ranger en
deux classes :
1 ° Les télégraphes harmoniques, tels que celui dElisha
Gray;
2° Les télégraphes à distribution successive,
tels que celui de Baudot .
Nous allons examiner dans létude suivante les principes sur
lesquels reposent ces appareils et tâcherons den déduire,
dans lun et dans lautre cas, une solution particulière
de notre problème.
PREMIERE SOLUTION
Phénomène fondamental. Voici le phénomène
dacoustique qui a servi de point de départ à linvention
du télégraphe multiplex harmonique.
« Si lon émet un son dans une enceinte quel¦
conque, et si lon dispose dune série de diapasons,
celui qui serait capable de produire un son de la même hauteur que
celui émis par la source sonore, se mettra à vibrer sous
lin fluence des ondes qui viendront le frapper, à l'exclusion
de tous les autres.
Lexplication de ce phénomène est bien simple : si
le mouvement vibratoire que prend le diapason sous linfluence de
la première impulsion quil reçoit a la même
période que le mouvement ondulatoire déterminé par
la source sonore, les effets de chacune,des impulsions quil recevra
successivement, viendront sajouter à ceux des impulsions
précédentes, et la force vive du mouvement oscillatoire
du diapason ira sans cesse en augmentant.
Si cette égalité de période nexistait pas,
ce phénomène ne pourrait pas se produire, car les effets
des impulsions successives se contrarieraient mutuellement.
Application an télégraphe. Cest
cette propriété des diapasons de ne pouvoir vibrer que sous
linfluence dun mouvement ondulatoire de même période
que celui quils pourraient déterminer eux-mêmes, qui
a été utilisé dans le télé graphe multiplex
harmoniqne dElisha Gray.
Celui-ci peut être réalisé de la manière suivante
:
En chaque poste est installé un appareil comprenant un diapason
A dont lune des branches est munie dun style s pouvant tracer
un trait sur un tambour enregistreur T (fig. 2).
fig 2
- Vis-à-vis lune des branches est installé un petit
électro-aimant E, dont la bobine est comprise dans la ligne télégraphique.
- Vis-à-vis lautre, branche est installé un autre
électro-aimant E dont la bobine est renfermée dans un circuit
local comprenant une.pile, un interrupteur i fixé sur lextrémité
de la branche etune clef de Morse c.
De cette façon, toutes les fois que lon appuiera sur cette
clef, le diapason se mettra à vibrer, et ces vibrations seront
maintenues tant que la clef sera abaissée.
Le style inscrira une sinusoïde sur le tambour, et un courant ondulatoire
de même période sera déterminé dans la ligne.
Dès lors, si la ligne renferme un certain nombre de diapasons actionnés
par des bobines identiques à E, seul le diapason identique à
A se mettra à Vibrer.
Le style dont il est muni reproduira le mouvement du style s.
On pourra ainsi, en appuyant plus ou moins longuement sur la clef de Morse
au premier poste, obtenir une série dindications représentées
par des portions plus ou moins longues de sinusoïde. .
Il sera facile de composer de la sorte un alphabet.
Si une série dappareils de ce genre, accouplés par
paires et tels que ceux dune même paire aient des diapasons
identiques, ceux dune paire différente des diapasons différents,
tous pourront fonctionner simultanément.
Une série dondes parcourra la ligne, mais chaque diapason
saura reconnaître celles qui lui sont destinées, de même
que si lon communique une onde résultante à la table
dharmonie dun piano, chacune des cordes sait reconnaître
la note quelle doit reproduire et vibre à son unisson.
Application au téléphone. Supposons maintenant
que la clef de Morse de la figure 2 soit supprimée, le diapason
A vibrera dune manière continue, et de même le diapason
du poste correspondant, sous linfluence du mouvement ondulatoire
déterminé dans la ligne par la bobine E. -
Il est évident que lamplitude des vibrations de ce deuxième
diapason sera constamment proportionnelle à lintensité
des ondes électriques, de phases correspondantes, qui se propagent
dans la ligne.
Or, ces dernières seront fonction non-seulement de lamplitude
des oscillations du diapason A, mais aussi de lintensité
du champ magnétique où' se meut le diapason (les deux branches
de chaque diapason sont aimantées de manière quil
constitue un aimant permanent.
Nous pouvons faire varier le champ magnétique. en déplaçant
une plaque de fer m dans le voisinage du diapason (fig. 3).
 
Fig 3 à gauche, Fig 4 à droite
Pour fixer les idées supposons que :
1 ° Le diapason A, dont les vibrations sont continuellernerit entretenues
par un dispositif analogue à celui de M. Mercadier, possède
un mouvement vibratoire qui peut être représenté par
la sinusoïde n° 1 (fig. 4)..
.2° Les variations dintensité du champ magnétique
déterminées par les mouvements de la plaque w peuvent être
représentées par la courbe n° 2.
Il résulte de ce qui précède que le mouvement ondulatoire
déterminé dans la ligne sera représenté par
la sinusoïde n° 3, car lamplitude de chaque onde sera proportionnelle,
à chaque instant, à lintensité du champ magnétique,
cest-à-dire à lordonnée correspondante
de la courbe n° 2 .
Dès lors, les oscillations du diapason A' étant déterminées
par les ondes électriques qui viennent traverser la bobine e, pourront
aussi être représentées par la sinusoïde n°
3.
Si ce diapason est monté sur une boîte de résonnance
R, chaque fois quon agira sur la plaque m, on entendra un battement.
Or, comme on le sait, si ces battements sont assez rapprochés,
si, par exemple, cest une source sonore qui agit sur la plaqué
ni, ces battements successifs détermineront un son continu distinct
de celui déterminé par le diapason, et qui sera à
lunisson de la source sonore qui agit sur la plaque m. 'Supposons
maintenant que les diapasons A et : A' fassent au moins 6000 ou 7000 vibrations
à la seconde, leur son propre sera complètement imperceptible
pour la plupart des auditeurs (Savart avait fixé à 8000
vibrations à la seconde la limite Ides sons perceptibles, et cependant
son oreille était très-exercée). On nentendra
plus que les battements qui seront ren forcés par la boîte
de résonnance.
Fig 5
La solution de notre problème est désormais évidente.
Il suffira de remplacer la plaque m par une membrane téléphonique
ordinaire, et de parler devant elle.
Les ondes constituées par les battements ayant la même forme
que celles dues aux variations magnétiques, déterminées
par les déplacements de la membrane, reproduiront nécessairement
la parole,
Mais, pour que le phénomène se produise, il faut que le
diapason A' donne le même son que le diapason A.
Cela nous permettra, comme avec le télégraphe harmonique
de Gray, de monter en tension ou dérivation sur la même ligne,
un nombre quelconque dappareils A, A' B, B' C, C'
tels que A puisse converser avec A', B avec B dune manière
parfaitement indépendante.
On pourrait adopter la disposition indiquée sur la figure 5, dont
voici la légende :
- AA' diapasons pouvant fournir au moins 600 vibrations à la seconde.
De pareils diapasons peuvent facilement être réalisés,
si on leur donné la forme représentée.
- Ces diapasons sont aimantés, et leurs pôles indiqués
sur la figure. Le diapason A doit être très lourd, et le
diapason A' au contraire très léger.
En effet, il faut que linertie du diapason A soit assez grande pour
quune fois ébranlé, il continue à vibrer pendant
la durée dune conversation, dun autre côté
le diapason A' doit avoir aussi peu dinertie que possible pour que
lamplitude det ses vibrations soit à chaque instant proportionnelle
à lintensité des courants phoniques de période
convenable qui parcourent la ligne.
- T marteau divoire monté sur un ressort R destiné
à déterminer le mouvement vibratoire du diapason A.
- EÈ bobines à noyaux de fer doux situées entreles
branches des diapasons. Elles sont montées en tension et intercalées
dans la ligne.
- M plaque téléphonique munie de son embouchure et installée
devant les branches du dia-pason A.
- Enfin, le diapason A' est monté sur une boîte de résonnance
munie de deux orifices doù partent deux tuyaux acoustiques
dont on applique les extrémités contre les oreilles.
Chaque poste doit contenir les deux appareils que nous venons de décrire
; on parle devant les plaques M, et on écoute dans les tuyaux.
Un nombre quelconque dappareils de ce genre pourrait être
monté sur la même ligne, à la condition que les diapasons
des deux postes correspondants donnent un même nombre de vibrations
à la seconde, mais différent des diapasons de tous les autres
postes.
DEUXIÈME SOLUTION
Dans les télégraphes multiplex du type Baudot, un certain
nombre dappareils : trois par exemple, A,, A2, A3 sont reliés
directement à un poste central P (fig. 6).
Fig 6
Trois autres appareils semblables A't, A2, A3 sont reliés
à un autre poste central P.
Enfin, les postes P et P' sont mis en relation par une seule ligne.
Il sagit de permettre aux appareils A1, A2, A3 de communiquer séparément
avec chacun des appareils A',, A2, A3, et cela en même
temps.
Le principe de la solution réside dans la remarque suivante.: les
signaux qui doivent être déterminés par une action
matérielle de lopérateur, exigent un certain temps
pour leur production.
Or, pendant ce même temps, lélectricité pourrait
transmettre un plus grand nombre de signaux.
On mettra donc lextrémité de la ligne au point P,
successivement en relation avec chacun des appareils A1, A2, A3, en ayant
soint que le .moment où lextrémité P est en
relation aveclappareil A coïncide avec le moment où
lextrémité P' est en relation avec lappareil
A...
Dautre part, si les mises en communication successives ont une durée
appréciable, et ne sont renouvelées quun petit nombre
de fois par seconde, lopérateur devra être prévenu
par un signal particulier du moment où cette mise en communication
est effectuée.
Il doit, dès lors, régler la cadence de ses mouvements sur
celle qui lui est indiquée, en observant non seulement la période,
mais aussi la phase.
Cest ainsi que lon procède dans le sytème Baudot.
Dans des appareils plus récents, deux postes correspondants quelconques
sont mis en relation un très grand nombre de fois par seconde,
pendant le temps strictement nécessaire à la transmission
électrique du signal.
Laction de lopérateur ayant une durée plus longue
que lintervalle de temps qui sépare deux mises en communication
successives; le signal envoyé sera toujours transmis, quelque soit
la cadence des mouvements de lopérateur.
En résumé, lon voit que cettesolution repose sur lemploi
de deux appareils distributeurs qui fonctionnent synchroniquement, et
seront installés lun en P, lautre en P.
Cette solution sapplique immédiatement au téléphone
: il suffirait de substituer des postes téléphoniques ordinaires
aux postes télégraphiques actuellement montés. Mais,
si, comme dans le télégraphe Baudot, les mises en communication
étaient relativement peu fréquéntes et de durée
appréciable, chaque poste devrait être muni dune sorte
de métronome qui indiquerait à la personne se servant du
téléphone, suivant quelle cadence elle devrait scander ses
syllabes.
Si les mises en communication étaient très rapides et très
multipliées, cela ne serait plus nécessaire, seulement les
sons transmis seraient plus brefs que les sons envoyés, puisque
les récepteurs et transmetteurs ne seraient en relation que pendant
une partie du temps de leur émission.
On naurait plus alors à suivre de cadence, mais on serait
conduit à parler aussi lentement que tout à lheure.
Nous ne pensons pas quun téléphone devant lequel on
devrait parler suivant une cadence déterminée pour pouvoir
être entendu, soit facilement accepté par le public; aussi
nous paraît-il nécessaire que les mises en communication
des postes conjugués soient très fréquentes, afin
quon puisse parler librement.
Un pareil système se prête à deux objections :
1° les coupures qui sont périodiquement faites dans les circuits
locaux, ne présentent aucun inconvénient en télégraphie;
mais il n'en est pas de même en téléphonie, où
chacune delles est accommpagnée dun crachement, aussi
bien dans le cas des appareils purement magétiques que dans le
cas des appareils qui comportent un microphone.
2° Il serait nécessaire de parler devant chaque téléphone
avec dautant plus de lenteur quun plus grand nombre de ces
appareils seraient montés sur
la même ligne.
Nous pensons que ces deux inconvénients pourraient être évités
de la manière suivante :
Dans chaque poste central, nous installerons une sorte de distributeur,
représenté par le schéma de la figure 7.

Il se compose dune série de bobines B., B., B régulièrement
séparées les unes des autres et supportées par deux
couronnes de bronze, dans lesquelles viennent sencastrer les extrémités
de leurs noyaux. Ceux-ci sont en acier et fortement aimantés.
Chacune de ces bobines comprend trois parties. Les deux premières
m et n, par exemple, ont leurs conducteurs enroulés en sens contraire.
Leurs proportions relatives sont déterminées de telle manière
que leurs actions séquilibrent mutuellement sur la troisième
partie p, et réciproment.
Toutes les bobines m et n, sont montées en tension dans le circuit
qui relie les deux postes centraux.
Toutes les bobines P1 P2 P3 sont reliées individuellement avec
lun des téléphones T1 T2.
Dans ces conditions on peut parler devant chacun des téléphones
sans produire la moindre action sur la ligne, puisque toutes les bobines
sont équilibrées.
Mais si nous approchons un morceau de fer doux K de lune de ces
bobines, le magnétisme de son barreau sera modifié, et les
conditions dans lesquelles léquilibrage avait été
déterminéseront détruites.
Dès lors, si nous parlons simultanément devant tous les
téléphones, seul celui qui correspondra à cette dernière
bobine exercera une action sur la ligne.
Si, maintenant, la pièce de fer doux K tourne dune manière
continue autour dun axe o, toutes les bobines seront successivement
déséquilibrées; les choses se passeront donc comme
si les circuits des divers téléphones étaient successivement
mis en relation avec la ligne. Néanmoins, ces divers circuits demeureront
toujours fermés.
Il est à remarquer que linduction exercée sur les
bobines p1,p2 p3, dépendra non seulement de laction des bobines
m1m2 m3 , mais aussi de la vitesse de rotation de la pièce de fer
doux K. Elle sera donc renforcée, et le deuxième inconvénient
que nous avons signalé pourra être évité.
Enfin, il conviendra destomper convenablement le profil de la pièce
K, pour quelle ne puisse déterminer aucun son dans les téléphones
au moment de son entrée dans le champ daction de chacune
des bobines, ou au moment de sa sortie de ce champ.
Il est bien entendu que les deux appareils des postes centraux devront
fonctionner synchroniquement, de manière que leurs pièces
de fer doux K passent simultanément devant les bobines qui correspondent
à deux téléphones conjugués.
Mais, dans ces dernières années, on a donné un si
grand nombre de solutions au problème du synchronisme, solutions
dont plusieurs ont fourni de bons résultats, que nous navons
pas cru devoir traiter cette dernière question dans cette étude
de principes.
sommaire
Le multiplexage téléphonique
L'idée est celle de diviser le temps en sections excessivement
courtes et de donner à chaque paire d'abonnés les mêmes
sections de temps.
Supposons que trois paires d'abonnés AA1 , BB1 et CC1 conversent
simultanément entre eux et que la seconde soit coupée en
90 sections. Chaque paire d'abonnés aurait donc la ligne à
elle seule 80 fois par seconde, ce qui suffit pour s'entendre et se comprendre.
Il faudrait à cet effet, aux deux bouts de la ligne commune, des
distributeurs marchant synchroniquement jusqu'à environ 1/1000
de seconde près.
Le problème de la synchronisation de deux disques. se résoud
avec des "roues crénelées" , il s'agit de la "roue
phonique" (phonic wheel) dont le danois Poul La Cour
et l'Américain Patrick B. Delany vont se disputer
l'invention en 1886 .
M. Foul La Cour, de Copenhague, a breveté son invention en Grande-Bretagne,
sous le brevet n° 1 983 de 1878 ; et aux États-Unis, sous le
n° 203 423 du 7 mai 1878. Il utilisa un moteur synchrone entraîné
par un diapason, qui utilisait un électro-aimant pour faire tourner
la roue dentée du moteur d'une dent pour chaque vibration. Avec
deux roues phoniques synchrones à distance, une multitude de dispositifs
télégraphiques étaient possibles.
1883 Le système Delany de la ville de New York, Brevet
US286276 se prêtait
le mieux à ce but, .
Ce système permettait la transmission simultanée de six
messages sur un seul fil grâce à la synchronisation des mécanismes
de perforation et d'enregistrement. Souvent appelé « télégraphe
Delany », il augmenta considérablement les vitesses de transmission,
atteignant 3 000 mots par minute dans des configurations automatiques
optimisées pour les lignes terrestres et les câbles sous-marins.
Adopté commercialement par les Postes britanniques, il facilita
l'envoi de messages à haut volume et valut à Delany une
médaille d'or et un diplôme à l'Exposition internationale
des inventions de Londres en 1885.
Suivra le brevet américain n° 316 754 (délivré
le 28 avril 1885).
Exttrait du "Journal télégraphique" de mai 1885
.
Le télégraphe multiple Delany, par M. Rothen, Directeur
adjoint des télégraphes suisses.
Nous allons essayer d'esquisser ici la description d'un télégraphe
multiple qui n'est pas encore entré définitivement dans
le service pratique, sauf peut-être sur une ligne des Etats-Unis,
mais qui est si ingénieux et paraît promettre un si grand
succès qu'on ne saurait en parler trop tôt. Nous voudrions
donner à nos lecteurs une idée d'un appareil qui produit
des résultats vraiment surprenants. A l'exposition de Philadelphie
en 1884 cet appareil était une des merveilles qui attiraient l'attention
de tous les visiteurs compétents.
On sait que le diapason combiné avec un électroaimant peut,
par un courant, être mis en vibrations perpétuelles. Il faut
pour cela disposer l'électro-aimant de telle façon que les
pôles attirent les branches du diapason et que, par ces attractions,
le courant soit interrompu. On parvient assez facilement à produire
ces interruptions en opposant aux branches du diapason des ressorts de
contact qui les touchent à l'état de repos, tandis que les
branches produisent l'interruption quand elles sont attirées par
les pôles de l'électro-aimant. Il suffit aussi de garnir
une seule branche d'un pareil ressort et de faire passer le courant par
le corps même du diapason. Le nombre des interruptions résulte
de celui des vibrations qui sont propres au diapason. Un diapason qui
donne le la musical, par exemple, fournit 435 vibrations dans une seconde.
Quand il est activé par l'archet ou par un choc, ses vibrations
ont toujours la même durée, mais les amplitudes des vibrations
diminuent rapidement pour retomber bientôt à zéro.
Si l'action de l'électro-aimant est appliquée au diapason,
le nombre des vibrations dans l'unité de temps reste le même
que lorsque le diapason se meut librement, mais les amplitudes conservent
leur écartement initial et persistent aussi longtemps que le courant
dans l'électro-aimant conserve sa force primitive. Un diapason
ainsi armé est donc un instrument précieux pour diviser
le temps en intervalles très-courts, de durée égale,
ou pour lancer dans un circuit des ondes électriques qui se suivent
avec la plus grande régularité.
Cette particularité de l'électro-diapason a depuis nombre
d'années attiré l'attention des observateurs et elle a été
exploitée dans différentes circonstances par exemple pour
la construction de chronographes pour la production des figures acoustiques
de M. Lissajou et dans l'électro-thérapie. M. B. Mercadier,
le savant professeur à l'école supérieure de télégraphie
à Paris a publié une étude détaillée
des conditions de vibration des électro-diapasons et il a en particulier
constaté que les vibrations d'un diapason restent sensiblement
isochrones, mais qu'on peut pourtant constater que leur durée varie
dans de très-faibles proportions avec la grandeur de l'amplitude
et avec la température.
M. Mercadier, parmi les nombreuses séries d'expériences
qu'il a faites, donne comme type le tableau suivant dans lequel il appelle
périodes les oscillations complètes ou doubles
Il résulte de ce tableau que le nombre de périodes augmente
pendant que l'amplitude décroît depuis 9 min jusque vers
4mm,6, tandis qu'à partir de ce moment ce nombre reste constant.
Il y a sans doute ici aussi des variations, mais elles sont si faibles
qu'elles ne portent que sur le 5e chiffre. En tout cas la variation est
très petite, mais néanmoins incontestable, puisque de l'amplitude
de 9mm à celle de l mni,5 elle ne s'élève qu'à
1/980.
D'autres expériences ont porté sur les températures
et voici, par exemple, les résultats de quatre mesures:

Ainsi le nombre des périodes décroît à mesure
que la température s'élève.
Par un calcul intéressant, M. Mercadier arrive à la conclusion
que la variation dans le nombre de périodes qui se produit quand
on fait varier la température est principalement due à l'influence
de la température sur le coefficient d'élasticité.
On peut conclure de ces expériences qu'à la même température
et avec la même amplitude des vibrations un électro-diapason
divise, en effet, le temps d'une manière remarquablement isochrone.
M. La Cour a pensé aussi à l'application de l'électrodiapason
à la télégraphie, et des expériences ont même
été faites dans ce but entre Nyborg et Fredericia, mais
sur ce champ, il a trouvé un concurrent dans la personne de M.
Sieur, qui, au moyen de l'électro-diapason, a combiné un
système de télégraphie duplex dans le même
sens. Voici les traits distinctifs de ce système.
A chaque bout d'une ligne télégraphique se trouve un poste
double se composant de deux transmetteurs et de deux récepteurs
à électro-aimants polarisés. L'un de ces récepteurs
ne répond qu'aux courants positifs, l'autre seulement aux courants
négatifs. Entre la ligne et les appareils est intercalé
un électro-diapason qui,
les manipulateurs respectifs étant mis au contact, émet
un courant positif sur la ligne quand les branches se rapprochent l'une
de l'autre, un courant négatif quand elles s'écartent. Ces
ondes électriques se suivent avec une si grande rapidité
que pour la station d'arrivée elles se confondent pratiquement
en un courant continu, c'est-à-dire que si l'on abaisse, pour produire
un trait, le manipulateur qui fournit le courant positif, l'électro-diapason
émet sur la ligne un grand nombre d'ondes positives qui, à
l'autre bout de la ligne, agissent sur l'appareil positif comme s'il y
avait un courant continu et l'armature reste attirée. Le point
même est produit par une série d'ondes. Si l'on abaisse à
la fois les deux manipulateurs du même poste, des ondes électriques
de sens inverse se suivent avec une vitesse double, mais les ondes positives
n'agissent que sur l'appareil positif du poste correspondant, les ondes
négatives seulement sur l'appareil négatif et les signaux
transmis par les deux manipulateurs ne se confondent pas.
Tel était à peu près l'état des choses en
présence duquel M. Patrik B. Delany se trouvait quand il a étudié
l'application de l'électro-diapason et de la roue phonique à
la télégraphie multiple. Voici l'ordre des idées
poursuivies par M. Delany: Combiner le distributeur Meyer-Schàffler-Baudot
avec la roue phonique, en d'autres mots, remplacer le mouvement d'horlogerie
à poids avec régulateur centrifuge et courant correcteur
par la roue phonique pour produire la rotation isochrone des deux distributeurs.
Dans ce but, deux diapasons placés aux deux postes correspondants
doivent donc vibrer à l'unison pour produire la rotation isochrone
de deux roues phoniques. Mais il semble au premier abord matériellement
impossible de construire deux diapasons qui répondent à
cette exigence; en les plaçant tous deux dans le même local
on ne pourrait pas arriver au synchronisme absolu ; à plus forte
raison ce synchronisme est-il impossible si les deux diapasons sont placés
dans deux locaux différents séparés par une distance
d'une centaine de kilomètres. On ne peut pas même égaliser
les températures et les amplitudes des vibrations , et quoique
la durée des vibrations ne soit que très-légèrement
modifiée par ces deux facteurs, la moindre différence qui
ne porterait même que sur le 5 e ou le 6 e chiffre de la période,
suffirait déjà pour détruire la marche synchronique
des deux roues même au bout d'un temps relativement court.
M. Delany est parvenu cependant à vaincre cet obstacle qui, au
premier abord, paraissait insurmontable.
Il est même arrivé à son but d'une manière
si complète que deux roues phoniques, placées à des
distances quelconques l'une de l'autre, marchent avec un synchronisme
assez parfait pour que la différence totale à la fin d'une
journée ne dépasse pas 1/1000 seconde.
On peut dire que c'est le synchronisme absolu. Un résultat pareil
est inoui et presque incroyable, mais la vérité en a été
constatée par des observateurs compétents et sûrs.
Depuis ses succès M. Delany a été attaqué
de plusieurs côtés au sujet de son invention. On a cherché
à prouver que d'autres avant lui, surtout M. La Cour, avaient indiqué
le chemin à suivre. C'est possible, mais on ne peut pas nier le
fait que c'est M. Delany qui, le premier, a démontré la
possibilité pratique, et il nous
paraît dès-lors injuste de vouloir lui enlever le mérite
d'avoir, en utilisant des inventions précédentes, trouvé
une nouvelle et précieuse ressource pour la télégraphie
multiple.
L'électro-diapason employé par M. Delany donne environ 85
vibrations doubles ou périodes par seconde.
Ces vibrations sont entretenues par un électro-aimant à
deux bobines dont les pôles se rapprochent des extrémités
des deux branches du diapason à leur côté extérieur;
un courant passant par l'électro-aimant a donc pour effet d'élargir
la distance entre les deux branches. Des ressorts de contact placés
du côté intérieur des branches ferment le courant
local de l'électro-aimant excitateur quand les branches se rapprochent
l'une de l'autre et l'ouvrent quand elles s'écartent. Les pôles
de l'électro-aimant excitateur sont munis de vis en fer doux qui
permettent de varier la distance entre les pôles et les branches
du diapason et par conséquent d'en régler l'effet.
La roue phonique est naturellement aussi pourvue d'un électro-aimant
qui reçoit à chaque oscillation double du diapason respectif
une pulsation électrique.
La roue phonique tourne avec ses 30 dents en fer doux devant les pôles
de cet électro-aimant et chaque pulsation électrique l'avance
d'une dent, de sorte qu'elle fait environ 25 /6 rotations complètes
pendant une seconde.
Une vis de réglage permet de rapprocher plus ou moins l'électro-aimant
de la roue phonique et de varier ainsi l'effet de l'attraction.
La roue phonique qui tourne autour d'un axe vertical supporte une capsule
cylindrique en bois ou en ébonite avec rainure concentrique dans
laquelle se trouve un anneau liquide de mercure. Cet anneau agit comme
volant, car sans lui la rotation de la roue se composerait d'une série
de chocs. Chaque fois, en effet, que deux dents s'approchent des deux
pôles de l'électo-aimant, la vitesse de la roue augmente,
et chaque fois qu'elles s'en éloignent, la vitesse diminue.
Or le mercure emmagasine la force vive pour la répartir d'une manière
uniforme sur toutes les phases de la rotation.
Au dessous de la roue phonique est appliqué un disque fixe en ébonite
qui porte à sa circonférence 60 points ou lames de contact
en platine à distances égales et placés dans la direction
des rayons. Sur ces lames glisse un ressort ou un balai qui est entraîné
par la roue phonique. Deux roues phoniques étant placées
dans deux postes aux extrémités d'une ligne télégraphique
et cette ligne étant en communication avec les dits ressorts, si
les roues ont une marche absolument synchronique , ce sont toujours les
points de contact correspondants qui vont se trouver en communication
électrique entre eux, le point 1 d'un poste avec le point 1 de
l'autre, le point 2 avec le point 2 et ainsi de suite. Le disque en ébonite
avec son frotteur joue donc le rôle du distributeur dans les appareils
Meyer, Schâffler et Baudot.
Mais sans correction le synchronisme est impossible malgré les
diapasons réglés à l'unison. Or la correction Delany
s'effectue de la façon suivante: A l'un des postes que nous appellerons
A, le 9e , le 29 e et le 49 e points de contact sont en communication
entre eux et avec la terre à travers une pile. Le nombre total
des points de contact étant de 60, ces trois points sont donc écartés
l'un de l'autre de 120° et le frotteur qui est en communication avec
la ligne la met à chaque tour trois fois en communication avec
la terre. A l'autre bout de la ligne se trouve le second poste que nous
apellerons B. Là le 10e , le 30 e et le 50e points de contact sont
en communication entre eux et avec la terre à travers un électro-aimant.
Les lames 10, 30 et 50 du poste B sont élargies du côté
des lames 9, 29 et 49 de sorte que l'espace isolé entre 9 et 10,
entre 29 et 30 et entre 49 et 50 est plus petit que partout ailleurs.
Supposons maintenant que le diapason du poste B vibre une idée
plus vite que celui du poste A ; il arrivera alors que le frotteur en
B touchera déjà le bord élargi du point 10 (30, 50)
quand le frotteur du poste A n'aura pas encore quitté le point
9 (29, 49). Dans ce cas le circuit de la ligne sera fermé par la
pile en A et par l'électro-aimant en B, et il se produira un courant
de très-courte durée partant de A et mettant en activité
l'électro-aimant en B.
L'armature de cet électro-aimant, en cédant à l'attraction,
agit sur le circuit local qui entretient les vibrations de l'électro-diapason
de B dans ce sens que, pour un instant, il exclut de ce circuit une résistance
artificielle et renforce ainsi le courant local de l'électro diapason.
L'attraction sur les branches du diapason sera donc pour une ou deux vibrations
plus forte que de coutume, les branches s'ouvriront davantage et les périodes
deviendront plus longues, de sorte que celles du diapason en A pourront
de nouveau les rattrapper.
Cette correction se produit environ 8 fois par seconde, d'où il
suit que la moindre différence dans la marche des deux diapasons
sera immédiatement corrigée.
La correction telle que nous l'avons décrite fonctionne bien si
l'électro-diapason du poste B vibre légèrement plus
vite que celui du poste A, mais si le contraire a lieu elle ne peut pas
entrer en jeu, car si dans ce cas le frotteur en B se trouve sur le 9e
(29e , 49e ) point de contact, le frotteur en A a la tendance de toucher
déjà le 10 e (30e , 50e) point. Mais en A ces points sont
complètement isolés et, par conséquent, il ne peut
se produire aucun courant de correction. Il faudrait donc disposer les
choses de telle manière que l'appareil distributeur de B ait toujours
une marche légèrement plus rapide que celui de A. M. Delany
a cherché à se libérer aussi de cette restriction
et à cet effet il a établi un second système de correction
qui est l'inverse du premier.
En B le 19 e , le 39 e et le 59e points de contact sont en communication
entre eux et avec la terre à travers une pile, et en A le 20 e
, le 40e et le 60e points de contact sont en communication entre eux et
avec la terre à travers un électro-aimant. Les lames de
ces points de contact sont élargies du côté du 19e
, du 39 e et du 59 e points, de sorte que le frotteur en quittant un de
ces derniers touche immédiatement le suivant. Si donc le frotteur
en A devance celui de B de la moindre distance, il se trouve déjà
sur 20 (40, 60) quand celui de B est encore sur 19 (39, 59) et le courant,
partant de la pile en B, parcourt la ligne et met en activité l'électrodiapason
en A de la manière déjà décrite pour B et
la marche du frotteur en A se ralentit de telle façon que celui
en B peut le rattrapper de nouveau.
Avec ce double système de correction il est donc sans importance
que l'un des deux systèmes ait la tendance de marcher plus vite
que l'autre; le courant correcteur partira toujours du poste où
la marche est la plus lente, et tant que la marche des deux appareils
sera parfaitement synchronique il n'y aura pas de
courant correcteur.
Sur chaque disque distributeur il y a donc 12 points de contact formant
six groupes équidistants, qui sont consacrés à la
correction et ne peuvent être utilisés pour la transmission
télégraphique proprement dite.
Si les disques ont un total de 60 points de contact, supposition de laquelle
nous sommes partis, c'est 1/5 du temps perdu; quand il y a 72 contacts,
c'est 76.
Plusieurs critiques ont vu dans cette circonstance un point faible du
système Delany.
Quand le disque a un total de 60 points de contact, il en reste pour les
besoins de la transmission télégraphique 48 pendant un tour
du frotteur, soit environ 1/6 par seconde, nombre considérable
qui donne encore une grande rapidité.
Ces 48 points de contact sont en communication avec les appareils transmetteurs
et récepteurs des deux postes. Il est sans conséquence de
choisir tel ou tel système de télégraphes, appareils
Morse, frappeurs (sounders), Hughes ou autres. On peut aussi varier les
combinaisons pour télégraphie quadruple, octuple ou plus.
Si, par exemple, les deux postes sont organisés pour transmission
octuple, la combinaison sera la suivante: les 1er , 11 e , 21 e , 31 e
, 41 e et 51e points de contact de chaque distributeur sont en communication
entre eux et avec le premier système d'appareils de chaque station,
les 2e, 12e , etc. points avec le second
système d'appareils, et ainsi de suite jusqu'aux 8e , 18e , 28e
etc. points qui communiquent avec le 8 e système d'appareils. Chaque
système d'appareils est donc mis 17 fois par seconde en communication
avec le système correspondant de l'autre poste et ces communications
se répètent à des intervalles toujours égaux.
Les 17 communications par seconde de chaque système d'appareils
sont, quant au temps, si rapprochées qu'elles agissent pour le
service comme si la communication était continue. Si, par exemple,
un système se compose d'appareils Morse ordinaires avec manipulateurs
, chaque télégraphiste peut travailler comme si la ligne
était entièrement à sa disposition.
Ce résultat est encore assuré par un dispositif introduit
par M. Calahan, qui, à la place d'électro-aimants ordinaires,
a introduit des électro-aimants polarisés.
Supposons que le télégraphiste ait à transmettre
un trait. Pendant qu'il tient abaissé son manipulateur, la ligne
est plusieurs fois, disons 5 fois, mise en communication avec ses appareils
et avec ceux du poste correspondant, mais pendant les interuptions l'armature
du poste d'arrivée ne trouve pas le temps nécessaire pour
quitter les pôles de l'électro-aimant et il se forme en effet
sur la bande de papier un trait, malgré les interruptions de courant.
Cette particularité du système Delany assure une grande
supériorité sur les systèmes multiples précédents.
Avec ceux-ci les employés dépendent du distributeur, ils
sont obligés de transmettre leurs signaux régulièrement
cadencés sur la ligne, le moment où il faut abaisser les
touches leur est indiqué par un coup de marteau; ils ne sont donc
pas libres dans leur jeu.
A l'appareil Delany il en est tout autrement, l'employé a à
sa disposition un appareil qui est complètement indépendant
du distributeur et qui communique avec ce
dernier par un seul fil. Son appareil et le distributeur se trouvent peut-être
dans des chambres ou des maisons ou même des villes différentes.
L'employé ne sait pas si son fil est aussi exploité par
d'autres systèmes d'appareils ou non, il n'est obligé à
aucune cadence régulière dans son jeu.
Quand il y a seulement 6 ou 8 systèmes travaillant à la
fois sur la même ligne, on peut manipuler aussi vite que l'adresse
individuelle le permet, mais si la division va plus loin, si 12, 24, 36
systèmes travaillent à la fois sur la même ligne,
alors la vitesse sur chaque système doit naturellement diminuer
un peu parce que le nombre des communications par seconde est réduit
proportionnellement.
Du 18 Juin au 17 Juillet 1884, le multiple Delany a fonctionné
sur un fil d'un diamètre de 5 mm , 16 entre Boston et Providence,
distance de 80 kilomètres, et M. le professeur Edwin Houston a
fait un rapport qui contient les résultats de cette expérience.
Les distributeurs employés avaient 72 points de contact au lieu
de 60. On a pu les utiliser en sextuple pour les transmissions les plus
rapides avec l'appareil Morse (40 télégrammes à l'heure
par chacun des 6 appareils), ou pour 12 appareils Morse avec un jeu plus
lent, ou pour 36 ou même pour 72 transmissions simultanées
par appareils imprimeurs. Comme sextuple les 1er , 7 e , 13e , 19e , 25
e , 31e , 37e , 43 e , 49 e , 55e , 61e et 67e points de contact étaient
en communication avec le premier système d'appareils, les 2 e ,
8e , etc. avec le second, les 3 e , 9e , etc. avec le troisième
et ainsi de suite.
Pour essayer quel effet pourrait produire une plus grande longueur de
ligne, deux fils entre Boston et Providence ont été reliés
directement dans cette dernière ville.
On disposait ainsi à Boston des deux extrémités d'une
ligne de 160 kilomètres de longueur ; les deux distributeurs y
étaient placés. Dans ces nouvelles conditions le fonctionnement
des appareils conserva toujours la même régularité.
On alla plus loin en intercalant des résistances artificielles
équivalentes à 800 kilomètres de ligne et même
un condensatenr de 2 7 2 microfarads, mais tous ces obstacles n'ont pas
dérangé le fonctionnement régulier des électro-diapasons
et des distributeurs; la transmission était seulement un peu plus
lente. Même un changement subit de la résistance de la ligne
ne détruisait pas le synchronisme.
On procéda alors à une expérience suprême qui,
si elle réussissait, devait démontrer la puissance et la
perfection du nouveau système de transmission. Il s'agissait de
constater si l'on pouvait faire fonctionner le multiple à travers
des translations. A cet effet, un appareil sextuple fut de nouveau posé
entre Boston et
Providence, un seul fil réunissant les deux villes. De Boston on
transmettait sur le premier système d'appareils un télégramme
à Providence. Ici le premier appareil faisait translation sur le
second et celui-ci renvoyait les signaux à Boston où ils
étaient reçus sur le second appareil. Cet appareil faisait
translation sur le 3e appareil à Boston qui envoyait les signaux
pour la seconde fois à Providence où le 3 e appareil les
passait par translation au 4e et ainsi de suite jusqu'au 6 e appareil.
Ainsi chaque signal faisait simultanément et par le même
fil six fois le chemin entre Boston et Providence et passait par 5 translations.
Si l'on prend en considération l'effet nuisible qu'ont les translations
en général sur la transmission des télégrammes
même dans la télégraphie ordinaire et le fait que
le jeu des appareils est forcément ralenti en passant seulement
par 3 translations, on a raison de s'étonner des résultats
remarquables obtenus avec le multiple Delany.
Cette expérience prouve à l'évidence que ce nouveau
système est un véritable succès, mais en même
temps il nous remplit d'une haute estime pour les mécaniciens américains
qui ont su construire des appareils assez parfaits pour pouvoir subir
une pareille épreuve, car si les mouvements des armatures des appareils
translateurs n'étaient pas presqu'instantanés, ce tour de
force ne serait pas possible.
Une autre expérience singulière a encore été
faite et, quoiqu'elle ne prouve pas plus que la précédente,
elle était pourtant de nature à exciter encore davantage
l'étonnement des assistants. En laissant les translations automatiques
telles que nous les avons décrites dans l'expérience précédente,
on a mis aussi les 6e et
1er appareils de Boston en translation entre eux et alors on transmettait
un point sur le premier appareil de Boston qui, après avoir passé
par toutes les translations, revenait au 6 e appareil à Boston
d'où il était transmis de nouveau par translation sur le
1er et recommençait son voyage d'aller et de retour entre les
deux villes. Pendant 5 minutes entières on a ainsi laissé
passer ce point qui marchait comme poussé par une puissance invisible.
300 fois en une minute il se reproduisait sur le même appareil à
Boston, il parcourait donc la distance entre Boston et Providence 1800
fois par minute. En 5 minutes la distance totale parcourue à travers
environ 9000 translations était de 720,000 kilomètres ou
18 fois la circonférence de la terre. Plus des 9 /10 temps étant
absorbés par les
translations, il ne restait qu'une bien petite fraction pour le parcours
proprement dit des distances.
Il ne faut pas perdre de vue l'observation faite plus haut que les appareils
sont complètement indépendants des distributeurs ; le seul
lien qui existe entre eux c'est le fil qui met en communication l'appareil
avec le distributeur. Au lieu de placer dans le même local les différents
appareils d'un multiple, rien n'empêcherait de les distribuer dans
plusieurs villes. On pourrait, par exemple, placer les 6 appareils d'un
sextuple à Boston, Lowell, Portsmouth, Worcester, Lawrence etLynn
et chacune de ces villes serait en communication avec Providence ou d'autres
villes dans le voisinage de Providence par un seul fil. Il est clair que
sur ce fil commun on ne peut pas du dehors surprendre et s'emparer des
correspondances transmises ; on ne percevrait qu'un embrouillement de
signaux se suivant avec unegrande rapidité.
S'il était possible de graduer les courants de correction suivant
le système van Rysselberghe et de les rendre muets pour le téléphone,
on aurait la téléphonie multiple sur un seul fil, car il
a été constaté qu'on peut se comprendre par téléphone
lorsque le circuit est interrompu par de très-courts intervalles.
Un résultat favorable dans ce sens serait d'une si grande importance
qu'il serait bien désirable d'en voir faire l'expérience
le plus tôt possible.
sommaire
Arrive le premier brevet de multiplexage télégraphique et
téléphonique fréquentiel
Le 26 juillet 1884 MAICHE et TOMMASI déposent
le brevet 163504
" Système de transmissions pour téléphones,
télégraphes, signaux électriques, etc "
1887 Vu dans "La Lumière Electrique"
TRANSMISSION MULTIPLEX POUR COMMUNICATIONS TÉLÉPHONIQUES
Nous voulons exposer ici le principe dune invention ayant pour but
de permettre simultanément à plusieurs couples de correspondants
l'usage dun même circuit ou ligne téléphonique,
sans mélange ni trouble des diverses communications particulières.
Exposons d'abord le principe, ou plutôt le phénomène
physiologique sur lequel est fondée cette invention On sait que
limpression de la perception dun son par loreille ne
cesse pas en même temps que le son lui-même cesse dêtre
produit. En dautres termes, loreille semble continuer à
percevoir le son, alors que celui-ci a cependant cessé depuis un
temps appréciable. Ce phénomène, analogue à
ce qui existe pour la vision , onstitue ce que lon nomme la persistance
auditive.
Cette persistance, mesurée par expérience, a été
trouvée égale à un trente-deuxième de seconde.
Il suit de là que si un son est répété, de
telle sorte que le plus grand intervalle de temps entre les sons successifs
nexcède pas un trentedeuxième de seconde, limpression
est ininterrompue et lauditeur perçoit, au lieu de la série
de sons détachés, un son continu.
De même, quand un auditeur perçoit un son continu, si lon
scinde ce son par une série dinterruptions dont la durée
[atteigne au plus un trente-deuxième de seconde, la sensation de
ces interruptions échappe à loreille et lauditeur
continue à percevoir le son comme sil demeurait continu.
Cette seconde conséquence du phénomène de la persistance
auditive est celle que nous avons utilisée.
Etant donné un circuit réunissant deux téléphones,
si lon intercale , en un point quelconque de lun des fils
de ce circuit, un interrupteur qui produise une série dinterceptions
du courant dont la durée soit au plus dun trente-deuxième
de seconde, la communication entre les deux correspondants nen sera
nullement altérée
(Lidéc du sytème de transmission multiplex de M.
D. Tommasi est certainement curieuse; mais, tant quelle nest
pas réalisée, il y a bien des réserves à faire.
En particulier, on peut se demander si le téléphone récepteur
serait aussi complaisant que l'oreille de lauditeur. Il nest
pas douteux que les interruptions du courant produiront, dans le récepteur,
des perturbations qu'il semble difficile déviter: on ne peut
certainement pas fractionner un courant comme une sensation auditive).
Cela étant, il devient loisible dutiliser pour dautres
communications les interruptions que nous venons de dire. Il suffit, pour
atteindre ce but, de charger linterrupteur, pendant chacune de ces
interruptions, de fermer tour à tour le cir cuit dautres
couples de téléphones reliés avec la ligne comme
le premier, de telle sorte que le contact nait jamais lieu simultanément
sut plus dun circuit, puis de le rétablir sur le premier.
Cette série de fermetures successives étant continue et
s'effectuant en un peu moins dun trente-deuxième de seconde,
les choses se passent pour chacun des téléphones reliés,
comme pour le premier, cest-à-dire que pour aucun deux
la communication néprouve pas dinterruption sensible.
Pour que les courants successifs qui parcourent la ligne et qui appartiennent
tour à tour à chacune des communications en cours passent
par le récepteur correspondant et non par un autre, cest-à-dire
pour que les communications ne se mélangent point et ne subissent
aucune interruption, un second interrupteur, pareil au premier, et fonctionnant
synchroniquement, est disposé à lautre extrémité
de la ligne.
Chaque appareil occupe donc une extrémité de la ligne à
utiliser en commun, et à chacun deuxviennent se relier les
divers correspondants du lieu où il se trouve. Un tel appareil
peut certainement être réalisé de différentes
manières et recevoir diverses formes, mais ses dispositions et
son fonctionnement demeurent toujours étroitement dépendants
de la condition de temps imposée par le phénomène
rappelé ci-dessus, et des conditions générales dapplication
ou dutilisation que nous vedexposer. Nous ne nous attarderons
donc pas à un dénombrement superflu et nous passerons de
suite à la description sommaire du modèle auquel nous nous
sommes arrêté.
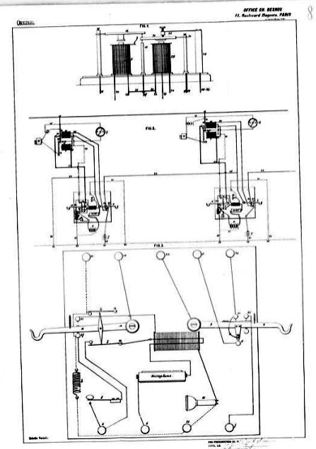
Notre système comporte deux pièces principales :
1° Un cylindre creux en ébonite ou toute autre matière
isolante, monté sur un arbre métallique relié dune
manière permanente à lun des fils de la ligne et tournant
dans des coussinets isolés ;
2° Une barre fixe en ébonite ou toute autre matière
isolante, placée parallèlement à laxe du cylindre
et dont lécartement est susceptible de réglage.
Sur le manteau du cylindre sont disposés régulièrement
suivant un seul tour dhélice, en nombre égal à
celui des communications simultanées que lon veut réaliser,
des contacts saillants reliés chacun à larbre du cylindre.
La barre fixe,porte, dans le plan de rotation de chacun de ces contacts
et sur la face qui regarde le cylindre, un balai de forme convenable communiquant
avec une borne placée sur la face opposée.
Comme complément de ces organes principaux, un barre métallique
fixe porte une seconde série de bornes, correspondant aux précédentes,
et est reliée avec le second fil de la ligne.
Toutes ces bornes sont reliées avec le commutateur du poste où
est placé lappareil.
Le cylindre étant animé dun mouvement de rotation
sur son axe, on comprend que les divers circuits seront, chacun successivement,
fermés puis ouverts et que. les distances angulaires étant
convenablement mesurées, chaque fermeture ne pourra avoir lieu
quaprès louverture du circuit précédent.
Lobligation de limiter la durée des interruptions des circuits
à un trente-deuxième deseconde, conduit à donner
au cylindre de lappareil une vitesse de 32 tours par seconde, soit
1920 tours ou, pour plus de certitude, 2000 tours par minute.
Cependant, il est possible que lon puisse réduire cette vitesse
dans une certaine mesure si, comme il faut peut-être le prévoir,
la persistance des vibrations de la membrane ou plaque téléphonique
apporte quelque compensation à la briéveté de la
persistance auditive. Lexpérience peut seule nous renseigner
à cet égard.
Il va de soi que légalité par faite de fonctionnement
des deux appareils placés aux extrémités de la ligne
ne peut-être obtenue que par le synchronisme absolu de leur mouvement
de rotation.
Pour réaliser ce synchronisme, nous actionnons lun de nos
appareils au moyen dun petit moteur électrique monté
sur larbre même du cylindre. Le mouvement de ce cylindre est
communiqué à celui du second appareil par lun ou lautre
des dispositifs connus, ce qui nécessite lemploi dune
seconde ligne double, mais en fils télégraphiques ordinaires.
La dépense occasionnée par la nécessité demployer
une ligne auxiliaire en fer, conjointement avec la ligne téléphonique
en bronze, est tout à fait négligeable en regard du bénéfice
acquis par lutilisation multiplex de la ligne principale.
Notre « dispositif de transmission multiplex par communications
téléphoniques » se complète, naturellement,
par tous les accessoires indépendants du système proprement
dit et qui sont bienconnus de tous.
D. TOMMASI
En 1887 Dans les "Annales
télégraphiques" était présenté
LE NOUVEAU SYSTEME DE TRANSMISSION POUR TÉLÉPHONES ET TÉLÉGRAPHES
DE MM. LOUIS MAICHE & DONATO TOMMASI
Chacun sait que dans l'établissement des lignes
ou des réseaux téléphoniques ou télégraphiques
, les conducteurs et leurs accessoires constituent la plus forte dépense
et que pour les téléphones surtout , plus les postes
à relier sont éloignés du poste central , plus
il est à craindre que cette dépense n'oblige à
porter le prix de l'abonnement à un chiffre inacceptable ;
on sait aussi que , d'autre part, la mutiplicité des lignes
crée aux compagnies de sérieuses entraves à l'extension.
des réseaux , tant lorsque l'installation des fils est aérienne
que si elle est souterraine.
Il y aurait donc un immense avantage si l'on parvenait à réduire
le nombre des fils, c'est à dire si l'on pouvait desservir
un certain nombre de postes
avec une seule ligne.
On comprend que outre l'économie réalisée sur
les conducteurs et leurs supports, on obtiendrait une très
sérieuse réduction de l'encombrement qui résulte
de la multiplicité actuelle des lignes , laquelle atteint presque
partout la limite d'emplacement disponible, et que l'on pourrait,
sans dépasser cette limite , desservir un nombre beaucoup plus
considérable de postes . De là résulterait une
économie très sensible et , par suite , un notable abaissement
du prix de l'abonnement , c'est-à-dire le meilleur argument
que l'on puisse employer pour provoquer l'extension des correspondances
électriques dans les relations commerciales et privées
.
En attendant que nous puissions donner une description complète
et le diagramme d'une installation téléphonique de notre
système , nous nous bornerons à mettre sous les yeux
du lecteur l'appareil servant à l'application du principe qui
constitue l'invention .
Ce principe consiste à employer, du poste central, des courants
de potentiels croissants, suivant la position du poste que l'on veut
appeler sur la ligne qui les relie tous, et à disposer dans
ces postes des paires de résistances réglées
de telle sorte que la seconde de chaque poste soit égale à
la
première du poste suivant. Chaque paire de résistances
constitue l'appareil représenté par la figure ci-contre.
Ainsi qu'on le remarque au premier coup d'il , cet appareil
se compose de deux électro-aimants fixés à la
suite l'un de l'autre sur un socle . A chaque extrémité
de l'appareil se trouvent deux petites colonnes supportant l'axe de
l'armature de l'électro-aimant correspondant . La résistance
de chaque armature à l'action de son électro-aimant
est constituée par un petit ressort à boudin accroché
au levier extérieur de l'armature et par un contre-poids mobile
sur la partie filetée de ce levier .
L'amplitude des oscillations des armatures est limitée , pour
l'électro-aimant qui constitue la première résistance
du poste (celui de gauche dans notre dessin) , d'abord par une vis
de position placée au-dessuset au milieu de la monture du barreau
de fer doux ou armature, puis par une vis d'arrêt placée
vers l'extrémité de cette monture et qui vient porter
sur la seconde bobine ; pour l'électro-aimant qui constitue
la seconde (celui de droite) la première de ces vis existe
seule.
Le contact entre les deux armatures peut s'effectuer par une vis spéciale
qui traverse l'extrémité repliée dla monture
de celle de la première résistance. A l'aplomb de cette
vis se trouve un autre contact sur lequel peut s'appuyer la monture
de l'armature du second électro-aimant ; dans ce cas , les
deux armatures cessent d'être en contact, grâce à
la vis d'arrêt de la première.
Tous ces organes , parfaitement visibles sur le dessin, sont susceptibles
d'être réglés avec la plus grande précision,
tant pour la résistance que doivent opposer les armatures que
pour l'amplitude de leurs oscillations .
Les quatre grandes bornes que l'on voit aux angles du socle servent
à placer les appareils soit en circuit , soit en dérivation.
Les petites bornes reçoivent les fils de la pile locale et
de l'appareil téléphonique ou télégraphique
.
Lorsque les appareils doivent être placés en circuit,
tous les électro-aimants ont la même résistance
propre ; il n'en est plus ainsi quand ils sont montés en dérivation
. La résistance des armatures à l'action des électro-aimants
est réglée de telle sorte que chacune d'elle ne peut
être attirée que si un électro-aimant est traversé
par un courant d'un potentiel déterminé , et , en outre
, la disposition de l'appareil est telle que si la première
armature (gauche) seulement est attirée , la communication
s'établit entre le poste appelé et le bureau d'appel
, tandis que , au contraire , si les deux armatures de l'appareil
sont attirées en même temps , leurs efforts se neutralisent,
au point de vue des contacts , c'est-à- dire mécaniquement
, et le courant passe aux postes suivants . Ces différences
dans la circulation résultent de ce que , lorsque la première
armature s'abaisse seule , la vis qui la termine s'appuie sur la seconde
armature , et de ce que celle-ci s'éloigne de cette vis aussitôt
qu'elle-même est attirée , pour venir en contact avec
la vis de la petite colonne centrale .
Supposons , par exemple que les résistances des armatures des
postes I,II,III ... d'une ligne aient été réglées
pour des courants de 1 et 2, 2 et 4, 4 et 6 ... daniells, respectivement.
Si on lance dans la ligne un courant de deux daniells , ce courant
surmontera les résistances des armatures des deux électro-aimants
du poste I , et la résistance de l'armature du premier électro-aimant
du poste II ; le poste I ne sera pas appelé , tandis que le
poste II sera mis en communication avec le bureau d'appel ; en même
temps , l'apparition d'un signal prévient tous les autres postes
que la ligne est occupée .
Le nouveau système s'applique non seulement aux téléphones
et aux télégraphes , mais encore à tous les genres
de communications électriques tels que signaux de chemin de
fer , de défense des places et des côtes ,lignes de torpille
, etc. , etc. |
En 1888 dans "Le Journal Télégraphique"
on lisait :
M. Tommasi a cherché, d'une autre manière encore,
la solution de la télégraphie et téléphonie
simultanée. Il veut affaiblir les courants télégraphiques
à un tel degré qu'ils ne puissent plus suffisamment influencer
le téléphone pour déranger son service. A cet effet,
il fallait construire un relais excessivement sensible et il paraît
que M. Tommasi a résolu cette condition préliminaire d'une
manière satisfaisante.
Le relais est composé d'une aiguille aimantée qui oscille
entre quatre solénoïdes. Le courant de la ligne parcourt ces
derniers et l'action sur l'aiguille est ainsi quadruplée. L'aiguille,
en déviant de sa position d'équilibre, forme un circuit
local et permet ainsi de travailler sur les lignes télégraphiques,
avec des courants si faibles, qu'ils ne peuvent guère influencer
les récepteurs téléphoniques. Des lignes qui demandent
ordinairement 70 éléments peuvent fonctionner d'une manière
satisfaisante avec 5 éléments et, avec un seul élément
composé d'un fil de zinc et d'un fil de cuivre plongés dans
l'eau, on a pu faire fonctionner le relais à travers une résistance
de 2 1/2 megohms. Le relais est aussi sensible que les galvanomètres
à miroir dont on se sert pour la télégraphie transatlantique,
ce qui a été prouvé par des expériences entre
Brest et Newfundland. Pour téléphoner et télégraphier
simultanément, M, Tommasi relie le téléphone au fil
télégraphique à travers un condensateur et intercale
dans le fil télégraphique, derrière le point de bifurcation,
une résistance auxiliaire huit fois plus grande que celle de la
ligne.
Les expériences ont été faites avec succès
entre Paris et Mantes, et plus tard entre Paris et Laon.
En 1896 Dans l'ouvrage "Réseaux
téléphoniques et sonnettes" de Bernard, E. et Cie était
exposé un principe de téléphone multiple du Dr.Donato
Tommasi , c'est un système temporel , on retrouve une nouvelle
explication mais pas de schéma ou de plan.
|
Pargraphe 63
La méthode proposée par le
Dr Donato Tommasi repose sur un phénomène physiologique
bien connu : limpression de la perception dun son par
loreille alors même que ce son a cessé dexister.
Ce phénomène, analogue à celui observé
pour la vision, a reçu le nom de persistance auditive,
et on a constaté par expérience que le son est perçu
pendant 1/32 de seconde après sa cessation. Si donc on sarrange
pour que le plus grand écart existant entre deux émissions
successives ne dépasse pas ce laps de temps, on percevra
un son continu.
Réciproquement, si un auditeur perçoit un son continu,
on pourra scinder ce son par une série dinterruptions
ne dépassant pas 1/32 de seconde, sans que loreille
sen aperçoive.
Ceci posé, le Dr D. Tommasi intercale dans un circuit téléphonique
un interrupteur produisant une série dinterruptions
de courant durant au maximum 1/32 de seconde (ce qui ne gêne
pas la communication), et il utilise ces interruptions de courant
pour établir dautres communications simultanées.
A cet effet, linterrupteur est disposé de façon
que pendant chacune des interruptions il ferme tour à tour
le circuit dautres couples de téléphones reliés
à la ligne, le rétablit sur le premier, et ainsi de
suite, sans que le contact ait jamais lieu sur deux circuits à
la fois.
Cette série de fermetures successives étant continue
et seffectuant en un peu moins de 1/32 de seconde, les choses
se passent pour chaque poste téléphonique comme si
ce poste était seul sur la ligne, cest-à-dire
que, pour aucun deux, la communication néprouve
dinterruption sensible.
Pour que les courants successifs qui parcourent la ligne et qui
appartiennent tour à tour à chacune des communications
en cours passent par le récepteur correspondant ou, en dautres
termes, pour que celles-ci ne se mélangent pas, un deuxième
interrupteur semblable au premier et fonctionnant synchroniquement
avec lui, est disposé à lautre bout de la ligne.
Chaque appareil occupe donc une extrémité du conducteur
à utiliser en commun, et à chacun deux viennent
se relier les divers correspondants du lieu où il se trouve.
Le système Tommasi comporte deux pièces principales
:
1° Un cylindre creux en ébonite ou toute autre matière
isolante, monté sur un arbre métallique relié
dune manière permanente à lun des fils
de la ligne, et tournant dans des coussinets isolés ;
2° Une barre fixe en ébonite ou en toute autre matière
isolante, placée parallèlement à laxe
du cylindre et dont on peut régler lécartement.
Sur la surface du cylindre sont disposés régulièrement,
suivant un seul tour dhélice, en nombre égal
à celui des communications simultanées que lon
veut obtenir, des contacts saillants reliés chacun à
larbre du cylindre.
La barre fixe porte, dans le plan de rotation de chacun de ces contacts
et sur la face du cylindre, un balai de forme convenable communiquant
avec une borne placée sur la face opposée.
Comme complément de ces organes principaux, une barre métallique
fixe porte une deuxième série de bornes correspondant
aux précédentes et est reliée avec le deuxième
fil de la ligne. Toutes ces bornes communiquent avec le commutateur
du poste où est placé lappareil.
Ceci posé, on comprend que, dès que le cylindre sera
animé dun mouvement de rotation sur son axe, les divers
circuits seront successivement fermés, puis ouverts et que,
les distances angulaires étant convenablement-mesurées,
chaque fermeture ne pourra avoir lieu quaprès louverture
du circuit précédent. Lobligation de limiter
la durée des interruptions des circuits à 1/32 de
seconde, conduit à donner au cylindre de lappareil
une vitesse de 32 tours par seconde, soit 1.920 tours ou, pour plus
de certitude, 2.000 tours par minute.
Le D D. Tommasi fait observer que lon pourra sans doute
réduire cette vitesse dans une certaine mesure si, comme
il faut peut-être le prévoir, la persistance des vibrations
de la membrane ou plaque téléphonique apporte quelque
compensation à la brièveté de la persistance
auditive.
Il va de soi que légalité parfaite de fonctionnement
des deux appareils placés aux extrémités de
la ligne ne peut être obtenue que par le synchronisme absolu
de leur mouvement de rotation.
Pour réaliser ce synchronisme, M. D. Tommasi propose demployer
un petit moteur électrique monté sur larbre
même du cylindre.
Le mouvement de ce cylindre serait communiqué à celui
du deuxième appareil par lun ou lautre des dispositifs
connus, ce qui nécessite lemploi dune deuxième
ligne double, mais en fils télégraphiques ordinaires.
La dépense occasionnée par lemploi de cette
ligne auxiliaire en fer, conjointement avec la ligne téléphonique
en bronze, serait, daprès linventeur, négligeable
si on la compare au bénéfice que lon retirerait
de lutilisation multiple de la ligne principale.
|
Après cet éxposé, il n'a pas été
trouvé de trace de mise en service d'un tel système.
Ce qu'il était bon de montrer, c'est que l'idée
du multiple automatique est posée.
(rappelons que cet exposé est écrit en 1993 et le système
Tommssi est puplié en 1896).
sommaire
Puis le 1er décembre 1903 VILLARD M. MINEUR dépose
un brevet N° US745734
de téléphonie multiplexée.
Sachez que moi, WILLARD M. MINER, citoyen des États-Unis
et résident de Plainfield, dans le comté d'Union et
l'État du New Jersey, ai inventé certaines améliorations
nouvelles et utiles à la téléphonie multiplexée,
dont voici la description.
Mon invention concerne une technique améliorée de téléphonie
multiplexée, dont l'objectif est de permettre à plusieurs
conversations téléphoniques de se dérouler sur
une seule ligne ou un seul circuit sans interférence entre
elles.
Il a été proposé jusqu'à présent
dans l'art de la télégraphie d'utiliser un seul fil
pour plusieurs transmissions télégraphiques simultanées
en Morse ou autres, en établissant aux extrémités
opposées de ladite ligne des changeurs de circuits ou commutateurs
fonctionnant de manière synchrone, parfois appelés distributeurs
ou tournesols, lesdits distributeurs établissant une connexion
entre la ligne et une série de branches ou sous-circuits successivement
et à intervalles de temps rapidement répétés,
de manière à produire, en effet, la condition d'une
connexion continue entre les branches ou sous-circuits correspondants
aux extrémités opposées du fil, lesdites branches
correspondantes contenant les émetteurs et les récepteurs
qui sont utilisés conjointement dans le but de transmettre
des renseignements. Il a déjà été suggéré
qu'un même appareil permettrait d'utiliser une seule ligne pour
plusieurs communications téléphoniques simultanées.
Des expériences antérieures ont établi que, pour
une telle transmission téléphonique multiplexée,
la conversation peut se dérouler avec succès sur un
grand nombre de sous-circuits à condition que les intervalles
de temps entre les connexions successives d'une branche ou d'un sous-circuit
à la ligne ne dépassent pas un centième de seconde
environ. L'hypothèse est que, comme l'a exprimé un expérimentateur,
le système ne détectera absolument pas une interruption
d'un son continu pendant un centième de seconde. Dans un appareil
conçu pour fonctionner selon ce principe, il y a nécessairement,
en raison de l'extrême complexité des sons de la voix
ou de la parole articulée et du nombre extrêmement élevé
d'ondes nécessaires à la production d'un seul mot, une
perte, à chaque intervalle entre les fermetures successives
de circuit, de nombreuses vibrations sonores fines ou complexes dont
dépend la qualité sonore qui caractérise la voix
humaine. Cela deviendra évident si l'on considère que
le nombre d'ondes produisant un seul mot peut se compter par centaines.
En effet, il a été démontré, grâce
à un enregistrement phonographique, que le nombre de vibrations
impliquées dans les mots « Royal Society of Edinburgh
», prononcés lentement comme une conversation normale,
dépasserait les trois mille. Or, comme chacun sait, le diaphragme
du phonographe ne restitue pas avec une précision parfaite
toutes les vibrations de la voix ; par conséquent, l'enregistrement
produit ne contient pas toutes les vibrations partielles, ou harmoniques,
qui confèrent à la parole son timbre et sa singularité.
Il est également bien établi, comme loi fondamentale
de l'acoustique, que chaque voyelle résulte simplement du renforcement,
par l'air contenu dans la cavité buccale, d'une, voire de deux
harmoniques de hauteur déterminée présentes dans
le son émis par les cordes vocales. Les notes ou tonalités
caractéristiques des voyelles, telles qu'elles ont été
déterminées, varient d'environ deux cent vingt-cinq
vibrations par seconde, par octaves, jusqu'à une note de trois
mille six cents vibrations par seconde, qui est la note caractéristique
de la voyelle i. Sans s'attarder sur l'exactitude des chiffres fournis
par divers physiciens, il est indéniable que les vibrations
caractéristiques de la parole humaine sont de très haute
fréquence et, pour de nombreux sons, atteignent plusieurs milliers
par seconde. Il est donc évident que tout système de
téléphonie multiple qui autorise une interruption du
circuit téléphonique d'un centième de seconde
seulement, voire d'un intervalle beaucoup plus court, sera nécessairement
imparfait, en raison de la perte de nombreuses notes ou vibrations
caractéristiques de la voix pendant la conversation.
L'expérience démontre l'inadéquation de ces systèmes
antérieurs, même lorsque la durée de l'intervalle
entre les fermetures successives d'un sous-circuit est réduite
à un intervalle beaucoup plus court que celui indiqué
par les expérimentateurs précédents comme étant
dans les limites pratiques, et même lorsque l'intervalle exact
précédemment indiqué comme admissible, à
savoir un centième de seconde, est utilisé, on constatera
qu'un effet ou une sensation saccadée ou irrégulière
est produite dans l'oreille de l'auditeur.
La présente invention repose sur le principe que, pour une
transmission réussie de la parole sur l'un quelconque des circuits
de branche ou sous-circuits successivement connectés à
la ligne, les fermetures de connexion de ce circuit doivent être
répétées avec une fréquence ou une rapidité
proche de la fréquence ou de la fréquence moyenne des
vibrations les plus fines ou les plus complexes qui caractérisent
la voix ou la parole articulée. J'ai démontré
que c'est le principe de fonctionnement véritable et nécessaire
en actionnant les commutateurs ou distributeurs de fermeture de circuit,
de manière à produire des fermetures de chacun des circuits
de branche ou sous-circuits à une fréquence pouvant
atteindre quatre mille trois cent vingt fermetures par seconde. À
ce rythme, je constate que la voix, avec tout son timbre original
et son individualité, peut être reproduite avec succès
dans l'appareil récepteur. À ce taux de contact ou de
fermeture, une connexion est établie pour chacune des vibrations
ou ondes nécessaires à la production de la parole ou
de la voix humaine. Bien que j'aie obtenu les meilleurs résultats
avec ce taux de fermeture, j'ai également réussi à
obtenir des résultats que l'on pourrait qualifier de commerciaux
en utilisant des taux de fermeture relativement faibles, de l'ordre
de 3 500 fermetures par seconde, ce qui correspond pratiquement au
taux de la note la plus aiguë caractérisant les voyelles.
Cependant, lorsque le taux augmente, et jusqu'à 4 320 fermetures
par seconde, je constate que la précision et la clarté
de la transmission de la parole s'améliorent, mais qu'au-delà
de ce taux maximal, aucun avantage n'est obtenu ; au contraire, on
observe une perte d'efficacité. On peut donc en déduire
que le taux le plus élevé correspond au taux le plus
élevé des harmoniques ou des partiels de la voix humaine.
Cependant, dans ma revendication d'invention, je ne me limite pas
à la fréquence particulière mentionnée,
mais je revendique comme principe de ma méthode améliorée
la fourniture d'un contact ou d'une fermeture à une fréquence
telle qu'elle permette d'établir un circuit ou une connexion
capable de recevoir la quasi-totalité des ondes ou vibrations
caractéristiques de la parole. Il est entendu, bien entendu,
qu'une diminution de la fréquence entraîne inévitablement
une perte de certaines vibrations caractéristiques, bien qu'une
fréquence de trois mille six cents fermetures par seconde permette
de restituer toutes les harmoniques caractéristiques des voyelles
et permette ainsi d'assurer plusieurs transmissions simultanées
avec une certaine clarté. En respectant scrupuleusement la
règle que j'ai énoncée ici, à savoir la
fourniture d'un contact ou d'une fréquence de connexion déterminée
par la fréquence des harmoniques ou des partiels de la voix
humaine que l'on souhaite reproduire dans l'instrument, dans chaque
sous-circuit, un grand nombre de conversations simultanées
peuvent être menées sur une seule ligne ou un seul circuit.
Dans la mesure où cela est observable,Si cette règle
est respectée, la durée des intervalles entre les fermetures
successives, comparée à la durée de chaque fermeture,
est relativement négligeable. En effet, si la fréquence
des fermetures est telle que décrite précédemment
??c'est-à-dire ajustée à la fréquence
des harmoniques caractéristiques de la parole de sorte
qu'une fermeture soit assurée à un instant ou un autre
de chaque vibration, la durée de chaque fermeture est relativement
négligeable. Il devient donc possible d'utiliser un nombre
de transmissions simultanées plus important que jamais auparavant.
J'ai obtenu en pratique des résultats parfaitement exploitables
avec quatre transmissions simultanées. Comme on le verra, ma
méthode constitue donc une rupture pratique avec les pratiques
antérieures, dans la mesure où je ne me réfère
pas à la durée des intervalles admissibles entre les
fermetures successives d'une même branche ou d'un même
sous-circuit, mais j'organise et je fais fonctionner l'appareil en
vue de produire des fermetures de fréquence déterminée,
indépendamment de la durée de chaque fermeture ou de
la durée de chaque intervalle intermédiaire pendant
lequel le circuit est interrompu sur ladite branche ou ledit sous-circuit.
Après avoir décrit le principe général
de mon invention, il apparaîtra évident que l'appareil
permettant sa mise en uvre serait, dans sa forme générale,
identique à celui utilisé jusqu'ici pour la téléphonie
ou la télégraphie multiplexée, à ceci
près qu'il fonctionnerait à une vitesse considérablement
plus élevée.
Ceci permettrait d'atteindre une fréquence de fermeture des
connexions sur les différentes branches ou sous-circuits proche,
plus ou moins, de la fréquence des vibrations harmoniques caractéristiques
de la parole. Une fréquence de fermeture de mille ou deux mille
par seconde ne répondrait pas au but de mon invention ; mais
à mesure que cette fréquence augmente et dépasse
trois mille, des améliorations se manifesteront, nettement
plus marquées à trois mille cinq cents ou trois mille
six cents par seconde. Les meilleurs résultats seront toutefois
obtenus à environ quatre mille trois cents par seconde.
Les dessins ci-joints illustrent schématiquement une paire
de ferme-circuits ou de distributeurs rotatifs de forme typique, parfois
utilisés pour la transmission multiplex sur un circuit à
ligne unique.
Les bras rotatifs aux extrémités opposées du
doubler Les éléments 2 sont marqués 3 et 3 respectivement.
Ils sont maintenus synchronisés par tout moyen connu dans le
domaine, et chacun est représenté tournant autour de
cinq contacts ICC, auxquels sont connectés respectivement les
cinq branches ou sous-circuits 4 à, 5 à, 6 à,
7 à. Les branches correspondantes comprennent l'appareil ou
les ensembles d'appareils téléphoniques utilisés
conjointement pour la conversation. Le circuit représenté
est un circuit de masse ; cependant, comme on le verra, l'appareil
pourrait être organisé de la manière classique
illustrée à la figure 2 afin de fournir un circuit métallique
pour chaque transmission téléphonique. Mon invention
ne reposant toutefois sur aucune construction particulière
d'appareil, mais plutôt sur un principe d'utilisation novateur,
il n'est pas nécessaire de décrire l'appareil en détail,
les électriciens et les mécaniciens étant conscients
que tout moyen approprié peut être utilisé pour
assurer la vitesse de rotation nécessaire des bras des distributeurs,
conformément aux principes énoncés précédemment.
Ainsi, par exemple, les arbres supportant les bras rotatifs peuvent
être actionnés par des moteurs électriques synchronisés,
reliés par engrenages ou courroies à ces arbres pour
leur conférer la vitesse de rotation requise. Le moteur peut
être synchronisé selon les moyens décrits dans
mon brevet antérieur n° 702 452, daté du 17 juin
1902, ou par tout autre procédé de synchronisation employé
en télégraphie ou en téléphonie lorsqu'il
est nécessaire de maintenir la rotation synchrone de commutateurs
de circuit situés aux extrémités opposées
de la ligne. Bien que la fréquence de fermeture souhaitée
puisse être obtenue par un engrenage approprié, comme
décrit précédemment, un autre procédé,
bien connu dans le domaine, consiste à répéter
les contacts connectés à chaque circuit un certain nombre
de fois sur la circonférence de rotation du ou des balais de
fermeture de circuit, de sorte que pour chaque tour complet de l'arbre
portant les bras, le circuit soit fermé plusieurs fois. La
disposition et la taille des contacts sont sans importance, la seule
condition étant un bon contact. La durée de chaque contact,
telle que décrite ci-dessus, n'est pas un facteur déterminant
du principe de mon invention.
Je revendique comme mon invention :
1. L'art amélioré de la téléphonie multiplex
décrite ici, consistant à fermer de manière synchrone
la connexion entre la ligne et les branches ou sous-circuits correspondants
avec une fréquence correspondant à la fréquence
des tons et harmoniques caractérisant la parole.
2. L'amélioration décrite ici en téléphonie
multiplex consiste à fermer de manière synchrone la
connexion entre la ligne et les branches ou sous-circuits correspondants
avec une fréquence correspondant à la fréquence
des vibrations appartenant aux notes caractérisant les sons
vocaliques.
3. L'amélioration de la téléphonie multiplex
décrite ici consiste à fermer la connexion entre les
branches ou sous-circuits correspondants et la ligne à un rythme
d'environ quatre mille trois cent vingt fermetures par seconde, plus
ou moins comme décrit.
4:. L'amélioration décrite ici en téléphonie
multiplex consiste à fermer la connexion entre la ligne et
les branches ou sous-circuits correspondants avec une fréquence
correspondant à la fréquence des vibrations produites
par les mots prononcés.
Signé à New York, dans le comté de New York et
l'État de New York, ce 24 février 1903. |
sommaire
La téléphonie à longues distances :
1911 M. le major G. O. Squier, du Signal Corps des Etats-Unis,
déjà connu du monde télégraphique par ses
expériences sur la radiotélégraphie, ayant annoncé
qu'il a réalisé un système de téléphonie
multiple, ( A system of multiplex telephony. Electrical
World, 12 Janvier 1911, p. 97, 9 Février 1911, p. 380).
Le 3 Janvier 1911 G.O. Squier, des États-Unis,
fait breveter un système téléphonique à
l'aide duquel il parvient à réaliser la transmission simultanée,
sur le même circuit, de deux conversations téléphoniques.
Brevet 930,857. L'État de New York lui accorde la somme de 50 mille
dollars.
 |
Pour kes amateurs de technique, Consulter le Document
TÉLÉPHONIE
MULTIPLEX ET TÉLÉGRAPHIE AU MOYEN DE L'ÉLECTRIQUE
ONDES GUIDÉES PAR DES FILS de GEORGE O. SQUIER.
Département de la Guerre, Bureau du chef de cabinet, Washington,
le 29 mars 1911,
Le rapport suivant sur "la téléphonie multiplex
et la télégraphie au moyen d'ondes électriques
guidées par des fils", préparé dans le bureau
du chef des transmissions de l'armée par Le major George O.
Squier, Signal Corps, et publié comme un journal professionnel
du Signal Corps pour l'information de l'Armée régulière
et milice organisée.
Par instruction du secrétaire à la Guerre :
Léonard Bois, Général de division, chef d'état-major
Extrait
|
Puis deux inventeurs, un Américan, M. Perry et
un Allemand, M. Ruhmer, signalent également qu'ils sont arrivés,
d'une façon plus ou moins complète, au même résultat.(PERRY.
Invention of duplex Telephony. Electrical World,12 Janvier 1911, p. 91,
9 Mars 1911, p. 626)
La radiotéléphonie, a démontré qu'il est possible
de transmettre la parole en employant, comme support des ondulations traduisant
celle-ci, un courant alternatif, et c'est sur cette constatation que repose
la radiotéléphonie même.
Désormais sur une liaison de transmission il est possible de transmettre
deux conversations téléphoniques simultanément, sans
qu'elles se mélangent, grâce à la répartition
en Fréquences.
En 1919 La Compagnie américaine Bell a, ces temps
derniers, inventé et mis eu pratique un système multiplex
de télégraphie et de téléphonie susceptible
de modifier profondément la communication par fil à longue
distance; ce système permet, en effet, une combinaison télégraphique
et téléphonique telle quune seule paire de fils pourra
transmettre soit 5 conversations par téléphone simultanées,
soit 40 télégrammes simultanés, soit encore servir
à ces deux genres de communication à la fois. Une installation
de téléphone multiplex entre Baltimore et Pittsburg fonctionne
ainsi avec le plus grand succès depuis quelque temps.
Les coaxiaux se développent à un rythme rapide.
En France, après les premiers câbles univoie Paris-Strasbourg
et Paris-Bordeaux installés en 1926, les systèmes multivoies
ont permis petit à petit le passage de 2, 3 et jusqu'à 12
canaux.
Les premiers (2 voies), répartis dans tout le pays, nécessitent
lemploi de répéteurs tous les 60 km environ, et transmettent
les deux gammes de fréquences 300-2 600 et 3-400-S 700 Hz. Ces
appareils sont rassemblés dans des locaux appelés «
stations » dont les premières furent celles des parcours
Paris-Strasbourg (1925) et Dijon-Mulhouse (1936). Les conversations cheminent
dans des câbles peu chargés (44 mh au maximum pour un pas
pupin).
Aux États-Unis, la « Western Electric » utilise le
petit coaxial de 6 mm et exploite couramment maintenant le 240 voies ;
elle envisage sur certains longs tronçons, le prochain avènement
du 400 voies (téléphonie multiplex et télévision).
Plus tard en 1929 avec l'arrivée du tube électronique
à vide, la modulation par impulsions codées : le PCM
; pulse code modulation, fonctionne en échantillonnant l'amplitude
des signaux analogiques à des intervalles uniformes.
Avant d'avoir obtenu le brevet le 3 février 1942 Reeves l'inventeur
de la diode ouvalve électronique a mis son l'idée de côté
car la réalisation nécessitait des circuits assez complexes
(selon les normes des années 1930), n'étaient pas rentables
en utilisant des valves.
En France la modulation par impulsions codées n'a été
utilisée que dans les années 1950 sur les câbles
de transmission, lorsque l'invention du transistor l'a rendue viable.
A Suivre dans cette page "La commutation
temporelle électronique"
sommaire
|