Les réseaux
d'alarmes incendie
Il existe un grand nombre dappareils quon
désigne sous le nom davertisseurs dincendie; mais,
en les examinant de près, on voit quon devrait plutôt
les appeler indicateurs dun certain degré déterminé
de chaleur nous aborderons ce point sans trop s'y attarder.
Cette page est plutôt consacrée aux avertisseurs d'incendie
utilisant les réseaux de fils télégraphiques et téléphoniques,
ainsi que l'organisation des centres gérants ces systèmes
de transmission d' alarme incendie.
La première application du télégraphe électrique
à la transmission des alarmes incendie a eu lieu à Berlin
en 1849.
Elle a été suivie en 1853 par l'installation dans cette
ville d'un système d'alarmes de rue conçu par la société
Siemens de Berlin.
Les États-Unis d'Amérique ont suivi de près, mais
indépendamment, la voie empruntée par l'Allemagne en matière
de télégraphes d'alarme incendie ; et c'est ce à
quoi on pouvait s'attendre, car, en raison de la sécheresse et
des températures estivales élevées qui caractérisent
le climat des États-Unis, les risques d'incendie sont très
sérieux ; la protection contre les incendies, ou la lutte contre
les incendies comme l'appellent les Américains, étant considérée
comme une branche très importante du travail municipal.
Les États-Unis ont, de fait, joué un rôle de
premier plan dans le domaine des systèmes d'alarme incendie et
des services de pompiers.
Avant l'introduction du télégraphe électrique d'alarme
incendie en 1850, New York était divisée en huit districts
de pompiers. Dans chaque district, une puissante cloche était installée
dans une tour où un veilleur assurait une surveillance permanente.
Chaque tour offrait une vue dégagée sur son district, et
le veilleur avait pour mission de repérer les incendies et, lorsqu'il
en détectait un, de frapper avec un marteau sur la cloche de sa
tour pour indiquer le numéro de son district. Les autres veilleurs
répétaient le signal, propageant ainsi l'alerte dans toute
la ville. La première application du télégraphe électrique
fut de signaler les incendies aux veilleurs depuis les commissariats et
les casernes de pompiers.
Le brevet du premier système dalarme électromagnétique
du monde fût déposé le 21 juin 1853 par le
révérend Augustus Russell Pope, inventeur originaire
de Somerville dans les environs de Boston. Jusque là, les gens
se fiaient principalement aux cris de leurs oies effrayées, à
lincorruptibilité de leurs chiens de garde ou aux sonnettes
mécaniques pour surprendre les cambrioleurs qui saventuraient
sur leur propriété.
Dispositif
à piles Pope
La particularité de la découverte de Pope était que
lalarme ne pouvait pas être arrêtée en refermant
simplement les fenêtres ou les portes. Un ressort denclenchement
monté dans le mur au-dessus de la porte assurait que le circuit
électrique reste coupéafin que la cloche continue à
sonner.
Boston (Massachusetts) fut la première ville des États-Unis
à adopter un système de télégraphe d'alarme
incendie de rue. Conçu par le Dr Charming et le professeur Farmer
, il fut installé en 1852. L'installation d'origine comprenait
19 sonneries et 26 stations de signalisation.
Le fonctionnement des boîtes d'alarme reposait sur la rotation d'une
manivelle, à laquelle était fixée une roue dentée.
Une moitié de cette roue, dentée, transmettait, en tournant,
des signaux enregistrés par un enregistreur à bande, correspondant
au numéro du secteur d'incendie où l'alarme avait été
donnée. L'autre moitié de la roue transmettait un certain
nombre d'impulsions de courant, enregistrant à la station centrale
le numéro de la boîte d'alarme actionnée. La station
centrale transmettait ensuite l'alarme à la tour de guet du secteur
concerné, qui donnait l'alerte aux pompiers au moyen de la cloche
de la tour. Pour déterminer l'origine de l'alarme, un pompier devait
se rendre à la borne d'appel d'urgence et compter les coups de
la petite cloche intérieure. Ces coups étaient émis
par le centre de contrôle une fois l'alarme transmise aux tours
de guet. Si, arrivé à la borne, le pompier n'entendait pas
la cloche, il signalait la borne, et l'opérateur répétait
le nombre de coups. Malgré les imperfections évidentes de
ce système, il est important de le mentionner, car il est à
l'origine du système de signalisation numérique, caractéristique
de la télégraphie d'alarme américaine actuelle.
sommaire
En 1845, William F. Channing
publia la description d'un télégraphe destiné à
alerter les autorités municipales en cas d'incendie. Il précisa
que ce système comporterait des mécanismes permettant à
des boîtiers distribués de transmettre des informations codées
à un centre par télégraphe, et des circuits permettant
à ce centre de relayer les messages aux casernes de pompiers afin
de déclencher une intervention.
Le premier système d'alarme incendie télégraphique
a été développé par William Francis Channing
et Moses G. Farmer à Boston, Massachusetts.
Farmer mit au point un mécanisme de sonnerie télégraphique,
et Channing perçut son potentiel pour son système d'alarme
théorique.
En 1848, ils présentèrent au maire un prototype qui fit
sonner la cloche du clocher de l'hôtel de ville de Boston grâce
à un signal télégraphique émis depuis New
York.
En 1851, Channing soumit une proposition détaillée à
la municipalité de Boston, qui autorisa la construction d'un système
fonctionnel pour 10 000 $. Le système installé en 1852 comprenait
40 boîtiers d'alarme noirs et 19 cloches, centralisés au
21 Court Square, près de l'hôtel de ville. Il fut activé
pour la première fois le lendemain de son achèvement, le
29 avril 1852 à 20h25.
Système d'alarme incendie installé à l'hôtel
de ville de Boston en 1852.
En 1855, John Nelson Gamewell, de Caroline du Sud, assista à
la conférence de Channing sur son système d'alarme au Smithsonian
. Grâce au soutien financier de son ami James Dunlap, Gamewell acquit
les droits régionaux de commercialisation du télégraphe
d'alarme incendie dans les États du Sud. Ils obtinrent ensuite
les brevets et l'intégralité des droits sur le système
en 1859 pour 30 000 $. La commercialisation initiale échoua en
raison du déclenchement de la guerre de Sécession , durant
laquelle le gouvernement s'empara des brevets de Gamewell.
En 1857 Channing et Farmer obtinrent le brevet n° 17 355 pour leur
« Télégraphe d'alarme incendie électromagnétique
pour villes ».
En 1859, M.J. Gamewell reprit les brevets Channing et Farmer
dans le but d'améliorer et de développer les systèmes
d'alarme incendie.
Après la guerre, John F. Kennard racheta les brevets au gouvernement
et les restitua à Gamewell, formant en 1867 une société,
Kennard and Co., pour fabriquer les systèmes
d'alarme.
La Gamewell Fire Alarm Telegraph Co. fut
ensuite créée en 1879. Les systèmes Gamewell étaient
installés dans 250 villes en 1886 et dans 500 villes en 1890. En
1910, Gamewell détenait 95 % des parts de marché .

Dessin de brevet représentant le poste de signalisation (boîte
d'alarme), le poste de répartition central et le poste d'alarme
de la caserne de pompiers.
D'autres inventeurs et entrepreneurs tels que Thomas
Edison et Moses Farmer envisageaient non seulement d'utiliser
le télégraphe pour conquérir l'espace à longue
distance, mais aussi pour améliorer les communications intra-urbaines.
Au niveau municipal, cette technologie semblait particulièrement
pertinente pour la lutte contre les incendies et les troubles à
l'ordre public. Durant ces mêmes décennies, les municipalités
ont également mis en uvre d'importantes réformes organisationnelles,
restructurant les institutions responsables de ces problèmes. Le
changement le plus significatif a été le passage d'organisations
informelles et bénévoles chargées de la gestion des
incendies et des troubles urbains à des organisations bureaucratiques
et professionnelles formelles.
sommaire
Histoire du Réseau Télégraphique Municipal et
les origines des systèmes d'alarme-incendie et d'alarme de police
dans les villes americaines.
Le premier grand défenseur du télégraphe municipal
fut William F. Channing de Boston, fils du célèbre
pasteur unitarien (Dieu est un seul et même esprit) William Ellery
Channing . Channing étudia à l'Université Harvard
et fit ses études de médecine à l'Université
de Pennsylvanie, où il obtint son diplôme en 1844. Comme
de nombreux médecins-chercheurs de son époque, il était
fasciné par l'électricité et le magnétisme,
ainsi que par l'application de l'électricité à la
médecine. En 1849, il publia un ouvrage sur le sujet, dans lequel
il évoquait le principe de « vitalité », agissant
à la fois sur le système nerveux et les tissus vivants,
et qui « modifie les affinités électrochimiques existantes
par la seule force de l'électricité ».
La combinaison de sa formation médicale et de son intérêt
pour l'électricité fut sans aucun doute un facteur déterminant
qui le conduisit, en 1845, à concevoir l'idée d'un
système télégraphique municipal destiné à
améliorer les services d'incendie et de police et à fournir
au public l'heure exacte .
Le lien entre la formation médicale de Channing et sa conception
du télégraphe municipal transparaît pleinement dans
la communication qu'il présenta en 1855 devant la Smithsonian Institution
à Washington, D.C. Il y exposa son analogie entre le système
nerveux humain et le télégraphe.
Le télégraphe, disait-il, était le « système
nerveux de la nation et de la société moderne
Ses
fils se déployaient comme des nerfs à la surface du territoire,
reliant des régions éloignées. »
Mais Channing sintéressait surtout à la connexion
des composantes internes de la ville plutôt quà la
liaison spatiale des villes. Il notait que si le télégraphe
longue distance avait une conception « linéaire »,
son télégraphe municipal aurait une forme différente
et tenterait dorganiser les villes « de manière à
ce que chaque partie subordonnée soit en relation avec son centre
de gouvernement et de direction.
Son but est de multiplier les points de communication, de couvrir la surface
du corps municipal aussi densément de points de signalisation télégraphique
que la surface du corps humain est recouverte de terminaisons nerveuses
ou de papilles, le tout étant intelligemment connecté en
un système grâce auquel le corps municipal se comprendrait
dans chaque partie et aurait une vie commune et des fonctions vitales
pour ses propres besoins essentiels .
Le concept de Channing eut son plus grand impact avec le télégraphe
d'alarme incendie, domaine fonctionnel dans lequel il avait initialement
conçu son système. Bien que la littérature mentionne
plusieurs dates pour la genèse de l'idée de Channing, celle-ci
fut portée à l'attention du public pour la première
fois en 1845, lorsqu'il publia un article dans le Boston Advertiser décrivant
son système.
En 1851, après plusieurs tentatives infructueuses pour convaincre
la ville, Channing s'associa à l'inventeur en électricité
Moses G. Farmer afin de persuader le conseil municipal d'allouer
des fonds à sa construction.
Conformément au plan Channing-Farmer, Boston fut subdivisée
en districts de pompiers et des câbles furent tendus depuis un poste
central situé à l'hôtel de ville, via les toits des
maisons, jusqu'à dix-neuf clochers et trente-neuf boîtiers
d'alarme placés à des endroits stratégiques.
En tournant une manivelle sur le côté du boîtier, le
numéro du boîtier et du district de pompiers était
communiqué au poste central, où un registre enregistrait
l'emplacement de l'alarme grâce à un système de points
et de traits. À la réception du signal, un opérateur
de la station centrale transmettait un signal utilisant la technologie
d'alarme à échappement électromagnétique de
Farmer pour activer le mécanisme qui faisait sonner le numéro
du district d'incendie sur les cloches réparties dans toute la
ville.
Contrairement aux systèmes télégraphiques longue
distance qui utilisaient souvent la mise à la terre pour fermer
leurs circuits, le circuit d'alarme utiliserait des conducteurs dédiés
pour plus de fiabilité.
L'opérateur envoyait ensuite un signal aux boîtiers d'alarme
indiquant la station d'origine de l'alarme. Un pompier écoutait
l'alarme publique pour déterminer le district d'incendie, puis
collait son oreille au boîtier de signalisation le plus proche afin
d'en connaître le numéro.
Une fois l'incendie maîtrisé par les pompiers, un signal
était relayé au centre de contrôle pour indiquer la
fin de l'intervention, et l'opérateur arrêtait l'alarme.
Le télégraphe d'alarme incendie créait ainsi un nouveau
réseau urbain subdivisant la ville en districts fonctionnels et
servant également à diverses fins : sonner l'heure
exacte de midi, alerter la police et l'armée en cas d'urgence,
et informer les parents des jours de fermeture des écoles.
Plusieurs grandes villes ont adopté le télégraphe
d'alarme incendie au cours du quart de siècle qui a suivi sa mise
en uvre initiale.
Des villes comme Philadelphie, Saint-Louis, Charleston, La Nouvelle-Orléans
et Baltimore ont installé le système avant 1860 et, en 1870,
grâce au Musée national d'histoire et de technologie de la
Smithsonian Institution, il existait 38 réseaux d'alarmes incendie
municipales ; en 1880, le nombre était passé à 103.
Après 1880, le taux de diffusion a augmenté et, en 1902,
il y avait 764 systèmes, dont 36 se trouvaient dans des villes
de plus de 100 000 habitants (seules deux villes de plus de 100 000
habitants, Kansas City et Saint Joseph, dans le Missouri, nétaient
pas équipées dun système dalarme incendie),
113 dans des villes de 25 000 à 100 000 habitants et
625 dans des villes et villages de moins de 25 000 habitants, ce
qui indique une répartition assez homogène selon la taille
des villes.
Le marché de léquipement des villes en systèmes
dalarme incendie télégraphiques et en systèmes
dalarme pour la police était dominé par la Gamewell
Fire Alarm Company, qui avait acquis les droits dutilisation
du système Channing and Farmer, bien que de nombreuses autres entreprises
cherchaient également à conquérir les marchés
urbains. Washington, D.C.
Le processus de diffusion du télégraphe d'alarme incendie
au sein du réseau urbain correspond à un modèle de
diffusion contagieuse, où chaque nouvelle technologie, ainsi que
l'imitation de son utilisation réussie, a conduit à son
adoption, à mesure que les villes américaines réorganisaient
leurs services d'incendie et créaient des administrations professionnelles.
Cette forte augmentation du taux d'adoption du télégraphe
d'alarme incendie par les municipalités correspond à l'augmentation
du taux d'adoption d'autres technologies urbaines à la fin du XIXe
et au début du XXe siècle. De nouvelles améliorations
de la technologie de base, qui ont permis de réduire les coûts
et d'améliorer l'efficacité, ainsi que des facteurs tels
que la diffusion de l'information, ont incité les villes plus petites
à adopter également le système.
D'un point de vue organisationnel, le télégraphe d'alarme
incendie a facilité la transition des compagnies de pompiers volontaires
vers une organisation plus professionnelle. En démontrant les avantages
d'une centralisation et d'un contrôle accrus, le télégraphe
d'alarme incendie a mis en évidence l'inefficacité des services
organisés autour de plusieurs compagnies de pompiers volontaires
autonomes.
L'adoption de l'innovation a favorisé sa diffusion. Ce modèle
se caractérise par une adoption initiale lente et dispersée,
suivie d'une accélération rapide, puis d'un ralentissement
lorsque le marché se sature. Les décideurs communiquaient
entre eux sur les avantages de l'innovation technologique, perçue
comme une menace pour leurs effectifs et donc pour leur existence, et
s'opposaient souvent à l'adoption d'améliorations technologiques
dans le matériel de lutte contre l'incendie. À New York,
par exemple, les pompiers ont bloqué pendant des années
l'introduction de la pompe à incendie hippomobile, préférant
la traction manuelle. Les compagnies de pompiers volontaires considéraient
le matériel comme obsolète. À Philadelphie et à
Boston, comme à New York, les pompiers volontaires se sont opposés
à l'adoption des pompes à vapeur, ainsi qu'au remplacement
des seaux par des tuyaux d'incendie. Comme les compagnies de pompiers
volontaires étaient souvent liées aux intérêts
politiques des conseillers municipaux, ces derniers bloquaient fréquemment
tout changement ou innovation susceptible de réduire leurs effectifs.
Les élites urbaines étaient toutefois déterminées
à encadrer les sapeurs-pompiers volontaires au nom de l'ordre urbain.
De plus, les hommes d'affaires souhaitaient réduire les pertes
dues aux incendies et abaisser les primes d'assurance incendie, ce qui
incitait fortement le monde des affaires à promouvoir l'adoption
de cette technologie. Les organisations de sapeurs-pompiers volontaires
étaient autorisées dans le cadre de l'ancienne ville réglementée,
mais la nouvelle ville, axée sur la promotion, devait offrir un
environnement commercial et social sûr et stable afin d'attirer
les capitaux et la population. Lorsque les tarifs d'assurance incendie
ont été standardisés à la fin du XIX siècle,
l'existence d'un système municipal d'alarme incendie, ainsi que
d'un réseau d'adduction d'eau par gravité et d'un corps
de sapeurs-pompiers professionnels, était un facteur important
pour fixer un « tarif de référence »
pour chaque ville. Bien que les données disponibles ne permettent
pas d'établir une corrélation précise, il existe
une relation apparente entre la professionnalisation des services d'incendie
à la fin du XIX siècle et le rythme d'adoption du télégraphe
d'alarme incendie et d'autres innovations technologiques. À New
York, par exemple, après la création du Metropolitan Fire
Department en 1865, les nouveaux responsables ont apporté plusieurs
améliorations technologiques et réduit les effectifs d'environ
4 000 à 500 pompiers. La professionnalisation croissante et
la mise en place d'une structure bureaucratique au sein des services d'incendie
municipaux ont entraîné, du moins dans un premier temps,
une plus grande ouverture à l'innovation technologique, contrairement
à la résistance observée sous le système de
volontariat antérieur. Autrement dit, dans ces cas précis,
le développement d'une bureaucratie a accéléré,
et non freiné, le rythme de l'innovation technologique.
Le télégraphe municipal servait également à
contrôler les troubles urbains tels que les émeutes et la
criminalité, ainsi qu'à aider à la lutte contre les
incendies. À l'instar du télégraphe d'incendie, le
développement du télégraphe de police coïncida
avec une professionnalisation croissante des services de police et de
leurs fonctions.
Le télégraphe fut d'abord utilisé pour transmettre
des informations sur la criminalité entre villes, mais son adoption
la plus répandue concernait les opérations policières
internes. La première utilisation eut lieu à Boston lors
de la réorganisation de la police. S'inspirant du télégraphe
d'alarme incendie de la ville, le chef de la police persuada le conseil
municipal, en 1855, d'allouer des fonds pour relier les commissariats
au quartier général central par le télégraphe.
La ville de New York créa également un réseau télégraphique
la même année pour connecter le bureau du chef de police
aux différents commissariats de district ; Philadelphie suivit
en 1856.
Aucun de ces systèmes, cependant, ne permettait la communication
entre le patrouilleur et le commissariat central. De ce point de vue,
la technologie des alarmes policières différait fondamentalement
de celle utilisée pour les alarmes incendie. Le télégraphe
de police, tel qu'il fut initialement conçu, visait principalement
à mieux coordonner les forces de l'ordre et, surtout, à
mobiliser un grand nombre de réservistes pour intervenir en cas
d'émeutes. « Les troubles populaires et les incendies sont
des maux semblables », notait la brochure publicitaire de 1864 pour
le Télégraphe américain des pompiers et de la police,
« tout aussi soudains et violents, et exigeant tous deux une résistance
immédiate. ».
La période allant des années 1830 aux années 1850
fut marquée par de fréquentes émeutes dans les plus
grandes villes du pays, et la prévention de ces troubles constituait
une préoccupation majeure pour les autorités urbaines. Les
responsables de la police constituèrent des réserves ou
des sections prêtes à intervenir dans les commissariats pour
faire face aux troubles importants, et d'importants détachements
au quartier général apportèrent un soutien supplémentaire.
Les systèmes télégraphiques permirent de fournir
à ces unités spéciales des alertes précoces
concernant les risques d'émeutes, garantissant ainsi une intervention
rapide. Comme le faisait remarquer le maire de Philadelphie, Robert T.
Conrad, en 1855 :
« Il est impossible, dans la plupart des cas, de prévoir
quand, où et comment une émeute ou une insurrection populaire
éclatera. Avec un effectif de mille hommes de police, il arrive
souvent que des heures soient perdues avant de rassembler suffisamment
dhommes pour affronter la foule. Pendant ce temps, de nombreuses
vies et de nombreux biens peuvent être sacrifiés, et la majesté
et lautorité de la loi sont bafouées par la révélation
de linefficacité des autorités. Or, toute la police
na quun seul outil : le télégraphe.»
Dès les grandes émeutes de la conscription de 1863 à
New York, par exemple, le télégraphe a joué un rôle
crucial en coordonnant laction entre le quartier général,
où se concentrait le plus grand nombre dhommes, et les commissariats.
Les émeutiers, conscients de limportance du télégraphe
pour transmettre des informations sur les zones à risque à
la police, ont délibérément arraché les poteaux
et les fils.
La reconfiguration du système télégraphique, intégrant
le policier de patrouille et étendant ainsi le contrôle de
la bureaucratie policière centrale, eut lieu en 1867. Cette année-là,
un important fabricant de systèmes d'alarme incendie commercialisa
un télégraphe de police qui plaçait des boîtiers
de signalisation électriques à des points précis
du parcours du policier de patrouille et les reliait par des fils au poste
de police ou au quartier général.
Initialement, ces boîtiers étaient équipés
d'un cadran permettant au policier de signaler un besoin spécifique
au quartier général, comme la demande d'un fourgon de police,
de renforts ou d'une ambulance.
Cependant, jusqu'en 1880, seules sept autres villes construisirent des
systèmes de signalisation télégraphiques pour la
police, et aucune dans les plus grandes villes. Selon V.A. Leonard, spécialiste
des communications policières, la lenteur de l'adoption des systèmes
de patrouille télégraphiques était liée à
la conception historique des missions de la police. Contrairement aux
pompiers qui attendent dans un lieu central qu'un incendie soit signalé,
ou aux réservistes de la police anti-émeute qui patientent
dans de grandes casernes en attendant leur activation, les policiers patrouillaient
traditionnellement à pied et appliquaient la loi de manière
opportuniste. Ils constituaient une force réactive, par opposition
à une force préventive. En cas d'incendie, l'objectif était
d'en informer au plus vite les pompiers. En cas de crime (mais pas nécessairement
d'incidents susceptibles de dégénérer en émeute),
l'urgence d'un signalement rapide par les policiers était moins
évidente.
Après 1882, le nombre de villes équipées de systèmes
d'alarme pour la police augmenta considérablement, et on en comptait
148 en 1902. Ce nombre restait toutefois bien inférieur à
celui des systèmes d'alarme incendie . Nombre de ces systèmes
utilisaient les technologies télégraphique et téléphonique
combinées, plutôt que de se limiter aux seuls dispositifs
de signalisation télégraphique.
L'importance du téléphone comme moyen de communication pour
la police, comparée à celle du télégraphe,
est illustrée par le fait qu'en 1917, le taux d'adoption des cabines
téléphoniques était presque deux fois supérieur
à celui de la technologie télégraphique-téléphonique
combinée.
Le téléphone remplaça ainsi rapidement le télégraphe
comme principal moyen de communication pour la police.
Le premier téléphone de police est installé
à Albany dans l'État de New York en 1877, un an après
le dépôt du brevet du téléphone par Alexander
Graham Bell. Des postes d'appel utilisables par la police et par des personnes
de confiance sont installés à Chicago en 1880, dans des
kiosques pour les protéger des aléas météorologiques
et pour restreindre leur accès afin d'éviter les fausses
alertes. En 1883, Washington installe son propre système, suivi
par Detroit en 1884 et Boston en 1885. Il s'agit de téléphones
en ligne directe, généralement placés dans une boîte
métallique sur un poteau, qu'on ouvre avec une clé ou en
brisant un panneau de verre. À Chicago, l'utilisation des téléphones
est réservée à la police, mais l'appareil contient
aussi un mécanisme d'appel simplifié à destination
du grand public, permettant d'envoyer différents types d'alarmes
par le télégraphe ; il y a 11 signaux différents,
dont « Demande de fourgon de police », « Voleurs »,
« Faussaires », « Meurtre », « Accident
», « Incendie » ou « Ivrogne »
Le système télégraphique et téléphonique
combiné fut développé pour la première fois
à Chicago en 1882 par John R. Barrett, responsable du système
d'alarme incendie, qui conçut un réseau de cabines d'appel
reliées à chaque commissariat par des lignes télégraphiques.
Chaque cabine comportait un dispositif de signalisation télégraphique
et un téléphone. Un fourgon de patrouille pouvant également
servir d'ambulance était stationné devant chaque commissariat
afin de pouvoir intervenir en cas d'alarme. Évoquant ce système,
le Scientific Americanreprit la comparaison entre la ville et le système
nerveux, initialement proposée par William F. Channing :
« Lorsque toute la zone de la ville sera couverte par le système,
l'analogie entre l'organisation civique et l'organisation nerveuse d'un
animal sera étonnamment parfaite. L'organisation civique deviendra,
pour ainsi dire, sensible en tout point, et la transmission des renseignements
depuis ces points jusqu'au cerveau et aux ganglions nerveux subordonnés
c'est-à-dire les commissariats centraux et de district
sera pratiquement instantanée. »
Des systèmes combinant télégraphe et téléphone
furent installés dans plusieurs grandes villes dans les années
1880, y compris certaines, comme Philadelphie, qui disposaient auparavant
de systèmes d'appel de police uniquement télégraphiques.
Le système de patrouille de police électrique de Pittsburgh
était probablement représentatif de ceux commercialisés ;
il comprenait 132 cabines de signalisation réparties dans trois
districts, chacun divisé en deux ou trois. Les cabines étaient
vertes, avec un toit en verre, et une lampe à gaz au sommet. Elles
pouvaient être ouvertes par un policier muni d'une clé ou
par une clé fournie à « tout citoyen responsable ».
À l'intérieur de la cabine se trouvait un boîtier
avec une poignée latérale permettant d'envoyer un signal
au commissariat central ; ce signal, indiquant l'emplacement du boîtier,
était imprimé sur une bande de papier. Actionner ce levier
entraînait l'envoi d'une patrouille par l'inspecteur. Dans le boîtier
plus petit se trouvait un téléphone à cadran et à
pointeur, utilisable uniquement par les policiers. Cinq options étaient
disponibles : téléphone, voleurs, émeute, test
de ligne et incendie. L'option 1 établissait une communication
téléphonique entre le policier et le commissariat central,
tandis que les autres options déclenchaient l'intervention policière
appropriée. Pittsburgh, comme Chicago, stationnait des patrouilles
au commissariat, prêtes à intervenir. Le surintendant de
police de Pittsburgh a observé que l'efficacité de cette
technologie dépendait des fourgons de patrouille, et qu'«
un fourgon de patrouille équivaut à une douzaine de policiers
en service constant ». À Chicago, le service de fourgons
de patrouille activé par un appel depuis les cabines téléphoniques
était tout aussi efficace ; en 1881, ils représentaient
six pour cent du total des arrestations dans la ville, mais en 1885, ils
étaient responsables de quarante-quatre pour cent.
Plusieurs explications peuvent justifier la diffusion plus rapide du télégraphe
et du téléphone dans la police après 1882, comparativement
à la diffusion limitée de la technologie de signalisation
télégraphique antérieure. Une explication évidente
est que le dispositif combinant télégraphe et téléphone
répondait mieux aux besoins de la police que le système
de signalisation précédent et fut donc rapidement adopté
par les villes. Selon V. A. Leonard, le téléphone résolvait
un « problème fondamental de la gestion policière
» : maintenir le policier sur son secteur tout en permettant
de communiquer avec lui en cas durgence. Un rapport spécial
du recensement américain de 1902 sur les systèmes de patrouille
de police électriques notait :
Dans ladministration policière, les situations découlant
de lutilisation du téléphone, outre la localisation
dun agent sur son secteur, sont très variées. Elles
exigent, tant pour la transmission des messages au quartier général
que pour leur réception sur le terrain, la communication de nombreux
détails précis, impossibles à transmettre par un
signal prédéfini.
L'association du téléphone et du télégraphe
a ainsi rendu le policier plus efficace dans la prévention de la
criminalité, car elle a accru sa flexibilité à une
époque où la nouvelle police était davantage axée
sur la lutte contre la criminalité que sur la gestion des émeutes.
Initialement, cependant, le téléphone était perçu
comme un complément au télégraphe, et non comme un
substitut.
Une seconde explication, complémentaire, du succès de la
technologie combinée télégraphe-téléphone
réside dans les changements organisationnels survenus au sein des
services de police. À l'instar de la réorganisation des
services d'incendie des grandes villes, les services de police se professionnalisaient
et se bureaucratisaient. Le modèle de cette nouvelle police professionnelle
était la Metropolitan Police de Londres, en uniforme et organisée,
créée en 1829. Dès 1880, de nombreuses villes avaient
mis en place des services de police en uniforme, placés sous l'autorité
d'un service administratif municipal. Ce passage d'une force relativement
mal organisée, dont le comportement n'était pas encadré
par des règles et qui dépendait souvent des cotisations
plutôt que des salaires, à une police en uniforme placée
sous l'autorité d'un service administratif municipal, correspond
à la professionnalisation des corps de sapeurs-pompiers volontaires.
Ces deux réorganisations, note Eric H. Monkkonen, s'inscrivent
dans le mouvement de « rationalisation des services publics urbains
», condition nécessaire à la création d'une
police professionnelle.
Dans toute organisation hiérarchique, il est primordial de disposer
de moyens efficaces de contrôle et de discipline entre les différents
grades.
Les bornes d'appel équipées de téléphones,
en plus des dispositifs de signalisation télégraphique,
permettaient un contrôle plus efficace du comportement des policiers
que le seul dispositif télégraphique. À Pittsburgh,
par exemple, l'ordonnance municipale autorisant l'installation du système
de bornes d'appel précisait que ce système visait à
« mieux contrôler les forces de police » et à
lutter plus efficacement contre la criminalité. Les fabricants
de bornes d'appel ont mis au point un système de « tirage
» pour les bornes de police, obligeant chaque agent à contacter
son commissariat toutes les heures, via le dispositif de signalisation
télégraphique extérieur. En cas de messages, il était
invité à ouvrir la borne intérieure verrouillée
et à communiquer avec le commissariat par téléphone.
Ces dispositifs avaient un certain effet disciplinaire.
Le capitaine John Bonfield, de la police de Chicago, a constaté
que ce système de tirage contribuait à éviter que
les policiers ne les oblige à faire leur devoir. Parce que
cette technologie soumettait les patrouilleurs à une surveillance
accrue, ils résistaient souvent à sa mise en uvre
et élaboraient diverses stratégies pour en limiter lefficacité.
Cette opposition fut relevée par les journaux de Chicago au moment
de lintroduction de cette technologie dans la ville, et le Chicago
Tribune publia le vers anonyme suivant.
« Dis-moi, cest quoi ce truc ? »
demande Patrick à Murphy. « De toutes ces boîtes
bleues que je vois dans la rue, qui se dressent comme des sentinelles,
mais qui obligent les policiers à patauger dans la neige et le
verglas. »
Murphy répond à Patrick : « Cest
juste pour embêter les gars avec leurs alarmes et les empêcher
de dormir ; toutes les demi-heures, ils doivent renoncer à
leur liberté pour donner lalerte et réveiller leur
sommeil. »
Cette opposition de la base a retardé la mise en uvre de
la technologie et a pu influencer le calendrier des innovations dans différentes
communautés.
À New York, par exemple, les postes de police étaient importants
à des fins de clientélisme politique, et les réformes
visant à améliorer l'efficacité et à réduire
les effectifs ont tardé à arriver. En 1890, seuls trois
des trente-cinq commissariats de la ville étaient équipés
de téléphones, et les forces de l'ordre continuaient de
dépendre d'un système télégraphique rudimentaire
installé dans les années 1850 pour relier les commissariats
au quartier général central.Même la mise en place
du téléphone ne garantissait pas une utilisation efficace.
La technologie en place restait vulnérable à la manipulation,
et les patrouilleurs trouvaient de nombreux moyens d'en limiter l'efficacité.
En 1886, les systèmes Gamewell étaient installés
dans 250 villes d'Amérique et du Canada. Quatre ans plus tard,
en 1890, les systèmes Gamewell étaient installés
dans 500 villes.
Ainsi, même avec le téléphone, la « stratégie
bien connue de la gestion policière retrouver ses hommes »
perdure encore aujourd'hui.
Le système a été utilisé partout en Amérique
du Nord, visible par les grandes boîtes rouges sur les poteaux de
rue et les bâtiments avec le logo d'éclair. L'entreprise
est restée à Upper Falls jusqu'en 1970, date à laquelle
elle est devenue une division de Gulf and Western.
sommaire
Revenons à nos réseaux d'alarmes incendie
Bien que Pope se soit chargé du travail de pionnier,
cen est aujourdhui un autre qui est reconnu comme le père
du système dalarme moderne.
En 1857 , Edwin Holmes, homme daffaire
et fondateur de la première entreprise de systèmes dalarme
électriques, avait racheté les droits de la découverte
de Pope pour 1 500 USD. Cest lui qui allait introduire la technique
dalarme électromagnétique au niveau industriel avec
son entreprise « Holmes Electric Protection
Company ». Il a commencé à les vendre en 1858.
Puis il repris l'entreprise de son père après sa mort.
Au début, les gens étaient craintifs et sceptiques quant
à l'utilisation de l'électricité pour les alarmes,
et l'affaire ne marchait pas bien.
Par conséquent, en 1859, à la recherche d'un nouveau
et plus grand marché, Holmes a déménagé son
entreprise à New York, qui était alors perçue comme
un endroit où « tous les cambrioleurs du pays avaient élu
domicile ».
En 1866, il y a installé 1 200 alarmes domestiques et a
commencé à commercialiser avec succès auprès
des entreprises commerciales.
En 1867 Une autre étape importante de lhistoire des
dispositifs dalarme modernes fut marquée par un jeune homme
du nom dEdward A. Calahan , ce télégraphiste
de formation découvrit le premier téléscripteur pour
le cours de lor et de la bourse permettant de transmettre rapidement
les variations du cours de Wall Street aux investisseurs . Les garçons
de course qui se chargeaient alors de la liaison entre les traders eurent
soudain encore plus à faire car, en très peu de temps, le
nombre dinformations disponibles augmenta brutalement.
Mais quel est le lien avec le développement des systèmes
dalarme électriques ? Il sagit dElisha Andrews,
le nouveau patron de Calahan et président de la société
qui allait bientôt être créée pour la fabrication
de téléscripteurs boursiers.
Une nuit, un cambrioleur surprit le pauvre homme chez lui et le dépouilla
violemment. Consterné par cet incident, Calahan se sentit tenu
de protéger à lavenir son chef de ce genre de dangers.
Son projet était déquiper cinquante voisins dAndrews
dun boîtier dappel durgence et dune cloche
et de relier les maisons entre elles. Un nombre donné de coups
de cloche fut défini pour lavertisseur durgence de
chaque maison afin de les différencier les unes des autres en cas
de cambriolage. Si lalarme était déclenchée
dans la maison A, les maisons C et B savaient que la maison A était
surement en train dêtre cambriolée.
Entretemps alors quil travaillait aux premiers appareils dappel
durgence, Edward A. Calahan eut une nouvelle idée
:
" Les cambriolages étaient particulièrement nombreux
dans les villes ; si son système ne se contentait pas de déclencher
une alarme mais faisait également appel aux secours,
il fallait disposer dune centrale dappel durgence qui
réagirait aux appels à laide lancés".
Lavantage des boîtiers dappel durgence était
quils ne nécessitaient que peu dentretien. Ils étaient
alimentés par le réseau dalimentation électrique
de la gare centrale (station centrale).
Tout a commencé par un cambriolage nocturne. Edward Callahan, créé
une cabine téléphonique télégraphique pour
signaler un appel à l'aide à un central. Il a rapidement
connecté 50 autres maisons du quartier, créant ainsi le
premier réseau de sécurité résidentiel. L'American
District Telegraph a été constituée en société
peu après, le 14 août 1874, à Baltimore.
En 1874, 57 entreprises de distribution de télégraphe de
district s'affilièrent pour former l' American
District Telegraph "ADT".
Callahan commença par diviser New York en districts, chacun devant
être relié à une centrale dappel durgence.
De là, en cas dappel à laide, des garçons
de course devaient être envoyés afin de demander rapidement
de laide pour le district concerné.
La société connut un grand succès et disposa à
partir de 1875 de bureaux à Brooklyn, New York, Baltimore, Philadelphia
et Chicago.
Les boîtiers dappel durgence du type Calahan devinrent
standard pour la police et les pompiers, mais les services de renseignements
les utilisaient aussi.
A la fin des années 1870, les deux tiers de toutes les ventes dactions
étaient réalisées par les garçons de course
de lentreprise ADT.
1877, c'est à cette date que Holmes
et A.G. Bell l'inventeur du téléphone
vont entrer en relation,
La Holmes Electric Protective Company, fondée en 1857 par Edwin
Holmes, fut une pionnière des systèmes de sécurité
au XIXe siècle. Cette société fut créée
après l'acquisition par Holmes du brevet d'alarme antivol électrique
d'Augustus Pope, mentionné précédemment. D'abord
basée à Boston, puis s'étendant à New York,
elle proposait non seulement divers services de sécurité,
mais créa également sa propre force de police privée
pour intervenir rapidement en cas d'alarme. Ce fut le début de
la télésurveillance.
Holmes était la première personne aux Usa et au Monde, à
avoir un téléphone Bell entre son domicile et son entrprise
d'alarme.
En mai 1877, Holmes a mis au point le premier central téléphonique,
qui remplissait une double fonction : servir de système d'alarme
antivol la nuit et relier cinq banques le jour. Cette configuration permettait
à 6 banques de communiquer rapidement en cas de vol, de fournir
en temps réel la description des voleurs et d'alerter immédiatement
la police, améliorant ainsi la sécurité et les délais
d'intervention
Bulgar-alarm-system
= systèmes d'alarme anti-intrusion
Peu après son arrivée
à Somerville, Charles Williams
avait commencé à travailler dans la fabrication de télégraphes,
ouvrant finalement sa propre usine et son bureau à Boston. Déménageant
au 109 Court Street en 1862, son entreprise fournit des équipements
aux grandes entreprises de télégraphe et constitue également
le lieu de la recherche et des inventions.
Le 4 Avril 1877 impatient
d'essayer la nouvelle invention réalisée par Bell
et Watson, Williams construisit la toute première
ligne extérieure entre son bureau situé au 109, rue Court,
à Boston et son domicile rue Arlington, Somerville.
à environ 5 km,


Croquis d'artiste du bureau privé de Charles Williams.
dans le bureau de son usine au 109, rue Court à Boston, Massachusetts
.
Dans cette scène, ET Holmes regarde Williams
qui parle avec son téléphone.
|
En
mai 1877, un ami de Charles.Williams,
du nom de E. T. Holmes,
qui comme on vient de le voir, exploitait une entreprise dalarme
antivol à Boston, proposa à Hubbard
de relier quelques lignes de téléphones.
Hubbard n'a pas tardé à saisir cette occasion et
a immédiatement prêté à Holmes une douzaine
de téléphones. Sans demander la permission, Holmes se
rendit dans six banques et y installa un téléphone.
Cinq banquiers ne protestèrent pas, mais le sixième
ordonna indigne de faire sortir "ce jouet". Les cinq autres
téléphones pouvant être connectés via un
commutateur dans le bureau de Holmes, est ainsi né le premier
standard téléphonique minuscule et grossier
Il fonctionna pendant plusieurs semaines comme système téléphonique
le jour et comme alarme anti-effraction la nuit. Aucun argent n'a
été demandé aux banquiers. Le service rendu était
sous forme d'exposition et de publicité. . Le
premier client au monde, Roswell C.
Downer, banquier à Salem, le 1er mai 1877,
a loué deux téléphones reliés sur une
ligne privée entre son bureau au State Street à
Boston et sa résidence au 170 central Street .
Le premier client payant sera James Emery, le 30 mai 1877,
pour 20 dollars sur un bail d'un an. Les 20 dollars, Williams les
mis dans sa poche pendant un moment jusqu'à ce qu'il puisse
demander à Gardiner Hubbard quoi faire, car à cette
époque, seule une «association de brevets» existait,
il n'y avait pas encore de socièté commerciale déclarée.
|
Peu de temps après, le standard de Holmes a attiré
l'attention du monde entier, il retira ses téléphones des
banques et lança une véritable affaire de téléphonie
auprès des compagnies de messagerie express de Boston.
sommaire
A Paris en 1878, les charges considérables
qui pesaient sur le corps des sapeurs-pompiers sétant accrues
en raison de la création de nouveaux services (emploi de pompes
à vapeur, dévidoirs, installations télégraphiques
spéciales), la Préfecture de police fut amenée à
demander un supplément deffectif au Conseil municipal, qui
après examen de la question accorda les crédits nécessaires
(délibération du 30 juillet 1878).
1878 source EXPOSÉ DES APPLICATIONS DE LÉLECTRICITÉ
Par Le Ct TH. DU MONCEL
Lune des premières applications quon ait faite
des thermomètres avertisseurs électriques a été
leur emploi comme moyen davertissement en cas d'incendie. Il arrive
le plus souvent, comme on le sait, que les incendies se développent
sans quon sen aperçoive dans les premiers moments,
et quand le malheur devient flagrant, il est souvent trop tard pour quon
puisse en arrêter les progrès. On pouvait donc désirer
quun avertisseur automatique put suppléer à la vigilance
humaine et que par l'accroissement même de la température
développé par le feu, une sonnerie dalarme fut mise
en action. Or, rien nétait plus facile que de satisfaire
à ce desideratum en employant un système thermomètrique
analogue à ceux dont il a été question précédemment,
et plusieurs inventeurs entre autres, MM. Lanzilio, Labbé, Barbier
et Joly, Baudry, Frécot, ont proposé des systèmes
de ce
genre qu'ils ont décorés de noms plus ou moins pompeux,
tels quélectro-vigiles, thermo-révélateurs,
etc. Toutefois, le problème n'est pas aussi simple quon le
croit à première vue, car lappareil ne doit fournir
dindication que sous linfluence dun changement brusque
de température, et son action doit être assez prompte pour
ne pas laisser à lincendie le temps de se propager. Il fallait
de plus que cette action, tout en seffectuant dans ces conditions,
put se produire quel que fut le degré de la température
ambiante, et que lappareil pût servir à un besoin journalier,
non eulement pour en rendre la présence utile en temps ordinaire
dans les différentes pièces dune maison, mais encore
pour maintenir toujours en bon état les contacts électriques
de lappareil et permettre un contrôle facile de létat
de la pile et des communications électriques. Or, ce n'est que
dernièrement que ce problème a été résolu
d'une manière satisfaisante dans lavertisseur électrique
dincendies de MM. de Gaulne et Ch. Mildé.
Système de M.H. de Gaulne et Ch. Mildé. Pour
satisfaire aux conditions énoncées précédemment,
MM. de Gaulne et Ch. Mildé font simplement de lappareil un
transmetteur de sonnerie électrique ordinaire, et disposent en
conséquence ce transmetteur de manière que les pièces
de contact appelées à faire tinter la sonnerie par leur
rapprochement, soient précisément celles qui doivent fournir
les contacts électriques en cas dun échauffement trop
grand de la pièce où lappareil est installé.
Ils ont en conséquence donné à ce transmetteur la
forme que nous représentons fig. 31 ; mais cette forme a dû
être un peu modifiée pour obtenir une plus grande sensibilité
de la part de lappareil ; toutefois, la disposition des organes
est restée toujours la même dans les deux systèmes
mètres métalliques constitués par des lames minces
dacier, de cuivre et de zinc soudées ensemble, et disposés
lun en face de lautre, de manière que les lames les
plus dilatables (celles de zinc), soient en dehors du système et
les moins dilatables en dedans.
fig
31
Ces lames sont terminées supérieurement par deux ressorts
armés de contacts, que lon peut placer à telle distance
que l'on veut lun de lautre, à l'aide dune vis
de rappel. Ce réglage doit être effectué de telle
manière que, pour un accroissement donné de température
au-dessus de la température normale, ces deux ressorts soient mis
en contact; et ce contact résulte de ce que, sous linfluence
de l'augmentation de la température, les deux thermomètres
métalliques se recourbent lun vers lautre. Avec cette
simple disposition, on se trouve donc avoir un thermomètre avertisseur
qui peut mettre en action une sonnerie d'alarme, quand la température
de lappartement est arrivée au point de provoquer le contact
des deux thermomètres. Pour faire de ce thermomètre un transmetteur
ordinaire de sonnerie, il a suffi de placer derrière les deux thermomètres
une tige à ressort glissant verticalement à travers deux
guides et portant supérieurement une cheville métallique
disposée de façon à sintroduire entre les deux
ressorts des thermomètres, quand la tige à ressort est tirée
de haut en bas. De cette manière, en effet, la cheville établit
une communication métallique entre les deux ressorts, comme si
ceux-ci étaient venus directement en contact lun avec lautre,
et, par conséquent, la sonnerie fonctionne comme sous linfluence
dun bouton transmetteur ordinaire. On comprend maintenant que le
frottement continuel exercé par la cheville sur les contacts des
deux thermomètres, les maintient toujours dans un état de
décapage parfait et assure le fonctionnement de l'avertisseur.
Inutile de dire que le cordon de sonnette sattache à l'anneau
quon aperçoit au bas de la tige à ressort, et que
l'appareil est placé au haut de l'appartement, puisque cest
toujours dans cette partie que lair échauffé est transporté.
Avec la disposition que nous venons d'étudier, le contact produit
par les deux thermomètres ne peut pas être le résultat
d'une élévation brusque de la température, parce
que la distance des deux ressorts doit être calculée (en
raison des différences de tempéra ture des saisons) de manière
à correspondre à un écart assez grand entre la température
moyenne du milieu ambiant et la température exigeant lavertissement;
mais on peut en augmenter considérablement la sensibilité,
en composant le système thermométrique de trois thermomètres
métalliques différents dont lun, celui du milieu,
est plus épais que les deux autres. Si lun de ces thermomètres,
celui de gauche, est disposé de manière à présenter
les métaux qui le composent dans le même ordre que le thermomètre
du milieu, on comprendra que les effets de dilatation qui résulteront
d'une élévation lente de la température auront pour
résultat de faire incliner les deux thermomètres dans le
même sens, et le contact électrique ne pourra se faire que
sur le troisième thermomètre, dont la courbure seffectuera
en sens contraire. Mais si la température du milieu sélève
brusquement, le thermomètre le plus mince qui suivait tout à
l'heure le gros thermomètre dans ses mouvements, se recourbera
plus vite que ce dernier, et établira avec lui un contact qui déterminera
le jeu de la sonnerie et qui seffectuera promptement, car la distance
de ces deux thermomètres ne peut jamais être très-grande,
puis quils se suivent dans leurs mouvements lents. Pour faire de
ce système un transmetteur de sonnerie, MM. de Gaulne et Mildé
ont employé un moyen analogue à celui que nous avons déjà
décrit. Ils établissent derrière le thermomètre
du milieu la tige à ressort à laquelle est fixé le
cordon de sonnette, et terminent cette tige par une petite traverse munie
de deux chevilles métalliques, lesquelles sont placées de
manière à pouvoir s'introduire entre les ressorts de contact
qui terminent les trois thermomètres; or cette introduction a pour
résultat, comme dans lautre système, détablir
les contacts électriques nécessaires au fonctionnement de
la sonnerie, et en même temps de décaper les ressorts.
Dans ces deux systèmes, le mode de tintement de la sonnerie peut
indiquer de quelle nature est lavertissement, car dans le cas dun
simple appel, ce tintement est passager, tandis quil est continu
dans le cas dun accroissement anormal de température. Comme
dans les services de sonneries électriques bien organisés
chaque appartement qui appelle fait apparaître un signal sur un
tableau indicateur. on peut, avec le système précédent,
savoir immédiatement, en cas dincendie, dans quel appartement
le feu sest déclaré.
Si on suppose maintenant que, dans la dernière disposition que
nous avons décrite, les trois thermomètres soient de mêmes
dimensions et que les métaux de même nature se trouvent opposés
lun à lautre des deux cotes du thermomètre du
milieu, on comprendra qu'on pourra faire de ce système un thermomètre
indicateur à maxima et à minima qui jouera le même
rôle que celui que nous avons décrit, et qui aura l'avantage
davoir ses contacts toujours décapés par lusage
quon en peut faire comme transmetteur de sonnerie. Il faudra seulement
un dispositif adapté aux vis de réglage des thermomètres,
qui réagisse sur deux aiguilles indicatrices mobiles sur un arc
de cercle gradué, afin de préciser par la position des aiguilles
sur le cadran, les deux points maxima ou minima où lappareil
doit fournir des avertissements. Ce système toutefois est moins
simple que celui représenté fig. 30, et M. Mildé
compte appliquer à ce dernier le mode de nettoyage des contacts
qui constitue la partie originale des systèmes que nous venons
de décrire.
Système de JI. Hellesen, de Copenhague. Comme
dans les systèmes avertisseurs non utilisés au fonctionnement
des sonneries, les contacts des pièces qui doivent fournir lalarme
sont presque toujours en mauvais état , M. Hellesen a imaginé
une disposition originale de résoudre le problème, en effectuant
ce contact au moyen dun mélange fusible. Ce mélange,
en coulant entre les deux pièces de contact quand la température
voulue est atteinte, peut, en effet, constituer une excellente liaison
métallique.
Pour obtenir ce résultat, l'interrupteur est constitué par
deux lames métalliques maintenues à une petite distance
Tune de l'autre par un morceau de bois dans lequel est évidée
tine petite rigole allant dune lame à lautre ; ce système
est adapté à lintérieur dun cylindre
de zinc au-dessus duquel est fixée une traverse munie dune
broche tombant verticalement.
Cette broche est terminée par une pince qui soutient entre les
deux lames de linterrupteur, au-dessus de la rigole, un morceau
dalliage fusible réglé pour ne fondre quà
une température donnée qui est celle où lon
peut supposer un commencement dincendie, ou qui a été
jugée maxima. Cet alliage se compose des cinq métaux suivants
: cadmium, bismuth, étain, plomb, mercure, qui entrent dans le
mélange dans les proportions suivantes,
quand lil doit fondre à 16° Réaumur.
Cadmium.................................................................3
parties.
Bismuth..................................................................
8
Étain........................................................................3
Plomb.....................................................................
2
Mercure..................................................................
0,1
En augmentant ou en diminuant la proportion de mercure, on rend le mélange
plus ou moins fusible et tel quon pent le désirer.
Le jeu de lappareil est bien simple, car quand le degré de
température voulu pour la fusibilité de lalliage est
atteint, celui-ci tombe dans la rigole et réunit les deux lames,
et pour le faire servir de nouveau, il suffît de transporter lappareil
dans un endroit relativement froid ; alors il se solidifie dans la rigole,
et dès lors, il peut de nouveau être placé dans lappareil
et servir à une nouvelle indication si la température, toutefois,
s'est abaissée.
Système de JIM. Barbier ri Joly. Ce système consiste
à disposer le circuit dans lequel sont interposées les sonneries
dalarme, de manière que les deux conducteurs en rapport avec
les pôles de la pile se trouvent juxtaposés dans tout leur
parcours, sans néanmoins communiquer métalliquement l'un
avec lautre en temps normal. Ces deux conducteurs étant isolés
avec une substance capable de fondre ou de se brûler facilement,
il arrivera quau moment ou un incendie se déclarera, les
parties de ce système conducteur les plus voisines pourront avoir
leur enveloppe isolante fondue ou brûlée, et la communication
métallique étant dès lors établie entre les
fils, les sonneries dalarme seront mises en action.
Système de JI. Frécot. Dans ce système
destiné principalement à prévenir les incendies résultant
des fuites de gaz, lavertisseur réagit en opérant
automatiquement la fermeture des conduites de gaz.
Jusquà présent les commissions de salubrité
publique et même la Société d'encouragement, se sont
montrées hostiles à ces systèmes, et les ont déclarés
plus dangereux quutiles, en raison de la fausse sécurité
qu'ils peuvent donner. Suivant elles, les incendies se déclarent
souvent sans élévation préliminaire de température.
Une poutre peut brûler dans un plancher dune manière
latente, et ne donner lieu à un incendie que lorsquelle ne
peut plus supporter le poids dont elle est chargée. Un courant
dair peut maintenir une température basse dans lair
dune partie de la pièce, tandis que des tentures peuvent
brûler ailleurs; il y a donc danger à se confier à
des avertisseurs automatiques, qui peuvent ne pas fonctionner au moment
opportun et qui donnent ainsi une fausse sécurité.
Les effets désastreux provenant des incendies, viennent le plus
souvent comme nous le disions encore, de ce que les postes de secours
ne sont pas prévenus à temps; il est certain que si dès
le moment où un incendie est aperçu, les postes des sapeurs-pompiers
en étaient avertis et surtout étaient fixés sur le
lieu du sinistre, on pourrait étouffer le feu dès son origine
et en éviter les terribles suites.
La télégraphie électrique pouvait évidemment
prêter dans ce but un concours très-efficace; mais soit insouciance
des administrations municipales, soit calcul de la part des compagnies
dassurance qui croient que le nombre de leurs clients diminuerait
du moment où ils seraient rassurés, aucun essai sérieux
na été tenté en France dans cet ordre d'idées,
bien que de nombreux systèmes aient été proposés.
LAmérique pourtant a été moins indifférente,
et lapplication du télégraphe autokinétique
dont nous parlerons à linstant, a résolu en partie
le problème. Quand secouerons-nous donc la torpeur qui nous engourdit
et qui fait que des inventions, souvent toutes françaises, ne peuvent
être appliquées dans notre pays que quand elles sont déjà
appliquées ailleurs ! !!
Déjà, dans la seconde édition de cet ouvrage, je
publiais (t. III, p. 113) un système proposé en 1856 par
M. A Paysant, chef des sapeurs-pompiers
de Caen, pour résoudre la question, et on espérait alors
quil serait prochainement établi dans cette ville ; aujourdhui
il nen est même plus question. Quoique ce système soit
maintenant un peu en arrière de ceux qui ont été
proposés depuis, je crois devoir en dire quelques mots, car il
peut s'appliquer encore dans les cas très-nombreux où le
corps des pompiers n'est composé que de volontaires. Voici ce que
jécrivais à cet égard en 1857.
« Dans les villes de province où le corps des sapeurs-pompiers
nest pas enrégimenté comme à Paris et dans
les grandes capitales, il arrive souvent quon ne peut réunir
les hommes qui le composent que longtemps après l'annonce des sinistres,
et alors, non-seulement les dégâts sont aggravés,
mais encore le feu devient plus difficile à éteindre. Pour
remédier à cet inconvénient, M. Antonio, capitaine
des sapeurs-pompiers à Caen, a proposé détablir
des communications électro-télégraphiques : 1°
entre lhôtel de ville, où lannonce des sinistres
doit être faite, et sa maison; 2° entre sa maison et la demeure
de ceux des chefs des sapeurs-pompiers qui habitent des quartiers différents
de la ville. Ayant été consulté pour rétablissement
de ce système télégraphique, jai conseillé,
par mesure d'économie et comme étant bien suffisant, puisque
les signaux dont on a besoin pour ce service peuvent se réduire
à huit ou dix, le système des sonneries télégraphiques
de M. Mirand, avec un système particulier de conjoncteur pour éviter
lemploi dun trop grand nombre de fils. Voici alors comment
seffectuerait le service :
« Au moment de lannonce dun sinistre à lhôtel
de ville, le gardien de cet établissement préviendrait le
capitaine des sapeurs-pompiers par un coup de sonnette. Celui-ci, en répondant
quil a entendu, demanderait, par un signal de convention, de quelle
nature est le sinistre et dans quelle direction de la ville il sest
manifesté. Sur la réponse du gardien de lhôtel
de ville, réponse qui n'exigerait que deux sortes de signaux, le
capitaine juge fait immédiatement de la quantité dhommes
qui lui seraient nécessaires, et par sa communication électrique
avec les chefs les plus voisins du lieu du sinistre, il les avertirait
de faire mettre tant dhommes sur pied et de se diriger dans telle
direction. Il suffirait encore de deux sortes de signaux pour la transmission
de cet ordre. Voici comment pourraient être combinés ces
signaux, en représentant, comme nous lavons fait, les roulements
de la sonnerie par le signe et les coups isolés par le signe
. (point)
Dans les villes où le service des sapeurs-pompiers est organisé
et où par conséquent il est procédé à
des rondes de nuit faites assez fréquemment, le problème
est plus facile, et, avec des appareils assez simples, les postes de surveillance
peuvent être toujours mis en état de recevoir avis des sinistres
dès le moment où ils sont constatés. Les systèmes
proposés sont nombreux, mais nous ne nous occuperons que de ceux
qui semblent avoir le plus dimportance, et de ce nombre sont ceux
de MM. Hermann, Collin, Devos et le système dit autokinétique,
appliqué en Amérique et dans certaines villes de lAngleterre.
Système de M. Hermann. Ce système comporte trois
appareils, quelque soient le nombre des rondes à faire dans les
% heures, le nombre
dendroits à visiter, et le trajet à parcourir ; ces
appareils sont :
1° Un tableau indicateur.
2° Une pendule à cadran tournant ou compteur.
3° Des boutons transmetteurs.
Le tableau indicateur et le compteur sont placés dans le bureau
du chef de service ou de l'agent chargé de la surveillance générale
du service, et
les boutons transmetteurs dans les différents endroits qui doivent
être successivement visités.
Le tableau indicateur nest autre chose quun cadre à
numéros, analogue à ceux déjà employés
dans les hôtels, pourvus de sonneries électriques pour indiquer
les numéros des chambres qui ont appelé; chaque numéro
correspond à un des endroits qui doivent être visités,
et tous les numéros
sont placés les uns à la suite des autres sur une même
rangée horizontale, dans lordre où les endroits auxquels
ils correspondent sont visités. Sil ny a quune
ronde, une seule rangée de numéros peut suffire, mais sil
y en a deux ou plusieurs, il doit y avoir autant de rangées que
de rondes à effectuer dans les 24 heures.
Le mécanisme qui fait apparaître ces numéros dans
les ouvertures correspondantes du cadran indicateur est des plus simples;
cest un électro-aimant dont larmature porte une dent
sur laquelle vient saccrocher la plaque numérotée.
Quand celle-ci se trouve soulevée, le numéro est caché,
mais aussitôt que lélectro-aimant devient actif, elle
tombe, et le numéro apparaît. Il ne sagit donc que
de toucher successivement les différents boutons transmetteurs
pour faire apparaître successivement tous les numéros, et
comme pour fournir de nouvelles indications il faut que les plaques soient
renclanchées, deux ou plusieurs émissions de courant, produites
successivement sur un même bouton transmetteur nont aucun
effet sur lappareil indicateur .
La solution du problème pour le cas où une seule ronde est
à effectuer, est donc ainsi obtenue de la manière la plus
simple. Mais quand deux ou plusieurs rondes doivent être faites
dans les 24 heures, le mécanisme précèdent doit être
compliqué dun rhéotôme conjoncteur et disjoncteur,
afin que les mêmes boutons transmetteurs étant de nouveau
touchés, puissent fournir de nouvelles indications sur le tableau
indicateur. Pour cela, la dernière plaque de la première
rangée de numéros, porte un butoir taillé en plan
incliné, ayant pour fonction, au moment de la chute de cette plaque,
de pousser de côté une tige horizontale reliée à
des conjoncteurs à bascule qui correspondent à chaque électro-aimant
de la rangée. Par l'intermédiaire de ces conjoncteurs et
de cette tige, la communication électrique entre ces électro-aimants
et les boutons transmetteurs se trouve interrompue au moment de labaissement
de la plaque en question; mais grâce à l'intervention dune
bascule qui tombe en même temps sur un contact métallique,
cette communication des boutons transmetteurs se trouve rétablie
avec les électro-aimants de la seconde rangée; de sorte
que les nouvelles émissions de courant, fournies par les boutons
transmetteurs, nont plus deffet que sur les numéros
de cette rangée. La dernière plaque de cette 2e rangée
étant pourvue dun mécanisme analogue à celui
que nous venons de décrire, la communication des boutons transmetteurs
se trouve établie au moment où elle tombe, avec les électro-aimants
de la troisième rangée, et cet effet se reproduit jusquà
la dernière rangée de numéros, qui peu se passer
de mécanisme rhéotomique. Une simple pédale placée
en dehors de lappareil permet de replacer dun seul coup, toutes
les plaques sur leurs crochets, et de mettre lappareil en état
de fournir de nouvelles indications.
Le compteur se compose dune pendule dont le cadran est tournant,
et sur lequel on fixe toutes les 12 heures un disque de papier divisé
en heures et en minutes. Un porte-crayon placé devant un repère
et sur lequel réagit, un électro-aimant, peut fournir une
trace en sabaissant sur le cadran, au moment où l'électro-aimant
devient actif; de sorte quil suffit dinterposer cet électro-aimant
dans le circuit correspondant au tableau indicateur,
Pour que chaque émission de courant qui fait apparaître un
numéro, laisse en même temps une trace sur le cadran, et
la position de cette trace par rapport aux divisions du cadran, donne
l'heure à laquelle le numéro est tombé.
M. Hermann avait établi plusieurs de ces appareils dans des prisons
et es établissements industriels.
Système de M. Collin. - Le système
de M. Collin parait lun des plus complets et des plus pratiques
qui ont été proposés, et se rattache à tout
un grand système de distribution de lheure dans les villes,
et en même temps, aux systèmes de contrôleurs de rondes
quon a déjà introduits à Paris dans le service
des sapeurs pompiers.
Ce système de contrôleur consiste, comme on le sait, dans
une sorte de boîte en fonte fixée en certains points choisis
par lesquels doivent passe les veilleurs de nuit 'dans les rondes quils
sont 'obligés de faire tous les jours, et qui permet, par lintroduction
dans cette boîte dun chronomètre enregistreur, de constater
non-seulement si les points en question ont été visités,
mais encore à quelle heure le veilleur a passé.
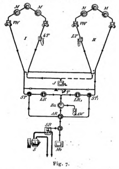
fig 70
fig 71
A cet effet, la boîte en fonte qui est dailleurs fermée
par une porte également en fonte, est pourvue dune cavité
cylindrique de la grandeur exacte du chronomètre, et au fond de
laquelle est fixé un poinçon portant gravé en relief
le nom de la rue, et le numéro de la station correspondante.
Le chronomètre qui est confie au veilleur de ronde, est un chronomètre
dont les aiguilles sont remplacées par un cadran mobile sur lequel
est placé un petit disque de papier quon renouvelle tous
les jours.
Ce cadran fait un tour en 12 heures, et les disques de papier sont divisés
en heures et en quarts dheure, ce qui permet de voir immédiatement,
par la position quoccupent sur ces divisions les impressions produites,
à quelle heure la visite a été faite.
Pour distinguer facilement lordre dans lequel se sont faites les
différentes rondes et les suivre dun seul coup dil,
le poinçon qui fournit les impressions, a une position différente
dans les divers contrôleurs dune même circonscription
; de sorte que la ligne tracée par ces impressions successives,
décrit une courbe allant de la circonférence au centre du
disque avec autant de ressauts successifs et également espacés
quil a de stations dans la circonscription.
Afin que ces impressions puissent se faire régulièrement,
le chronomètre est muni de trois appendices servant de repère,
lesquels étant introduits dans trois rainures pratiquées
latéralement dans louverture cylindrique, font arriver précisément
devant le poinçon marqueur, une ouverture pratiquée dans
le couvercle du chronomètre, ouverture à travers laquelle
seffectue le poinçonnage sur le disque enregistreur, quand
on vient à pousser le chronomètre dans la boîte. Limpression
seffectue dailleurs par lintermédiaire dune
feuille de papier a décalquer noircie, qui recouvre le disque.
Les contrôleurs sont naturellement ré partis entre les différents
postes de sapeurs pompiers installés dans les différents
quartiers de la ville; ils sont appliqués dans les murs des maisons,
et nont jusquà présent ien délectrique.
Ils ne permettent pas, par conséquent, de signaler ins
tantanément aux postes de pompiers correspondants la déclaration
dun incendie. Or, cest précisément pour permettre
ces avertissements, que
M. Collin a imaginé de leur adjoindre un système électrique,
et pour utiliser en temps ordinaire cette disposition, il a pensé
à en faire un moyen de distribution de lheure dans les villes.
Dans son système, lappareil contrôleur que nous venons
de décrire est placé dans la base dune colonne en
fonte analogue à celle de nos candélabres à gaz,
et qui est surmontée dun double cadran dhorloge. Ce
cadran est disposé de manière à constituer deux faces
dune lanterne, comme dans les lanternes horloges dont nous avons
parlé dans notre tome IV.
Nous en représentons fig. 71 le dispositif pour les candélabres
droits fixés sur lé bord des trottoirs et fig. 70 le dispositif
pour les candélabres placés le long des murs. Ces cadrans,
hâtons-nous de le dire, sont mis en mouvement par des horloges ordinaires,
placées dans la base du candélabre, et nont de rapport
avec lélectricité, que par le système de remise
à lheure que nous avons décrit théoriquement
et que nous représentons fig. 72 et 73 tel quil a été
appliqué.

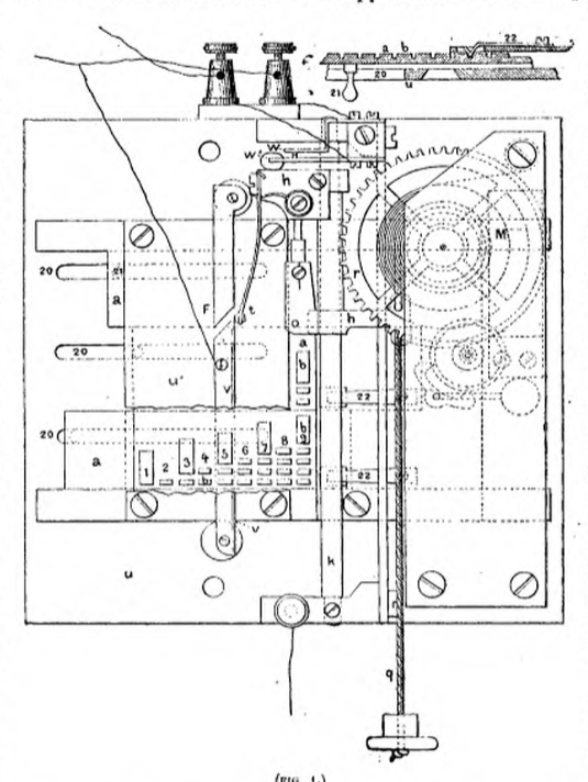
Dans la fig. 71 on a supposé ouverte la porte fermant la base de
la colonne, afin de montrer la disposition des différents appareils
qui y sont placés, et lhorloge dont nous venons de parler
y est vue de côté à la partie inférieure. Lappareil
contrôleur est au-dessus, seulement il est surmonté dun
petit mécanisme à manette, portant le numéro du contrôleur,
et se trouve accompagné, en dessous, dune sonnerie électrique.
Ce dispositif est du reste représenté sur une plus grande
échelle, fig. 74; cest lui qui permet de signaler au poste
de pompiers le plus voisin la déclaration dun incendie, et
le point où elle se monter mais comme on le comprend aisément,
ce dispositif ne peut fournir ce résultat quautant quil
est relié par des fils au poste de pompier dont il dépend,
et quun appareil récepteur ou indicateur se trouve mis en
communication électrique avec lui à ce poste. Ce nest
donc quun simple transmetteur, mais un transmetteur disposé
de manière à fonctionner régulièrement, et
avec les condilions de sécurité qui ont été
si recherchées pour les signaux transmis sur les chemins de fer.
Ce transmetteur en effet se compose de trois dispositifs dépendant
les uns des autres : 1° dun mouvement d'horlogerie mis en action
par une manette, qui accomplit un mouvement de rotation dun quart
de cercle, comme on le voit sur la figure 74. Cest un mécanisme
de réveil qui a pour mission de faire fonctionner un interrupteur
à la manière des transmetteurs des télégraphes
à cadran, et de lui faire produire un nombredémissions
de courants correspondant au numéro de lappareil de contrôle;
2° dun bouton remonteur sur lequel est inscrit le numéro
du contrôleur ou de la station, et qui se trouve toujours incliné
de côté dès que lappareil a fonctionné.
Cest au moyen de ce bouton, qu'on remonte le mécanisme dhorlogerie
du transmetteur, et pour que le veilleur soit forcé au moment de
sa ronde de le remonter, ce mécanisme fait descendre une petite
languette de fer qui traverse la boîte du contrôleur et vient
se placer devant louverture cylindrique où doit être
introduit le chronomètre. Dès lors celui-ci ne peut pas
y pénétrer, et pour avoir son contrôle, le veilleur
est bien obligé de tourner le bouton du transmetteur; 3° dun
interrupteur de courant mis en action par la languette dont il vient dêtre
question et qui, après 4e fonctionnement complet du transmetteur,
ferme le courant à travers la sonnerie placée au-dessous
du contrôleur, et la fait tinter indéfiniment, jusquà
ce que le poste ait, en effaçant le signal au récepteur,
répondu que celui-ci a été entendu. Si la sonnerie
ne fonctionne pas, cest que le circuit aura été interrompu,
et celui qui aura fait fonctionner lappareil, saura que le signal
n'est pas parvenu pour cause de dérangement, et devra prendre des
mesures en conséquence.
Comme il importe quon sache à quelle heure un incendie a
commencé fin quon puisse juger de lempressement qui
aura été apporté à la mise
en action des moyens de sauvetage, M. Collin a encore adapté au
mécanisme dont nous venons de parler, un système particulier
ayant pour effet, soit de faire un pointage sur un cadran de papier divisé,
adapté à lhorloge du candélabre et marchant
avec elle comme celui des chronomètres dont il a été
déjà question, soit darrêter les mouvements
du balancier de cette horloge, afin, que sous l'influence de la mise en
action de lappareil d'appel, lheure de cet appel se trouve
enregistrée sur lhorloge elle-même de la station où
il a été fait.
Les figures 75 et 76 montrent les dispositifs mécaniques imaginés
dans ce but.

Le récepteur, dans le système de M. Collin, consiste dans
une sorte de télégraphe à cadran que nous représentons
fig. 78, et qui est dirigé par un mécanisme dhorlogerie
à échappement. Ce mécanisme fait avancer une aiguille
indicatrice autour dun cadran dont les divisions, en nombre égal
à celui des stations avec lesquelles il est en correspondance,
portent gravés les noms et les numéros de ces stations.
Un appareil de ce genre est installé dans chaque poste de pompiers,
et se trouve accompagné dune sonnerie dalarme qui est
interposée dans le circuit du récepteur lui-même;
de sorte que lavertissement est accompagné immédiatement
de lindication du lieu où le signal a été envoyé,
et cest quand les pompiers de service ont coupé le courant
à travers cette sonnerie dalarme, et ont, par ce seul fait,
ramené laiguille du récepteur au repère, que
la sonnerie du poste transmetteur cesse également de tinter. Cette
rupture du circuit peut dailleurs se faire au moyen dune pédale
de mise au repère.
Si lon ne voulait pas employer de candélabres à gaz,
on pourrait résoudre le problème dune autre manière,
en plaçant chez les concierges des maisons voisines des points
où on voudrait fournir des avertissements, une horloge qui serait
reliée aux fils télégraphiques du récepteur
du poste, et qui pourrait donner lheure gratis à la maison,
à la condition que, en cas dincendie dans le voisinage, le
concierge ferait marcher le petit dispositif que nous avons représenté
fig. 74, lequel serait installé à la partie inférieure
de lhorloge commeon le voit fig. 77. La petite languette agirait
alors de bas en haut pour arrêter lhorloge au moment précis
où le signal dalarme aurait été envoyé,
et une sonnerie serait placée au haut de l'horloge pour donner
avis, comme dans le système précédent, que le signal
est parvenu.
Comme on le voit, ce système est bien complet, fort simple et dune
application facile. Espérons que les administrations municipales
en tiendront compte, et réaliseront enfin un vu qui est exprimé
depuis si longtemps dans les divers pays.
Pour terminer avec ce système, nous devrons dire que le transmetteur
devant être mis en action par toute personne qui saperçoit
dun incendie, devrait être placé en dehors des candélabres
où sont installés les appareils; mais comme plus dun
mauvais plaisant pourrait abuser de ce moyen de donner lalarme,
M. Collin a préféré le renfermer à l'intérieur
de la base du candélabre, quitte à confier la clef de la
porte qui ferme cette base, soit à une personne de confiance demeurant
dans le voisinage et qui serait désignée à cet effet,
soit aux gardiens municipaux de service, qui auraient tous une clef commune
à tous les candélabres.
Système de M. A. de Bergmuller. A lExposition
universelle de 1867, on remarquait dans la section Autrichienne, un système
pour lannonce des incendies, qui avait quelque rapport avec celui
que nous venons de décrire et qui, disait-on, avait été
déjà appliqué. Voici comment je décrivais
ce système dans mon article sur la télégraphie à
lExposition de 1867 :
« Ce système comporte plusieurs sortes dappareils :
dabord des bornes télégraphiques en fonte, placées
aux points les plus importants des grandes voies publiques ; en second
lieu, un poste télégraphique établi au bureau central
de police; en troisième lieu, une voiture télégraphique
munie dun câble électrique de communication, qui se
déroule à mesure que la voiture marche, et qui est destiné
à relier les différentes bornes aux différents points
où se déclare un incendie et où se produit un accident.
« Les bornes télégraphiques sont des espèces
de colonnes creuses en fonte, qui portent à hauteur de la main
une espèce de transmetteur télégraphique composé
de dix touches; chacune de ces touches étant poussée, produit
un signal automatique qui correspond aux indications suivantes :
Feu de chambre ou de cheminée; ______Encombrement de rue;
Incendie de magasin; _______________Écroulement de maison;
Grand incendie; ___________________Inondation;
Secours aux blessés; _______________Appareil de sauvetage;
Chevaux blessés; __________________Appel de troupes.
« Ces indications sont inscrites en face des différentes
touches, et sont reproduites par des combinaisons de points et de traits
déterminées par le frottement de la touche abaissée
contre un contact découpé en conséquence.
Une petite porte ferme en temps ordinaire ce transmetteur, afin que les
passants nenvoient pas de faux avis; de sorte qu'il ny a que
les hommes de police qui sont en possession de faire fonctionner ces appareils.
Toutes ces bornes télégraphiques sont, bien entendu, reliées
télégraphiquement avec le poste central où se trouvent,
en réserve, toutes les ressources nécesésaires pour
parer aux accidents.
« L'installation du poste central na dailleurs rien
de particulier; elle se compose dun télégraphe Morse,
d'un relais, dun manipulateur, dune alarme, et de deux galvanomètres.
Celle de la voiture électrique ne comprend quun télégraphe
Morse, un manipulateur, une sonnerie, un galvanomètre et un niveau
à bulle dair pour bien poser les appareils. Cette installation
est disposée en avant de la voiture, qui nest autre quun
petit char-à-bancs, et le câble est enroulé en arrière
sur un cylindre. Ce câble est composé de deux fils recouverts
de gutta-percha et enveloppés dans une gaine de cuivre du genre
de celle que M. Siemens avait appliquée à ses câbles.
Les deux bouts du câble sont fixés à deux boutons
dattache placés derrière le transmetteur de chaque
borne télégraphique. Voici maintenant comment ce système
est utilisé.
« Aussitôt qu'un agent de police constate un accident du genre
de ceux dont il a été question, il se rend à la borne
télégraphique la plus voisine et appuie sur la touche correspondante
du transmetteur. Les agents du poste central envoient alors la voiture
télégraphique à cette borne, doù elle
repart après y avoir attaché son câble, pour aller
sur le lieu du sinistre. En même temps des secours sont envoyés,
et tout le matériel nécessaire se trouve successivement
demandé au fur et à mesure des besoins, par l'intermédiaire
du poste électrique ainsi établi. »
Système de M. Ch. Devos. Ce système, comme
les précédents, a pour objet de permettre à toute
personne, même complètement étrangère à
la télégraphie, de transmettre instantanément à
un bureau central, lannonce dun incendie ou d'un accident
quelconque survenu dans un rayon donné. Il ne met à contribution
quun simple appareil télégraphique, avec transmetteur,
récepteur et fils de jonction.
Le transmetteur est contenu dans une boîte en fer ayant une fermeture
spéciale. Cette boîte se fixe dans un endroit fréquenté,
sur les murs des maisons, sur les candélabres éclairant
les rues ou encore dans un local occupé dune façon
permanente par un poste de pompiers, dagents de police, de veilleurs,
etc. Il se compose essentiellement : 1° dun mouvement dhorlogerie
muni dune disposition réglant lenvoi des courants qui
doivent être transmis au poste de réception ; 2° dun
cadran sur lequel sont inscrites les indications à donner à
ce dernier ; 3° dune manivelle placée devant le cadran,
et dont le bouton peut être amené sur chacune des indications
ou divisions du cadran.
« La manuvre de transmission dit M. Devos, est très-simple
et à la portée de tout le monde; il suffit en effet douvrir
la boîte contenant lappareil et de tourner la manivelle jusquà
ce que son bouton arrive sur lindication à transmettre. Dès
qu'on abandonne la manivelle à elle-même, elle revient à
son point de départ, et,dans ce mouvement, les courants fournis
par la pile sont envoyés automatiquement vers lappareil de
réception.
« La boîte contenant les transmetteurs ne peut souvrir
que par une clef spéciale qui est déposée entre les
mains dune personne que ses occupations obligent à séjourner
dune façon constante dans le voisinage du poste d'appel.
« Une disposition simple et nouvelle évite linconvénient
du remontage de cet appareil. Lorsquon amène la manivelle
sur lindication à transmettre, on tend par ce fait le ressort
moteur qui actionne le mouvement dhorlogerie. Cest ce ressort
qui, en se détendant, rappelle la manivelle en arrière jusquà
ce quelle ait atteint sa position de repos. »
Le récepteur est composé d'une boîte en bois contenant
un mouvement dhorlogerie à échappement électro-magnétique.
Sur la face antérieure de cette boîte est ménagé
un cadran, présentant suivant le rayon, les mêmes indications
que celles inscrites sur les appareils transmetteurs, et disposées
dans le même ordre. Lorsque les courants arrivent dans lappareil,
une aiguille qui se meut devant le cadran avance dune division pour
chaque émission, et sarrête précisément
sur linscription à laquelle a été arrêtée,
au poste transmetteur, la manivelle indicatrice. Pendant le mouvement
de cette aiguille, un timbre résonne appelant lattention
du personnel chargé de donner suite à ces avertissements.
De même que lappareil transmetteur, le récepteur se
remonte de lui-méme de la manière suivante : Laiguille
ayant été amenée sur lindication voulue, reste
dans cette position jusquà ce que, en pressant un bouton
en saillie sur la boîte, on lui permette de retourner à sa
position verticale.
Cest pendant ce mouvement en arrière, quun ressort
se remonte de la quantité nécessaire pour que laiguille,
sous laction de cette force, puisse faire an moins une fois le tour
du cadran lorsque les courants animent de nouveau lappareil.
Le fil de transmission ainsi que la pile peuvent dailleurs être
disposés de telle manière quil convient et par les
procédés ordinaires.
« Les applications de ce système, dit M. Devos, peuvent être
très-variées.
Le nombre des indications différentes quil est possible de
lui faire fournir peuvent sélever jusquà trente.
Pour ce qui regarde le service de la police, un transmetteur serait par
exemple installé au centre de chaque section de surveillance, et
les avis transmis par chacun deux, parviendraient au bureau de police
de la division.
« Dans les localités où un personnel spécial
nest pas constitué pour le service des incendies et où
lannonce dun sinistre seffectue par la sonnerie du tocsin,
on peut, au moyen dun dispositif assez simple, faire en sorte que
toute personne qui saperçoit dun incendie, puisse faire
sonner le tocsin à telle distance quelle peut se trouver
de léglise ou du beffroi.
« Pour obtenir ce résultat, on installe en des endroits déterminés,
au centre des principales agglomérations de la commune, par exemple,
des appareils transmetteurs fixés sur la façade des maisons.
Ces transmetteurs sont contenus dans une boîte dont la clef est
déposée chez lhabitant le plus voisin, et sont reliés
à la tour de léglise par des fils. Près de
lhorloge, dans le clocher, est disposé un mécanisme
dont le moteur est constitué par un poids et muni dune détente
électro-magnétique. Dès quun certain nombre
de courants sont transmis à cet appareil, le mouvement dhorlogerie
entre en action, et un marteau spécial frappe la cloche aussi longtemps
que le Poids moteur peut agir sur le mécanisme. La durée
de ces coups dans les appareils que je construis, est au moins de dix
minutes. Pour obtenir le fonctionnement de cet appareil, il suffit que
le transmetteur soit pressé plusieurs fois de suite par le doigt,
et cette particularité fait que les courants atmosphériques
ne peuvent exercer aucune action sur lui. »
Système dit télégraphe autokinétique.
Ce système déjà
employé en Amérique et dont a parlé à plusieurs
reprises le Télégraphie Journal, dans ses numéros
des 15 septembre, 1er août, 1er novembre et 1er décembre
1876, peut être non-seulement appliqué pour signaler les
incendies, mais encore pour appeler du secours et signaler les vols, etc.,
etc.
Jl comporte, en conséquence, une liaison électrique avec
une station située aucentre dun certain nombre de postes
de pompiers ou de police, soit même de certaines maisons choisies
à cet effet, qui permet de concentrer les avis et de combiner les
moyens daction. Dans certains systèmes usités jusquici,
on a dû employer un fil spécial pour chaque station afin
quil ny eût pas de confusion dans les transmissions.
Il est vrai quon aurait pu réduire le nombre des fils en
interposant plusieurs appareils dans le même circuit; mais dans
ce cas on naurait pu transmettre à la fois quun seul
avis, et une station ne pourrait entrer en correspondance que quand les
autres auraient terminé. Un pareil système nest évidemment
pas pratique quand il sagit,par exemple, dannoncer un incendie;
car alors peu de personnes ont assez de présence desprit
pour attendre patiemment que la ligne soit libre, et pour donner seulement
alors le signal d'alarme. Avec le système dont nous allons parler
il nen est pas ainsi :
« Quand il sagit, dit le Télégraphie Journal,
de prévenir d'un incendie ou d'un vol, toute manipulation doit
consister dans le mouvement dune manette ou la pression dun
bouton, chose que les personnes même les plus nerveuses peuvent
exécuter facilement. Le problème était donc de trouver
un appareil qui, par le simple mouvement d'une manette, pût indiquer
le genre dassistance que lon voulait réclamer, et le
lieu où lon avait besoin de cette assistance; or cest
ce problème qua résolu le télégraphe
autokinétique avec deux fils seulement, en faisant en sorte que
deux signaux transmis simultanément de plusieurs stations différentes,
ne pussent se produire à la station de réception que successivement.
« Lappareil se compose de trois parties : le récepteur,
le transmetteur et le commutateur. Chaque circuit (de deux fils) a un
récepteur placé à la station centrale à laquelle
il s'agit de donner l'alarme, et un transmetteur avec un commutateur à
manette, à chacune des stations doù le signal doit
partir.
« Le transmetteur est un appareil à mouvement dhorlogerie.
Sur l'axe de lune des roues sont fixés des disques
dont la circonférence est munie dentailles. Un petit levier
appuie contre la circonférence de ces disques et entre dans les
entailles ou en sort, pendant que le disque tourne, produisant ainsi une
série de contacts courts ou longs, suivant que les entailles sont
rapprochées ou éloignées les unes des autres. En
disposant convenablement ces entailles, il est clair qu'on pourra faire
en sorte que la rotation des disques transmette constamment les signaux
voulus. C'est un électro-aimant qui produit le déclanchement
du mouvement d'horlogerie.
« Le commutateur à manette manuvré par la personne
qui donne le signal dalarme, est muni dun ou de plusieurs
boutons de contact correspondant aux disques du transmetteur. Si lon
place, par exemple, la manette sur un des contacts marqué /eu,
le disque correspondant à ce contact tournera, et transmettra en
lettres Morse la lettre f , suivie dun numéro indiquant la
station, les entailles du disque étant disposées de manière
à produire ce signal.
« La pile est placée à la station centrale, et quand
on manuvre le commutateur à lune des stations, son
circuit est mis à la terre par le commutateur et lun des
disques. Dans le circuit de la pile se trouve le récepteur, qui
est un Morse ordinaire, dont le mouvement d'horlogerie est déclanché
par le courant. Quand la manette du commutateur est arrêtée
sur un contact, elle y est maintenue par un électro-aimant, tant
que le signal ainsi envoyé n'est pas achevé; mais à
laide du second fil, dès que le signal est achevé,
laction de cet électro-aimant cesse, et la manette revient
à sa position initiale, indiquant ainsi que le signal est bien
terminé et reçu. Ce mouvement de retour de la manette, replace
tout lappareil transmetteur dans sa position normale, et met en
action le transmetteur de celle des autres stations qui a déplacé
la manette de son commutateur.
« Le récepteur est disposé de telle sorte, que le
courant fait fonctionner tout dabord une sonnerie, et ne passe dans
lélectro-aimant du Morse que quand la sonnerie a marché
quelques instants.
« Les commutateurs peuvent être placés dans de petites
colonnes placées dans les principales rues où les policemen
peuvent les faire manuvrer quand besoin en est. »
Daprès M. H. Davics, directeur-gérant de la Compagnie
télégraphique d'échange, ce système aurait
parfaitement réussi dans les différentes villes d'Amérique
où il est appliqué, notamment à New-York et à
San-Francisco, et suivant M. Moir, grâce à lintervention
du second fil, lon peut envoyer simultanément les signaux
en aussi grand nombre que lon veut et sans quils soient mêlés
en aucune façon.
« En rendant possible, dit-il ,la réunion de toutes les maisons
de Londres et même de vingt villes semblables dans un vaste circuit,
on pourrait, par un moyen analogue, envoyer des signaux de différents
genres à une ou plusieurs stations. Ainsi on pourrait envoyer un
signal pour le feu à la station des pompiers, et envoyer un signal
pour vol à la station de police; on pourrait même faire en
sorte, par une modification apportée à lappareil,
d'envoyer en même temps les signaux à toutes les stations.
Le télégraphe autokinétique nest pas dailleurs
limité à la transmission de trois ou quatre signaux. En
adaptant ce système à dautres appareils combinés
en conséquence, on pourrait l'employer à lenvoi automatique
dun nombre infini de signaux qui pourraient même constituer
desphrases toutes fuites. »
En supplément :
A l'une des dernières réunions de la Société
des ingénieurs des télégraphes, M. Rvon Fischer Treuenfeld
a discuté dune manière intéressante sur le
sujet, et nous allons analyser cette communication qui a été
insérée dailleurs dans les Annales Télégraphiques
du 7 octobre 1877.
Suivant M. Treuenfeld, le premier objet quon doit se proposer pour
prévenir les désastres des incendies, est davoir un
télégraphe automatique afin de diminuer le temps qui sécoule
entre la découverte de l'incendie et larrivée de la
brigade de pompiers sur le lieu du sinistre. En conséquence, les
postes doivent être en nombre suffisant, placés dans des
endroits dun accès facile, et être munis dappareils
convenables, au moyen desquels lapparition du feu puisse être
signalée par toute personne aux stations les plus rapprochées
des pompiers ou des agents de police; ce signalement doit être fait
à laide d'un appareil automatique, et de manière que
le signal indiquant la rue et le quartier doù est partie
lalarme du feu, puisse être télégraphié
par une main non exercée à un point donné.
Bien que par les moyens employés en Angleterre pour prévenir
les effets désastreux des incendies leur nombre, daprès
les statistiques, se soit abaissé de 50 %, M. Treuenfeld pense
que, malgré cette diminution, il existe encore 10 % d'incendies
sérieux dont on pourrait diminuer le nombre au moyen du télégraphe
automatique; car grâce à cet appareil employé en Allemagne,
la proportion des incendies graves atteint à peine 3 % à
Berlin 1,71 % à Hambourg, 2,79 % à Amsterdam et 5 % à
Francfort.
M. Treuenfeld donne ensuite un tableau des différents systèmes.
Hambourg possède deux stations centrales où se trouvent
la brigade centrale dincendie et la brigade centrale de police.
Toutes les deux sont reliées par sept lignes qui rayonnent de ces
centres aux faubourgs, et chacune de ces lignes est reliée avec
un certain nombre de stations de police et de pompiers au moyen dappareils
automatiques. Lobjet de ces sept lignes est de faire connaître
immédiatement aux postes de la brigade, lendroit où
le feu est découvert. En outre, une communication télégraphique
peut être maintenue entre les différentes stations, de sorte
que lon peut organiser convenablement l'assistance réclamée.
Ainsi tous les incendies sont dabord signalés à la
station centrale qui prend les mesures nécessaires pour organiser
les secours, et cette station centrale règle et contrôle
tout le système.
Lappareil télégraphique est dune simplicité
extrême, et se rapproche du télégraphe autokinétrique.
Lavertisseur ou interrupteur du courant est placé dans une
boîte en verre aux coins des rues principales et aux stations des
chemins de fer, et il a pour effet de produire, à la station centrale
sur un récepteur Morse, un certain nombre de signaux, qui se trouvent
préparés davance sur le pourtour du disque interrupteur
de lavertisseur. Dès quun incendie éclate, on
doit dabord courir à la boîte de lavertisseur
le plus voisin, louvrir ou briser le verre, et tirer une manivelle
placée là dans ce but. Cette manuvre met en action
un disque de contacts qui transmet le signal plusieurs fois de suite.
A Hambourg il y a quarante-sept stations avec appareils Morse, et cinquante
avertisseurs automatiques. Les lignes sont en partie souterraines et en
partie aériennes. Toutes les stations, sauf la station centrale,
ont leur Morse en dehors du circuit, et nont dans le circuit quune
sonnerie dalarme très-bruyante. Un signal envoyé par
une des stations à avertisseur ou à Morse, est enregistré
à la station centrale sur un Morse à déclanchement
automatique. La station envoie alors le signal dalarme dincendie
à toutes les stations du district, ou si cela est nécessaire,
à toutes les stations des sept districts, au moyen dun commutateur
ad hoc.
Le système dAmsterdam est connu sous le nom de système
circulaire.
La ville est divisée en trois grands cercles principaux qui ont
chacun leurs bureaux en communication avec une station centrale. Il ny
a dans ces cercles principaux que des brigades dincendies et des
postes de police, et les stations sont reliées de telle sorte que
les postes de police sont placés dans une moitié, et les
brigades dincendies dans lautre moitié des cercles.
Par suite de cet arrangement, les deux séries de stations peuvent
être divisées, et peuvent communiquer séparément
avec leur bureau central propre. A chacun de ces trois cercles principaux,
est rattaché un certain nombre de circuits secondaires ayant leur
centre dans une des stations de la brigade dincendie. En règle
générale, ces cercles secondaires contiennent seulement
des avertisseurs automatiques; cette règle nest pas cependant
tout à fait absolue. Il y a aussi un cercle suburbain qui est formé
de fils de fer, tandis que les cercles principaux et les cercles secondaires
sont tous formés de fils souterrains. Le système comprend
en somme trois cercles principaux, treize cercles secondaires, un cercle
suburbain, cinquante appareils. Morse, et cent trente-cinq avertisseurs
automatiques dincendie.
Toutes les lignes fonctionnent par le système à circuit
fermé. Les appareils Morse sont fixés de la même façon
quà Hambourg, et le travail se fait de la même manière.
Sur les bords des canaux et des rivières, on se sert dune
grande sonnerie pour avertir, en cas dincendie, les bateaux qui
y sont amarrés. A la station centrale, se trouve un inducteur magnétique
qni peut faire marcher les sonneries dalarme de toutes les stations,
et à laide
de combinaisons conventionnelles de sonneries, la station centrale peut
appeler une station séparément ou toutes les stations ensemble.
Le mécanisme de la cloche dalarme est mis en mouvement par
un poids et le courant na qu'à opérer un simple déclanchement.
Le troisième type de télégraphe dincendie ressemble
au premier en ce quil est rayonnant, mais il en diffère en
ce que les lignes de section sont munies dembranchements ; cest
celui de Francfort sur le Mein. Il a été présenté
par M. Vogel et comprend huit circuits principaux et trente-deux
circuits de ramification. Les premiers relient des stations pourvues davertisseurs
ou dappareils de transmission; les autres comprennent des stations
munies seulement de signaux dalarme. Il y a en tout vingt-cinq stations
Morse avec trente et un instruments et cinquante avertisseurs automatiques.
Aucune maison ne se trouve éloignée de plus de 600 mètres
dun avertisseur. Toutes les stations ont un personnel en faction
la nuit comme le jour. Toutes les lignes principales reliant le poste
central aux appareils Morse et aux avertisseurs, présentent un
développement de 95231 pieds; elles sont souterraines et construites
en câbles armés de fils de fer. Outre les lignes souterraines
il y a 55938 pieds de lignes aériennes ou branches secondaires
pourvues seulement de sonneries, qui sont placées dans les maisons
des chefs et des hommes des brigades régulières ou volontaires,et
dans les postes de police. Les lignes exploitées, comme à
Hambourg et à Amsterdam, daprès le principe du circuit
fermé.
Le mécanisme du télégraphe dincendie américain
ressemble à ceux que nous venons de décrire, mais avec une
petite différence cependant.
Dans quelques villes, un arrangement automatique fonctionne en un point
central. Quand une alarme arrive, le signal traverse ce point central,
et le département du feu tout entier reçoit directement
ce signal du point même qui la transmis. De cette façon,
il ne peut y avoir de retard dans la transmission de lalarme, puisque
tout le département du feu est directement avisé sans aucune
espèce dintermédiaire. On a calculé quavec
le système qui emploie lintermédiaire de la station
centrale, il sécoule 40 ou 50 secondes entre le moment où
lavertisseur est mis en action et celui ou le département
du feu reçoit lalarme définitive; mais il faut observer
que ce système permet à la station centrale de donner tous
les ordres.
La meilleure preuve de la valeur du télégraphe dincendie
américain; cest qu'il est en service actuellement dans soixante-dix-neuf
villes des États-Unis et du Canada, et en construction dans plusieurs
autres, et que son usage na pas encore été abandonné
un seul instantni même suspendu.
M. Treuenfeld a fait la statistique de tous les incendies qui se sont
produits dans les villes où les systèmes davertisseur
électrique ont été établis, et montre: 1°
quavec les systèmes perfectionnés comme ceux dont
il a été question précédemment, les incendies
graves ont été réduits à 4 %, 2° quavec
les systèmes où les stations sont pourvues de télégraphes
alphabétiques avec des lignes aériennes dépourvues
d'avertisseurs ou du moins nen ayant que très-peu, ces incendies
graves atteignent encore 17 %, 3° enfin que sans télégraphes
dincendies, le nombre des incendies graves atteint 29 %.
Daprès les calculs de M. Saxton, directeur du télégraphe
dincendie de Saint-Louis, il paraîtrait que l'emploi du système
télégraphique d'incendie aurait économisé
548.955 dollars par an.
M. Treuenfeld conclut finalement. 1° Que les villes sans télégraphes
dincendies sont exposées à une grande proportion dincendies
graves, causés par le retard que met la brigade de pompiers à
arriver sur les lieux du sinistre.
2° Que lemploi des télégraphes d'incendies tend
à diminuer cette proportion des incendies graves, et que plus le
système est parfait, plus cette proportion diminue.
M. Treuenfeld appelle incendie grave celui qui exige plus de deux pompes
pour léteindre.
Le télégraphe dit autokinétique est un des systèmes
les plus perfectionnés, et nous en avons donné la description
sommaire p. 283; mais on ourra en trouver une description plus complète
avec dessins dans les Annales télégraphiques de septembre-octobre
1877, soit tome IV, p. 461.
Application de la télégraphie aux recherches de police.
Les signalements des criminels que l'on envoie télégraphiquement
aux différents agents de police de la frontière pour procéder
à leur arrestation, sont le plus souvent insuffisants, de sorte
que lon a eu lidée, dans ces derniers temps, d'utiliser
à la reproduction des traits de ces criminels le télé
graphe autographique. Des expériences ont été faites
en 1876 et 1877 à la Préfecture de police de Paris avec
le télégraphe de M. dArlincourt, et lon a obtenu,
parait-il, de bons résultats. Sil en était ainsi,
cette application utiliserait cette classe si intéressante dappareils,
que nous sommes étonnés de ne pas voir plus recherchés.
1878 Application du téléphone dans les services publics.
(juste pour le plaisir de parler de téléphone dans cette
page dédiée aux alarmes incendie)
Nous avons déjà fait ressortir les avantages du téléphone
pour le service télégraphique des armées et de la
navigation.
Cet appareil (le téléphone) est déjà mis en
application dans différents pays, et en ce moment même il
est employé en Russie dans leur guerre avec la Turquie. Mais ce
quil y a de curieux, cest qu'il constitue actuellement en
Allemagne un service annexe du service télégraphique, alors
que beaucoup de personnes demandent encore en France si cette invention
est réelle, et semblent la considérer comme inutile.
Voici quelques-unes des dispositions contenues dans la circulaire du directeur
des postes et des télégraphes de lAllemagne du Nord.
Les bureaux qui seront ouverts au public pour le service des dépêches
téléphoniques en Allemagne seront considérés
comme des établissements
indépendants; mais ils seront en même temps rattachés
aux bureaux télégraphiques ordinaires, lesquels se chargeront
de la transmission, sur leurs fils, des télégrammes envoyés
au moyen du téléphone.
La transmission aura lieu de la manière suivante:le bureau qui
aura un télégramme à expédier invitera le
bureau de-destination à mettre lappareil en place. Dès
que les cornets auront été ajustés, le bureau de
transmission donnera le signal de lenvoi de la dépêche
verbale.
Lexpéditeur devra parler lentement, dune manière
claire et sans forcer la voix; les syllabes seules seront nettement séparées
dans la prononciation; on aura soin surtout de bien articuler les syllabes
finales et dobserver une pause après chaque mot, afin de
donner à lemployé récepteur le temps
nécessaire à la transcription.
Lorsque le télégramme a été reçu et
transcrit, lemployé du bureau de destination vérifie
le nombre des mots envoyés; puis il répète, à
laide du téléphone, le télégramme entier
rapidement et sans pause, afin de constater quaucune erreur na
été commise.
Pour assurer le secret des correspondances, les instruments téléphoniques
sont installés dans des locaux particuliers, où les personnes
étrangères au service ne peuvent entendre celui qui envoie
la dépêche verbale, et il est interdit aux employés
de communiquer à qui que ce soit le nom de lexpéditeur
ou celui du destinataire.
Les taxes à percevoir pour les dépêches téléphoniques
sont calculées à tant par mot, comme sur les lignes télégraphiques
ordinaires.
Dernièrement M. Edison a adapté au téléphone
un système enregistreur afin dobtenir sur une feuille détain
les traces des vibrations produites par la lame vibrante, sous linfluence
de la voix. En soumettant cette feuille adaptée sur un cylindre
tournant, à laction dun second téléphone
dont la
lame vibrante est munie dune pointe à ressort appuyant sur
les traces laissées sur la feuille détain, on reproduit
les paroles qui ont provoqué ces traces, et même le ton sur
lequel elles ont été dites, si la vitesse du cylindre récepteur
est la même que celle du cylindre enregistreur. On peut par ce
système obtenir les effets de la translation télégraphique.
Ce système d'enregistration de la parole avait été
déjà combiné il y a une vingtaine dan
nées par M. Scott
sommaire
Comme avertissements dincendie, la télégraphie offre
des ressources énormes, et nous avons vu, dans cette série
darticles, que les principales villes du monde étaient maintenant
pourvues de réseaux télégraphiques disposés
pour fournir ces avertissements, pour ainsi dire instantanément,
dans les différents quartiers dune ville.
Les systèmes appliqués sont assez variés, mais ils
ont pour base le télégraphe; cependant on vient, à
Chicago, dy introduire avec avantage lusage du téléphone.
Le plus répandu de ces systèmes est celui dit télégraphe
autokinétique, quon retrouve en Amérique
et en Angleterre, et qui est relié en même temps aux services
de police et avec les bureaux téléphoniques.
1880 Paris, ne le cède en rien aux villes les mieux organisées,
et son système d'alarmes incendie est dautant plus complet
quil est relié avec les services télégraphiques
des autres administrations municipales et de lEtat.
Enfin la télégraphie a prêté un concours des
plus importants et des plus précieux aux recherches de la police
qui a, à Paris, une organisation télégraphique à
part. Dans les autres pays, cette organisation est confondue avec celle
des télégraphes dalarme, mais dans ces simples conditions,
elle ne serait pas suffisante pour les recherches sétendant
aux instructions des affaires criminelles, et cest ce que lon
peut faire dans notre capitale.
C'est aussi l'année ou la presse scientifique
commence à s'intéresser aux systèmes d'alarmes incendie,
bien qu'à Paris un nouveau système soit en cours de construction,
comme nous allons le voir.
SYSTÈMES ÉLECTRIQUES POUR LES ANNONCES DINCENDIE Source
La Lumière Electrique
Les effets désastreux des incendies viennent le plus souvent de
ce que les postes de secours ne sont pas prévenus à temps.
Il est certain que si, dès le moment où un incendie est
:aperçu, les postes de sapeurs-pompiers en étaient avertis
et surtout étaient fixés sur le lieu du sinistre, on pourrait
étouffer le feu dès son origine et en éviter les
terribles suites. La télégraphie électrique pouvait
évidemment prêter dans ce but un concours efficace; mais,
soit insouciance des adminisrations municipales, soit calcul des intéressés
des Compagnies dassurance qui ne tiennent pas A ce que le public
soit trop rassuré à cet égard, bien peu de villes
de France sont en possession dune organisation télégraphique
de ce genre.
Pourtant, bien des essais concluants ont été entrepris dans
différentes villes d'Europe et d'Amérique; et afin quon
puisse juger des avantages que peut présenter l'application de
ces systèmes, je vais résumer les différents résultats
qui ont été obtenus, en faisant remarquer dès maintenant
que, sous ce rapport, la Ville de Paris nest pas restée en
arrière, et quelle possède un réseau télégraphique
considérable qui ne le cède en rien à ceux des villes
étrangères qui ont adopté ces systèmes. Cette
organisation est peu connue du public parce quelle est reliée
à dautres services municipaux non moins importants, et quelle
nest pas, comme dans certaines villes, mise à la disposition
du public mais on verra par la description que nous en donnerons, quelle
peut satisfaire dans une mesure déjà très-suffisante
aux besoins du service des incendies.
Lidée des avertisseurs électriques est déjà
ancienne, et dans les différentes éditions de mon Exposé
des applications de lélectricité, jai décrit
différents systèmes qui avaient été proposés
depuis lannée 1855, par MM. A. Paysant, Hermann, de Bergmuller,
Devos, Collin, etc.; mais cest depuis une quinzaine dannées,
et surtout après lintroduction en Amérique du système
dit télégraphe antokinéliqne, que la
question a été considérée avec limportance
quelle devait avoir, et aujourdhui plusieurs villes dAllemagne
et dAngleterre sont en possession dorganisations télégraphiques
spéciales qui ont abaissé dans une grande proportion le
chiffre des désastres résultant des incendies. Nous extrayons
dun rapport très-intéressant lu par M. Treuenfeld
à la Société des ingénieurs télégraphistes
de Londres, en 1877, les renseignements suivants.
Daprès M. Treuenfeld, le premier objet qu'on doit se proposer
pour prévenir les désastres des incendies, est davoir
un télégraphe automatique, afin de diminuer le temps qui
sécoule entre la découverte de lincendie et
larrivée de la brigade de pompiers sur le lieu du sinistre.
En conséquence, les postes doivent être en nombre suffisant,
placés dans des endroits dun accès facile, et être
munis dappareils convenables au moyen desquels lapparition
du feu. puisse être signalée par toute personne aux stations
les plus rapprochées des pompiers ou des agents de police; ce signalement
doit être fait à laide dun appareil automatique,
et de manière que le signal indiquant la rue et le quartier d'où
est partie lalarme du feu, puisse être télégraphié
par une main non exercée, à un point donné.
Bien que par les moyens employés en Angleterre pour prévenir
les incendies, leur nombre, daprès les statistiques, se soit
abaissé de 50 %, M. Treuenfeld pense que malgré cette diminution,
il existe encore 10 % dincendies sérieux dont on pourrait
diminuer le nombre au moyen du télégraphe automatique;
car, grâce à cet appareil employé en Allemagne, la
proportion des incendies graves atteint à peine 3 %à Berlin,
1,77 % à Hambourg, 2,79 % à Amsterdam, 5 %à Francfort.
M. Treuenfeld donne ensuite un tableau des différents systèmes.
Hambourg possède deux stations centrales où se trouvent
la brigade centrale dincendie et la brigade centrale de police.
Toutes les deux sont reliées par sept lignes qui rayonnent de ces
centres aux faubourgs, et chacune de ces lignes est reliée avec
un certain nombre de stations de police et de pompiers au moyen dappareils
automatiques. Lobjet de ces sept lignes est de faire connaître
immédiatement aux postes de la brigade lendroit où
le feu est découvert. En outre, une communication télégraphique
peut être maintenue entre les différentes stations ; de sorte
que l'on peut organiser convenablement lassistance réclamée.
Ainsi tous les incendies sont dabord signalés à la
station centrale qui prend les mesures nécessaires pour organiser
les secours, etcette station centrale règle et contrôle tout
le système.
Lappareil télégraphique est dune simplicité
extrême et se rapproche du télégraphe autokinétique
que nous décrirons plus loin. Lavertisseur ou interrupteur
du courant est placé dans une boîte en verre aux coins des
rues principales et aux stations des chemins de fer, et il a pour effet
de produire à la station centrale, sur un récepteur Morse,
un certain nombre de signaux qui se trouvent préparés davance
sur le pourtour du disque interrupteur de lavertisseur. Dès
quun incendie éclate, on doit dabord courir à
la boîte de lavertisseur le plus voisin, louvrir ou
briser le verre, et tirer la manivelle placée là dans ce
but. Cette manuvre met en action un disque de contacts qui transmet
le signal plusieurs fois de suite.
A Hambourg, il y a quarante-sept stations avec appareils Morse et cinquante
avertisseurs automatiques. Les lignes sont en partie souterraines et en
partie aériennes. Toutes les stations, sauf la station centrale,
ont leur Morse en dehors du circuit, et n'ont dans le circuit quune
sonnerie dalarme très-bruyante. Un signal envoyé par
une des stations à avertisseur ou à Morse, est enregistré
à la station centrale sur un Morse à déclanchement
automatique. La station envoie alors le signal d'alarme dincendie
à toutes les stations du district, ou, si cela est nécessaire,
à toutes les stations des sept districts , au moyen dun commutateur
ad oc.
Le système dAmsterdam est connu sous le nom de système
circulaire. La ville est divisée en trois grands cercles principaux
qui ont chacun leurs bureaux en communication avec une station centrale.
Il ny a dans ces cercles principaux que des brigades dincendie
et des postes de police, et les stations sont reliées de telle
sorte que les postes de police sont placés dans une moitié
et les postes dincendies dans lautre moitié des cercles.
Par suite de cet arrangement, les deux séries de stations peuvent
être divisées, et peuvent communiquer séparément
avec leur bureau central propre. A chacun de ces trois cercles principaux,
est rattaché un certain nombre de circuits secondaires ayant leur
centre dans une des stalions de la brigade dincendie. En règle
générale, ces cercles secondaires contiennent seulement
les avertisseurs automatiques, mais cette règle nest pas
tout à fait absolue. Il y a aussi un cercle suburbain qui est formé
de fils de fer, tandis que les cercles principaux et les cercles secondaires
sont tous formés de fils souterrains. Le système comprend
en somme trois cercles principaux : treize cercles secondaires, un cercle
suburbain, cinquante appareils Morse, et cent trente-cinq avertisseurs
automatiques dincendie. Toutes les lignes fonctionnent par le système
à circuit fermé, afin de navoir de générateur
quaux bureaux principaux. Les appareils Morse sont fixés
de la même manière quà Hambourg, et le travail
se fait de la même façon. Sur les bords des canaux et des
rivières, on se sert dune grande sonnerie pour avertir, en
cas dincendie, les bateaux qui y sont amarrés. A la station
centrale se trouve une machine dinduction assez puissante pour faire
marcher les sonneries dalarme de toutes les stations, et à
l'aide de combinaisons conventionnelles de coups de sonnerie, la station
centrale peut appeler une station séparément ou toutes les
stations ensemble. Le mécanisme de la cloche d'alarme est mis en
mouvement par un poids comme dans les grandes sonneries de chemins de
fer dites Allemandes, et le courant na à opérer quun
simple déclanchement.
Le troisième type de télégraphe d'incendie ressemble
au premier en ce quil est rayonnant, mais il en diffère en
ce que les lignes de section sont munies dembranchements; cest
celui de Francfort-sur-le-Mein. Il a été combiné
par M. Vogel et comprend huit circuits principaux et trente deux circuits
de ramification. Les premiers relient des stations pourvues davertisseurs
ou dappareils de transmission, les aunes comprennent des stations
munies seulement de signaux dalarme. Il y a en tout vingt-cinq stations
Morse avec trente-et-un instruments et cinquante avertisseurs automatiques.
Aucune maison ne se trouve éloignée de plus de 600 mètres
d'un avertisseur. Toutes les stations ont un personnel en faction la nuit
comme le jour. Toutes les lignes principales reliant le poste central
aux appareils Morse et aux avertisseurs, présentent un développement
de 95234 pieds; elles sont souterraines et construites sous forme de câbles
armés de fils de fer. Outre les lignes souterraines, il y a 55938
pieds de lignes aériennes ou branches secondaires, pourvues seulement
de sonneries, qui sont placées dans les maisons des chefs et des
hommes des brigades régulières ou volontaires et dans les
postes de police. Les lignes sont exploitées comme à Hambourg
et à Amsterdam, daprès le principe du circuit fermé.
Dans quelques villes, notamment en Amérique, un arrangement automatique
fonctionne en un point central. Quand une alarme arrive, le signal traverse
ce point central, et le département du feu tout entier reçoit
directement ce signal du point même qui la transmis. De cette
façon, il ne peut y avoir de retard dans la transmission de lalarme,
puisque tout le département du feu est directement avisé
sans aucune espèce dintermédiaire. On a calculé
quavec le système qui emploie lintermédiaire
de la station centrale, il sécoule 40 ou 50 secondes entre
le moment où lavertisseur est mis en action et celui où
le département du feu reçoit lalarme définitive;
mais il faut observer que ce système permet à la station
centrale de donner tous les ordres. Nous entrerons, du reste, à
linstant dans quelques détails sur ce système auquel
se rapporte le télégraphe dit autokinétique. Nous
dirons seulement, pour le moment, quil a été jugé
assez efficace pour être mis en application dans 79 villes des États-Unis
et du Canada, sans parler de toutes celles où il est envoie d'établissement
depuis 4 ans. Partout on en est très satisfait, et son usage na
pas encore été abandonné un seul instant ni même
suspendu.
M. Treuenfeld a fait la statistique de tous les incendies qui se sont
produits dans les villes où les systèmes davertisseur
électrique ont été établis, et montre 1°
quavec les systèmes perfectionnés comme ceux dont
il a été question précédemment, les incendies
graves ont été réduits à 4 %; 2° quavec
les systèmes où les stations sont pourvues de télégraphes
alphabétiques avec des lignes aériennes dépourvues
davertisseurs ou du moins nen ayant que très-peu, ces
incendies graves atteignent encore 17 %; 3° enfin, que sans télégraphes
dincendies le nombre des incendies graves atteint 29 %.
D'après les calculs de M. Saxton, directeur des télégraphes
dincendie de Saint-Louis, il paraîtrait que l'emploi du système
télégraphique dincendie aurait économisé
54895 5 dollars par an.
M. Treuenfeld conclut finalement :
1° Que les villes sans télégraphes dincendie sont
exposées à une grande proportion dincendies graves
causés par le retard que met la brigade de pompiers à arriver
sur leslieux du sinistre.
2° Que lemploi des télégraphes dincendies
tend à diminuer cette proportion des incendies graves, et que plus
le système est parfait, plus cette proportion diminue.
M. Treuenfeld appelle incendie grave celui qui exige plus de deux pompes
pour léteindre.
Comme annexe des installations dont nous avons parlé précédemment,
on a pensé dans certaines villes d'Amérique à mettre
en relation avec les postes de police et de pompier certains bureaux servant
de centres à un service domestique de commissions usuelles, ayant
pour organe indicateur un système télégraphique auquel
on a donné le nom de télégraphe de quartier.
En Amérique, le grand principe est de consacrer le moins de temps
possible à des travaux matériels, et de ne faire soi-même
que ce quune machine ne saurait accomplir.
En conséquence, au lieu denvoyer chercher un médecin,
un commissionnaire, une voiture de place, un colis aux messageries, une
remise, etc., etc., on sadresse au bureau du télégraphe
de quartier, qui a un personnel suffisamment nombreux et exercé
pour satisfaire immédiatement à ces différentes demandes
inscrites sur lappareil, et pour demander, le cas échéant,
lintervention de la police et des pompiers, demandes qui y sont
également inscrites. Dans ces conditions, les appaeils dappel
sont placés chez les particuliers eux-mêmes, et sont assez
simples de construction pour être manuvres par le premier
venu, soit maîtres, soit domestiques.
Alors le système avertisseur des incendies, au lieu dêtre
onéreux pour les villes, peut devenir une source de profits, puisque
les personnes qui possèdent les appareils dappel sont par
le fait de véritables abonnés. Cest un système
de ce genre qui a été adopté dans les installations
téléphoniques américaines, et nous avons vu que dans
les plus importantes dentre elles, celles que nous avons décrites
dans le numéro du 15 avril de ce journal, p. 155, le télégraphe
de quartier avait été conservé, bien que
son usage ne fût plus dune grande importance avec un complément
tel que le téléphone.

Nous donnons, figures 1 et 2, la représentation de lextérieur
et de lintérieur du télégraphe de quartier,
tel quil est employé actuellement en Amérique. Il
consiste, comme on le voit, dans une sorte de télégraphe
à cadran dont laiguille indicatrice peut se porter successivement
sur 12 divisions correspondant chacune à un ordre différent.
Cinq de ces ordres 1, 2, 3,4, 5 sont facultatifs, et peuvent varier suivant
les abonnés, mais les sept autres placés A la partie supérieure
du cadran se rapportent aux messageries, médecin, pompiers, commissionnaires,
agents de police, voitures de place, voitures de maître. Une manette
que lon aperçoit â droite au haut de la figure 2, permet,
étant abaissée, de déclancher un mouvement dhorlogerie
qui fait arriver laiguille indicatrice devant le signal que lon
veut envoyer et qui ly maintient le temps que lon garde la
manette abaissée. Pendant le mouvement entier de laiguille,
17 fermetures de courant sont produites par le mécanisme dhorlogerie;
5 appartiennent A un premier groupe de signaux qui représentent
le numéro de lappareil transmetteur, et les il autres les
différents appels. Ces fermetures sont toutes dégale
durée, sauf celle qui correspond à larrêt de
laiguille, et fournissent, par 1 conséquent, sur le récepteur
Morse, des traits dégale longueur,
sauf celui qui correspond au signal envoyé qui est plus long et
dont la position respective, par rapport à ceux qui le précèdent,
indique le numéro du signal et par suite sa désignation.
Un avertisseur électro-magnétique A sonnerie, placé
à lintérieur de lappareil, indique dailleurs
si le signal a été entendu. Il résulte de cette disposition
que si au bureau central le récepteur Morse a reçu le signal
suivant :

Cela voudra dire que lappareil no 131 demande ce qui est marqué
dans la case n° 3; or, l'employé du bureau se reportant alors
à un registre, sait que le n° 3 de lappareil 131 veut
dire fiacre, et en conséquence il envoie chercher un fiacre quil
expédie au n° 131. Si cest un médecin qui est
demandé, comme le registre du n° 131 donne le nom et l'adresse
du médecin de la maison, on lui fait savoir immédiatement
quil est appelé par son client.
Comme on le voit, ce système est très-simple, et chacun
peut sen servir du premier coup et sans aucune erreur possible.
Quelquefois, peut-être, il arrivera quinvolontairement on
fera dépasser à l'aiguille la case sur laquelle on voulait
la placer, mais il suffira dappuyer sur un bouton pour ramener laiguille
au zéro et de recommencer lopération. Les piles sont
dailleurs placées au bureau de quartier, de sorte quon
na pas à sen occuper.
Ce système, qui est du reste le même que le télégraphe
autokinétique, est maintenant employé partout aux États
Unis, dans tous les hôtels, les cercles, les magasins et dans un
grand nombre de maisons particulières. La dépense est relativement
peu élevée; le prix dabonnement est de 150 francs
par an.
Le De Cornélius Herz avait pensé à létablir
à Paris; mais, les installations téléphoniques ayant
donné une autre direction aux idées, lattention sest
tournée vers la voie nouvelle, dans laquelle il sest engagé
un des premiers.
Déjà, en France, depuis 1876, M. Debayeux avait résolu
le même problème dans un indicateur télégraphique
pour le service des hôtels que jai décrit dans le tome
V de mon Exposé des applications de l'électricité,
p. 260. Lappareil quil avait construit était très-pratique,
très-bien fait et même très-élégant,
et il na pu en être vendu quun très-petit nombre
dexemplaires. On comprend difficilement comment on est si routinier
dans un pays où on parle toujours de progrès et de confort.
sommaire
1881 LES AVERTISSEURS ÉLECTRIQUES DINCENDIE
Source La Lumière Electrique
En août 1880 Dans un premier article nous avons dit que la
ville de Paris nétait pas restée en arrière,
et quelle possédait un réseau télégraphique
considérable qui ne le cédait en rien A ceux des villes
étrangères qui ont adopté ces systèmes. On
va pouvoir en juger.
La ville de Paris nétant pas organisée pour le service
des incendies comme les villes de province ni comme beaucoup de villes
étrangères, le système pour les annonces de feu devait
être naturellement différent de ceux dont nous avons déjà
parlé. A Paris, le corps des pompiers fait partie de larmée,
et forme un régiment délite composé dhommes
intelligents, adroits et zélés. Ces hommes sont casernés,
et les casernes, au nombre de onze, sont réparties dans les différents
quartiers de la ville. En dehors de ces casernes et distribués
A peu près également sur toute létendue de
la capitale, existent plus de 80 postes qui sont reliés par groupes
avec les différentes casernes, et celles-ci, pourvues des engins
nécessaires, ont toujours un nombre dhommes suffisant pour
parer à toutes les éventualités. Enfin, il y a, boulevard
du Palais, n° 9, un centre où est installé létat
major, et doù émanent tous les ordres et où
arrivent tous les avertissements.
Daprès cette organisation, la disposition du réseau
télégraphique dincendie était tout naturellement
indiquée : car il ne sagissait que de relier au poste central,
boulevard du Palais, les différentes casernes, et de faire partir
de celles-ci des circuits les rattachant aux petits postes placés
dans le voisinage. Cest cette organisation A laquelle on travaille
depuis plusieurs années, qui a été adoptée
et qui a fourni, nous devons le dire, dexcellents résultats.
Le réseau télégraphique dincendie de Paris,
comporte donc 2 systèmes de réseaux : lun, unique,
qui met l'état-major en communication constante avec les casernes,
lautre, multiple, composé de plusieurs groupes de lignes,
rayonnant vers chaque caserne. Comme ces casernes sont au nombre de il,
il y a 11 centres de réseaux secondaires placés aux points
suivants :
t° Caserne de la rue Jean-Jacques-Rousseau.
20 Caserne de la rue du Château-d'Eau.
3° Caserne de la rue Château-Landon.
4° Caserne de la rue Blanche,
5° Caserne de la rue des Réservoirs, A Passy.
6° Caserne de la place Violet, A Grenelle.
7° Caserne de la rue du Vieux-Colombier.
8° Caserne de la rue de Poissy.
9° Caserne du boulevard de Reuilly.
10° Caserne de la rue de Sévigné.
11° Caserne de la rue de la Mare A Ménilmontant.
En outre, létat-major se trouve relié directement
1° Au poste central du service des eaux, avenue Victoria.
2° Au poste central du service de lAssistance publique, quai
de Gesvres.
3° A la Préfecture de police Caserne du boulevard de Reuilly.
4° Au poste central des télégraphes, rue de Grenelle,
103.
5° Enfin, au dépôt des omnibus, rue Monge, pour obtenir,
le cas échéant, des chevaux pour le transport de la pompe
à vapeur.
A chacune des casernes dont il vient dêtre question correspondent,
comme nous l'avons dit, un certain nombre de postes, huit en moyenne,
dont nous donnons les désigna tions et la position dans le tableau
synoptique suivant. (Fig. I)
Les circuits qui réunissent
tous ces postes fournissent une longueur totale de plus de 235 kilomètres,
et les fils qui les constituent sont presque entièrement souterrains,
cest-à-dire, isolés avec de la gutta-percha et recouverts
dune enveloppe protectrice de plomb. Ces fils sont fixés
à la voûte des égouts comme, du reste , ceux des autres
services municipaux. 2550 mètres, seulement, sont formés
par des conducteurs aériens.
Le personnel des pompiers de Paris étant, comme nous lavons
déjà dit, adroit, intelligent et laborieux, on a pu se passer
du système télégraphique automatique, et cest
au moyen de télégraphes à cadran que les avertissements
et les ordres sont donnés. Par le fait, ce système est devenu
toute une organisation de télégraphie qui a acquis une activité
assez grande pour occuper journellement au poste central 3 hommes, et
fournir des échanges de correspondances sélevant en
moyenne à une centaine de dépêches reçues et
transmises chaque jour. Il ne se passe, du reste, guère de journée,
où un incendie ne soit signalé, mais la plupart des dépêches
se rapportent à des ordres de service et à des détails
administratifs.
Lhôtel de létat-major n'est occupé que
par des officiers, et nest pas pourvu, en conséquence, du
matériel ni des hommes nécessaires pour le service des incendies.
Il sy trouve cependant une pompe à vapeur de réserve
que lon expédie, le cas échéant, après
avoir demandé des chevaux à la compagnie des omnibus. Le
bureau central est desservi par 17 fils et 4 télégraphes
à cadran. Un commutateur suisse dont les chevilles sont placées
sur sonnerie à létat normal, permet de mettre en relation
les appareils avec tel ou tel poste, et deux indicateurs du genre de ceux
employés dans le service des sonneries domestiques, indiquent le
poste qui a envoyé lappel, ce qui permet de n'employer quune
seule sonnerie pour les différents circuits. Le poste du dépôt
des omnibus, rue Monge, a seul une sonnerie spéciale.
Lorganisation des bureaux télégraphiques des casernes
est exactement semblable à celle que nous venons de décrire,
et il en est de même pour les postes qui correspondent avec elles.
Quand un feu est signalé à lun des postes, le télégraphiste
avertit la caserne avec laquelle il est en relation, et celle-ci expédie
immédiatement les secours réclamés et en avise le
poste central. La correspondance peut dailleurs continuer à
se faire pendant le service de l'extinction, et on peut, par les liaisons
avec le poste de létat-major, obtenir quand besoin en est,
laide des autres casernes et une ou plusieurs pompes à vapeur.
Ces pompes ne sont pas, il est vrai, aujourdhui très-nombreuses,
mais on en augmentera évidemment le nombre, et il est probable
quon aura aussi des attelages tout préparés, sans
quon ait besoin de sadresser aux compagnies particulières.
Pour le moment, il ny a que cinq pompes à vapeur qui sont
distribuées sur les points suivants : 1° état-major,
2° caserne de la rue Château-Landon, 3° caserne de la rue
des Réservoirs, 4° rue Pomard à Bercy, 5° passage
Ménilmontant.
Nous avons vu que le poste central des pompiers, outre les cent postes
qui dépendent de lui, se trouvait en rapport avec les postes centraux
des autres services municipaux. Comme ces centres sont eux-mêmes
reliés télégraphiquement avec beaucoup de petits
postes, on se trouve avoir de cette manière une infinité
de points dans la ville de Paris où lon peut donner avis
dun incendie. Ainsi, par exemple, le poste central du service des
eaux correspond avec 40 postes par un réseau télégraphique
de 127 kilomètres, en lignes souterraines, et de 74 kilomètres
de fils aériens; le poste central de l'Assistance publique communique
avec 29 postes (Hospices et Hôpitaux), à laide de 92
kilomètres de fils souterrains et de 4 kil,50 om de lignés
aériennes; le poste central de la police municipale correspond
avec 22 postes situés dans les différents arrondissements,
et 5 pavillons de secours qui sont reliés aux postes de police
les plus rapprochés par une organisation combinée par M.
Petit, et dont nous parlerons plus tard; ce réseau est constitué
par 98 kilomètres de fils souterrains, mais, par le fait, il est
plus étendu, car if est relié à celui du service
des prisons qui comprend 10 postes des servis par des appareils Morse
et à cadran et 23 kil,600 m de fils souterrains. Le poste central
de la préfecture de la Seine qui correspond directement avec 22
postes (mairies, etc.) et dont le réseau comprend près de
110 kilomètres de lignes souterraines, est aussi en relation avec
celui des pompiers par lintermédiaire, ad libitum, des postes
centraux de lAssistance publique ou du service des eaux. Nous ne
parlerons pas du poste central de l'Administration des télégraphes
dont le nombre déjà considérable des bureaux augmente
tous les jours, et qui peut également, comme tous les autres centres
des services publics, prévenir létat-major des pompiers
en cas d'incendie.
Lorganisation télégraphique des Musées du Louvre
pour les incendies, et dont la liaison est effectuée avec la caserne
de la rue J.-J. Rousseau, présente une particularité quon
ne retrouve pas dans les autres postes, et en voici la raison. La surveillance
devant être plus grande là que partout ailleurs, à
cause des richesses que cet édifice renferme, on a dû multiplier
les appareils avertisseurs, et comme leur manipuialion est confiée
aux surveillants du musée qui ne sont pas aussi expérimentés
en télégraphie que les pompiers, on a dû les réduire
à leur plus simple expression. M. Petit, contrôleurdes lignes
télégraphiques, chargé de la surveillance du réseau
municipal de la Ville, les a disposés dans le système quil
a appliqué au service des pompiers de la ville de Reims et qui
a produit les meilleurs résultats. Nous parlerons à linstant
de ce système, mais nous tenons à honneur de faire remarquer
ici que, jusque dans les détails les moins importants, en apparence,
le système télégraphique des pompiers de la ville
de Paris remplit toutes les conditions de sécurité désirables.
M. le colonel Paris, qui commande le régiment, se préoccupe
vivement des améliorations à introduire dans lorganisation
de ce service, et nous croyons savoir quil se propose de compléter
ce réseau télégraphique, déjà si important,
par létablissement dun réseau spécial
davertisseurs électriques, disséminés sur tous
les points de la Ville et mis à la disposition du public.
Après avoir ainsi étudié le système appliqué
à Paris, il nous reste à parler de ceux quon peut
employer dans les villes de province.
Il est certain, en effet, que les moyens daction dont on dispose
dans ces villes nétant pas les mêmes quà
Paris, les organisations électriques doivent être différentes;
dabord par ce que les pompiers ne sont pas enrégimentés
et quils sont le plus souvent représentés par des
hommes de bonne volonté, plus ou moins occupés de leurs
affaires privées et peu habitués à une discipline
sévère sans laquelle un service de ce genre ne peut être
obtenu ensuite, par ce que la plupart dentre eux seraient dans limpossibilité
de se servir dun appareil télégraphique, même
aussi simple que le télégraphe à cadran, et que lusage
du téléphone nest pas encore assez répandu
et assez sûr pour qu'on puisse sy fier aveuglément.
Nous avons déjà décrit dans notre Exposé des
applications de lélectricité, un système proposé
en 1855 par M. A. Paysant, capitaine des pompiers de Caen;
mais ce système nayant pas été mis en application,
nous nous contenterons dindiquer celui de M. Petit qui est établi
à Reims et qui fonctionne à la satisfaction de tout le monde;
il est vrai que ce système est réduit à sa plus simple
expression et nest guère susceptible de dérangements,
il est représenté fig. 2.

A Reims, le poste central des pompiers est établi à la mairie.
De ce point, partent cinq lignes à 2 fils qui se dirigent vers
les différents quartiers de la ville. Chacune de ces lignes comporte
en moyenne 4 postes représentés par les demeures des principaux
chefs de service. Sur lun des fils (représenté en
fortes lignes) sont installées, en dérivation, des sonneries
à trembleur (grand modèle ordinaire), dites sonneries d'alarme,
qui sont mises en action par le poste central. Lautre fil (représenté
en lignes fines) est affecté aux sonneries davertissement
(système Petit), et permet aux divers postes dappeler le
bureau central. On a donc ainsi à sa disposition 2 circuits, lun
permettant à la mairie dappeler tous les postes, lautre,
donnant à ceux-ci la facilité dappeler la mairie.
Comme complément, on a formulé un très-petit nombre
de signaux produits au moyen de roulements de sonnerie, et permettant
de reconnaître la circonscription où le sinistre vient déclater
et son importance relative : ainsi un feu de cheminée sannonce
par 2 roulements, un grand feu par 3, etc., etc. Des instructions imprimées
sont dailleurs disposées dans chaque poste à côté
des appareils,qui sont eux-mêmes placés en général
dans les chambres à coucher, et une plaque extérieure, éclairée
la nuit, indique au public lendroit où il peut obtenir rapidement
des secours.
Voici comment on procède :
Prenons pour exemple le poste n° 1 de la ligne n° 1 .
Aussitôt que le pompier est prévenu dun incendie, il
appuie sur le bouton transmetteur B; la ligne est ainsi mise à
la terre, et les sonneries C et C fonctionnent; il maintient le
courant fermé jusquà ce que lemployé
de la mairie ait répondu, ce qui se fait en appuyant sur le bouton
interrupteur D. Le courant nagissant plus, les sonneries sarrêtent.
Cette manoeuvre fait comprendre au poste transmetteur que son signal dappel
est entendu. Le pompier qui, au moment de linterruption produite
par le poste central, a abandonne le bouton B, appuie de nouveau pour
exécuter les roulements destinés à faire connaître
le numéro de la circonscription et la nature du feu. Immédiatement
lemployé du poste central appuie sur les boutons dalarme,
et, après un roulement de sonnerie assez prolongé pour éveiller
tous les postes, Ilrépète le signal qui vient de lui être
transmis en y ajoutant le numéro de la ligne. De la sorte, les
pompiers de toutes les circonscriptions sont prévenus, presque
instantanément, de la section où les secours doivent être
dirigés.
Nous devrons faire remarquer que les sonneries dans le ystème de
M. Petit diffèrent des sonneries ordinaires par laddition
de bobines de dérivation, disposées dans le circuit intérieur
de chacunes delles, de manière à obtenir un circuit
continu, et à éviter ainsi les interruptions des trembleurs
qui pourraient être nuisibles à léchange régulier
des roulements formant signaux.
Dans certaines autres installations faites daprès le système
de M. Petit, on a été plus exigeant en a voulu que le signal
d'appel fût produit automatiquement afin déviter toute
erreur de manipulation. Dans ce cas, la sonnerie du poste avertisseur
est accompagnée dun manipulateur automatique, comme l'indique
la figure 3.
Ce manipulateur, fixé à gauche de la sonnerie, se compose
dun mouvement dhorlogerie dont laxe du ressort moteur
porte un disque R, muni, sur une partie de sa circonférence, dautant
de dents que le comporte le numéro du poste avertisseur. Une sorte
de godille G il, articulée en G et pourvue dune cheville
C, oscille entre 2 vis butoirs dont lune T correspond au fil de
terre; et une came à ressort maintient cette godille dans la dernière
position qui lui a été donnée. Enfin, un ressort
r' est mis en communication avec la sonnerie du transmetteur, et détermine,
au moment du passage des dents du disque R devant r, les contacts
nécessaires pour lappel au poste central.
Pour faire fonctionner le système, on appuie dabord sur le
bouton placé au dessous de la sonnerie jusqu'à ce que le
poste des pompiers réponde; celui-ci abaisse le bouton disjoncteur
S qui interrompt le courant et ramène laiguille dun
indicateur au point de repère. On tire ensuite sur le cordon à
manette M, ce qui remonte en même temps le ressort du mouvement
dhorlogerie. Le disque R tourne alors devant r', mais sans produire
deffet, car le doigt adapté à ce disque n'a pas encore
repoussé la godille G H sur le butoir qui donne la communication
à la terre. Après avoir lâché M, les dents
du disque en repassant devant 1, produisent cette fois le nombre de contacts
voulu pour que laiguille du cadran sarrête sur le numéro
correspondant à celui du poste qui a appelé. Dans ce système
dappel automatique, la sonnerie de réception du poste central
est compliquée dun indicateur télégraphique,
et cet indicateur nest autre quun récepteur à
cadran dont les lettres sont remplacées par des chiftres espacés
dune quantité double, pour ne fournir d'indication que sur
des interruptions de courant. Une seule pile installée au poste
de pompiers, sert pour tous les avertisseurs qui y aboutissent, et se
compose de 20 à 25 éléments Leclanché (modèle
ordinaire). A Paris il y en a environ 120 au bureau central de létat-major.
Cest ce même genre de pile qui est employé dans tous
les postes des réseaux de la ville de Paris.
Tous ces services, admirablement installés par M. Petit, sont sous
sa surveillance, et grâce à la simplicité des appareils,
ils fonctionnent avec une très-grande régularité.
Nous ne saurions trop insister pour engager les villes de province à
imiter tous ces exemples; nous sommes à une époque où
il nest plus possible dopposer des fins de non-recevoir à
des entreprises dintérêt public, dussent-elles même
entraîner quelques frais qui sont bien vite couverts par les avantages
matériels qui en résultent, comme lont démontré
les statis tiques dont nous avons parlé dans notre premier article.
1er janvier 1881 La ville de Paris possède le plus
grand réseau télégraphique dincendie qui existe
dans le monde entier.
Ainsi, ce réseau, joint à ceux des autres services municipaux,
était desservi par 215 bureaux télégraphiques munis
de 48 récepteurs Morse et de :85 appareils à cadran sans
compter les avertisseurs du musée du Louvre et des pavillons de
secours. Le développement du réseau municipal comprenait
685,6 kilom de fils souterrains et 81 kilom. de fils aériens, cest-à-dire
plus de 191 lieues.
En ce moment des travaux sexécutent pour relier directement
au réseau principal dincendie les ministères, les
théâtres et un grand nombre détablissements
industriels.
Les avertisseurs dincendie se multiplient aussi dans les différentes
cités, et la ville de Paris vient de terminer son réseau.
L'organisation des secours contre lincendie va s'augmenter dun
nouveau système, imité de celui qui est pratiqué
en Angleterre et en Amérique.
On donnera aux principales administrations et aux particuliers qui sont
éloignés des postes de pompiers, le moyen de communiquer
par un fil télégraphique spécial avec les diverses
casernes de pompiers de Paris.
Un premier registre d'inscriptions vient dêtre apporté
à cet effet dans les bureaux de commissariats de police, où
les demandes seront reçues prochainement. Dans le courant du mois
de février, un premier groupement des demandes faites sera adressé.
On soccupera alors des moyens à employer pour la réalisation
du projet.
Il sen est établi dans le courant de lannée
dernière dans plusieurs villes dAllemagne, entre autres à
Stuttgard et à Nuremberg, et en Amérique presque toutes
les villes en sont munies.
Bien que ces systèmes dappareils électriques soient
de date ancienne et quils naient jamais été
appliqués jusquici, on invente toujours de nouveaux modèles,
et nous ne voyons pas quils réalisent aucun progrès
sérieux sur les anciens. Au contraire, nous les croyons inférieurs,
attendu que la partie délicate du problème nest pas,
en général, résolue dans les nouveaux appareils,
tandis quelle lest dans le système de MM. de
Gaulne et Mildé, que nous avons précedemment présenté
dans l'ouvrage du Ct Du Moncel en 1878.
Nous dirons seulement quil est constitué par deux thermomètres
métalliques terminés par des ressorts de contact qui se
trouvent à une distance suffisante lun de lautre pour
que, sous l'influence dune température dépassant 35°,
les deux ressorts se touchent et ferment le circuit dune sonnerie
électrique. Entre ces deux thermomètres se trouve une tige
sollicitée à sélever par laction dun
ressort à boudin et qui porte une cheville capable, quand elle
est abaissée, de sintroduire entre les deux contacts thermométriques,
et de faire, par suite, fonctionner la sonnerie comme si lélévation
e la température avait agi. Cest à cette tige quest
adapté le cordon de sonnette qui doit réagir sur la sonnerie,
et comme par suite de la friction exercée sur les contacts par
la cheville que porte la tige,ces contacts sont nettoyés continuellement,
le problème se trouve résolu dans les meilleures conditions.
Cela dit en passant, nous allons donner la description des systèmes
quon nous présente comme nouveaux, et qui pourraient figurer
dans le Vieux neuf, de M. Fournier.
Lun de ces appareils est celui de M. Bright, longuement décrit
dans l'Electrotechnische Zeitschrift, et qui est fondé sur lemploi
des thermomètres métalliques à métaux différemment
dilatables, système employé depuis plus de 25 ans pour les
avertisseurs de température des serres chaudes, et qui a été
appliqué comme on la vu dans lappareil de M. Mildé.
Voici du reste la description quen donne le journal allemand :
Cet appareil se compose dune pile, dune sonnerie dalarme,
dun galvanomètre différentiel spécial et dune
série de bobines de résistance munies chacune dun
contact automatique. Ce dernier est constitué par une boîte
métallique renfermant une lame contournée en spirale et
formée de deux métaux inégalement dilatables, laiton
et platine par exemple. Cette lame est en communica tion métallique
avec la boîte. En face de son extrémité libre est
une vis isolée réglée de façon que, pour une
température donnée, le bout de la lame vienne toucher son
extrémité.
Les bobines de résistance sont des bobines ordinaires en fil de
maillechort, et comprenant des résistances de plus en plus grandes.
On en fixe une dans chacun des endroits où lon veut pouvoir
constater une variation de température; puis, à laide
de fils conducteurs, on les réunit toutes en série. La première,
la moins résistante, est reliée à lune des
bobines du galvanomètre différentiel, et après chacune
delles, est inséré un des contacts automatiques. La
boîte de ce dernier porte un fil qui se branche sur le fil sortant
de la bobine de résistance, et la vis de réglage communique
avec le sol. Un des pôles de la pile est également'refié
au sol; le fil qui part du second pôle va à la sonnerie,
puis a celle des bobines
du galvanomètre différentiel qui, de lautre côté,
est en relation avec la sériede bobines de résistance.
On conçoit que, si une élévation de température
fait fonctionner lun des contacts, le courant se trouvera établi,
le timbre de la sonnerie frappera un coup, et laiguille du galvanomètre
sera déviée dautant plus que la bobine à laquelle
appartient le contact mis en jeu, sera dun rang moins élevé
dans la série. Pour que la personne appelée par le coup
de timbre puisse sassurer de lendroit où le contact
a eu lieu, la seconde bobine du galvanomètre enroulée en
sens inverse de la première, est mise en dérivation sur
la même pile, et ce second circuit comprend un rhéostat à
manivelle, dans lequel le mouvement de cette dernière permet dintroduire
une ou plusieurs bobines de résistance identiques à celles
qui sont placées près des contacts, et disposées
dans le même ordre. Lorsquen tournant cette manivelle, on
a introduit dans le deuxième circuit autant de bobines de résistance
que la fermeture automatique du contact échauffé en avait
introduit, laiguille du galvanomètre est ramenée au
zéro; en même temps, la manivelle se trouve sur un numéro
indiquant quel est le contact qui a donné lalarme.
On pourrait objecter à ce système que, par suite de lintercalation
dans le même circuit de la sonnerie et du galvanomètre, on
ne peut employer quune sonnette électrique à un seul
coup ou une sonnerie mécanique déclanchée par le
courant; mais il serait facile de parer à cet inconvénient
en ne mettant dabord dans le circuit que la sonnerie, qui alors
pourrait être une sonnerie trembleuse. La personne avertie commencerait
par manuvrer un commutateur qui intercalerait dans le circuit le
galvanomètre à la place de la sonnerie.
Dautre part, il est évident que la manuvre du rhéostat
demandera toujours quelques minutes, et que cette détermination
de lendroit où sest produit le changement de température,
naura dintérêt que dans le cas où les
contacts avertisseurs placés en des points très éloignés
les uns des autres, ne pourraient être en peu de temps passés
directement en revue.
Il est clair que, à la suite de chaque bobine de résistance,
on peut brancher plusieurs contacts automatiques disposés dans
la même pièce ou la même portion dun édifice.
En outre, plusieurs circuits pourraient être desservis par un seul
appareil galvanométrique ; il suffirait que chacun deux fût
muni de sa sonnette dalarme. Une fois lappel entendu, on naurait
plus quà intercaler le galvanomètre dans le circuit
correspondant.
Enfin, M. Bright a prévu le cas où, un premier échauffement
venant dêtre signalé en un des points du circuit, on
voudrait pouvoir être averti dun second changement de température
en un autre point. Pour arriver à ce but, les contacts sont disposés
de telle façon que, dans la position dattente, chacun deux
ferme en court circuit la bobine de résistance qui lui correspond.
Dès que réchauffement a lieu, en même temps que le
courant est établi et le signal donné, cette fermeture en
court circuit se trouve supprimée et il ny a dintroduite
dans le circuit que la bobine de résistance du contact échauffé.
Une fois que la détermination du lieu de léchauffement
a été faite à laide du rhéostat à
manivelle et que cette dernière a été ramenée
à sa position de repos, le circuit dans lequel se trouve la première
bobine du galvanomètre contient une résistance de plus que
le circuit de lautre bobine; il faut donc rétablir léqui
libre, et pour cela ce dernier circuit contient un rhéostat à
chevilles comprenant une série de résistances semblables
à celles qui accompagnent les contacts. En enlevant la cheville
correspondant à larésistance égale à celle
qui vient dêtre introduite automatiquement, on a égalité
derésistance dans les deux circuits et lappareil est prêt
pour un nouvel appel et une nouvelle détermination. Dans le cas
où ce nouveau contact aurait lieu entre la bobine précédemment
intercalée et le galvanomètre, ce qui fait que le courant
ne traverserait pas cette bobine, on en serait averti par le sens de la
déviation, et lon devrait remettre dabord en place
la cheville du rhéostat.
Voilà, ce nous semble, bien de la complication pour un petit résultat.
Mais voici un autre système que nous trouvons dans le Moniteur
industriel et qui se rapproche à son tour de celui de M. Dupré,
que nous avons décrit dans notre numéro du 15 janvier, p.
62. Il est de M. Brasseur.
Il se compose de deux tubes de zinc parallèles, noircis à
lextérieur pour faciliter labsorption de la chaleur.
Ces deux tubes sont fixés sur une plaque de fonte et séparés
à leur partie supérieure par une entretoise de cuivre. Celle-ci
est, à létat ordinaire, à une petite distance
dune vis de contact reliée à lun des pôles
dune pile, et lentretoise est en communication avec lautre
pôle. Une sonnerie est intercalée dans le circuit. Lun
des tubes est rempli de suif et bouché avec de la cire à
cacheter, tandis que lautre est vide. Lorsquil se produit
une brusque élévation de température, le tube vide
séchauffeplus vite que lautre et, se dilatant, amène
le contact entre la vis et lentretoise; le courant est fermé
etdonne le signal. Si au contraire la température sélève
lentement, les deux tubes séchauffent de même; mais,
à 33°, le suif fond et empêche le tube qui le contient
de continuer à séchauffer. Le tube vide se dilatant
alors seul, le contact a lieu et le signal est donné.
Comme complément à cette revue des avertisseurs dincendie,
nous croyons devoir faire connaître un système dun
autre genre, mais qui se rapporte aux réseaux télégraphiques
dincendie : cest le signal pour incendie de M. Spagnoletti.
Afin que le public soit à même de transmettre à la
station centrale en signes Morse lannonce dun incendie, M.
Spagnoletti a introduit dans son appareil un manipulateur automatique
dont la disposition, prétend-il, diffère de celle des autres
appareils de ce genre. Dans une boîte se trouvent deux fils métalliques
parallèles contournés en spirale et formant, pour ainsi
dire, une paire de rails héliçoïdaux; une boule métallique
est maintenue fortement par un ressort contre lextémité
supérieure de ces rails, et le ressort porte à son extrémité
un bouton qui dépasse en dehors de la boîte. Lun des
fils est dénudé dans toute sa longueur, tandis que lautre
est en partie recouvert dune matière isolante et nest
mis à nu que sur certains points déterminés. Si on
lève le bouton, la boule de métal nétant plus
retenue roule le long des deux fils ; elle ne cesse dêtre
en communication avec lé premier, mais elle touche le second chaque
fois quelle rencontre un point dénudé; elle produit
ainsi un contact électrique qui inscrit dans lappareil Morse
du bureau central, un point ou un trait suivant que la dénudation
est courte ou longue. Les points dénudés sont naturellement
combinés de façon que les différents contacts produits
pendant la chute de la boule envoient au récepteur une phrase déterminée,
par exemple lindication du poste où se fait lappel.
Arrivée au bas de la spirale, la boule ferme le circuit dune
manière continue et met en mouvement une sonnette dalarme.
Lemployé du bureau central, ainsi appelé, trouve sur
la bandelette du récepteur la phrase qui a été transmise.
Il est clair que, de cette manière, on ne peut jamais envoyer quune
seule et même phrase, mais la boîte peut contenir plusieurs
de ces manipulateurs automatiques destinés à transmettre
les indications les plus généralement utiles et portant
chacun sur son-bouton la phrase à laquelle il correspond.
Comme on le voit cette disposition repose sur le même principe que
lappareil connu sous le nom de télégraphe autokinétique
et nen est, en somme, quune modification.
Je croyais en avoir fini dans le précédent article avec
les avertisseurs automatiques, mais des recherches nouvelles mont
conduit à en trouver au
moins un valant la peine dêtre signalé : cest
celui de M. Mildé. Il repose sur lemploi des lames bi-métalliques,
seulement, au lieu dune lame que la température en sélevant
amène en la courbant au contact dune vis fixe, M. Mildé
en emploie deux qui marchent lune vers lautre; lappareil
y gagne en solidité, et comme, à laide dun anneau
à tirage, on peut faire passer à volonté entre ces
deux lames une goupille qui les met en contact, lappareil fait office
de bouton de sonnerie et décape continuellement les contacts ;
cest un moyen de contrôler constamment la conductibilité
de lensemble. Je dois signaler à ce propos que les conducteurs
avertisseurs de M. Charpentier font office de conducteurs de sonneries.
Enfin je crois utile de nommer comme exposant davertisseurs à
lame bi-métallique, MM. Mors et Chaudion.
Je crois avoir maintenant épuisé ce sujet, je nen
réponds pas absolument, les appareils sont nombreux et les recherches
assez difficiles; on nous annonce prochainement une deuxième édition
du catalogue, dans laquelle, sous le nom de chacun des exposants, on trouvera
lindication de la salle où il est; cela sera vraiment utile.
Je passe aux avertisseurs non automatiques. On peut les diviser en deux
classes : dabord ceux qui annoncent simplement par un signal qu'il
y a incendie et que nous appellerons systèmes à simple signal,
puis ceux qui fournissent en même temps des renseignements, tels
que lieu de laccident, lheure, etc , et que nous désignerons
sous le nom de systèmes à signal complexe.
Parmi les premiers, on peut citer le système Petit, tel que la
ville de Paris lemploie dans les maisons particulières qui
en font la demande.
Un circuit muni de sonneries réunit la maison au poste des pompiers;
en cas daccident, on appuie de la maison sur une clef qui met les
sonneries en mouvement ; elles parlent jusquà ce que, du
poste, on ait abaissé une clef semblable; le silence des sonneries
annonce que le signal est arrivé; sil sagit dun
simple contrôle, on sarrête là; sil y a
incendie. On abaisse un levier dit levier dalarme, ce mouvement
arme un petit ressort qui, en se détendant, donne une série
de contacts faisant battre à la sonnerie une sorte de rappel qui
est le signal dalarme. Comme on le voit, on na pas laissé
aux personnes appelantes le soin de transmettre elles-mêmes le signal;
la manuvre se réduit, pour elles, à l'abaissement
dun bouton ; on sefforce, en général, de simplifier
l'appel le plus possible, attendu que, dans ces moments de danger, le
sang-froid peut manquer. Dans le système dont je parle, chaque
maison particulière a, dans le poste, sa sonnerie spéciale,
et, par conséquent, le signal annonce par lui-même où
est le danger.
LExpositon Suédoise présente un système, dû
à M. Ericson, et destiné à être employé
comme service public dans les villes. A cet effet, des poteaux placés
dans les rues portent une boîte signal, fermée par un carreau
de vitre; la clef de la boîte est déposée chez une
personne voisine, dont ladresse est indiquée ; en cas durgence,
on brise la vitre et on donne le signal en poussant un bouton. Le circuit
correspond dans le poste dun gardien, avec un tableau portant quatre
numéros correspondant à quatre sections de la circonscription;
le signal met en action une sonnerie, et fait paraître un numéro
indiquant dans quelle direction est le feu; la sonnerie parle jusquà
ce que le gardien ait ouvert la porte de la boîte où se trouve
renfermé le système, afin daccéder au bouton
de sonnerie qui correspond au logis des officiers de pompiers; il y a
même un bouton permettant de mettre en mouvement une grosse cloche
sonnant une sorte de tocsin.
La section Anglaise renferme un système un peu analogue exposé
par M. Bright; les poteaux de rue sont également fermés
par une porte vitrée et renfermcut un bouton; on le tire pour donner
le signal; ce mouvement, en mettant en action la sonnerie des postes,
fait apparaître dans la boîte un disque rouge qui prouve que
le signal est bien arrivé. De son côté, le gardien
se portant à son appareil, tire à plusieurs reprises un
bouton, agite le disque rouge de façon à montrer à
la personne qui appelle quon est averti. Pour découvrir quel
est le poste où se trouve le danger, on fait usage dun cadran
chercheur analogue à celui que jai décrit dans l'article
précédent; une manette tournante interrompt le courant et
arrête la sonnerie en quittant sa position de repos; elle le rétablit
au moment où, dans sa rotation, elle arrive sur le numéro
correspondant au circuit mis en action,
Le système comprend des dispositions électriques de dérivations
et de résistances égales, dans lexamen desquelles
il me paraît inutile dentrer, dautant mieux quelles
ont été déjà décrites dans ce journal,
n° des Ier juillet 1880, et 6 juillet 1881.
Venons aux appareils à signaux complexes : Tous reposent sur un
même principe, qui est celui que nous avons déjà décrit
dans ce journal, pour le télégraphe de quartier. Je rappelle,
en peu de mots, en quoi il consiste. Un ressort quelconque, rendu libre
quand on donne le signal, fait faire un toùr à une roue;
celle-ci a sa tranche armée de dents qui, dans le défilement
de la roue, produisent des contacts électriques; on les dispose
en nombre et en distance, de façon à former sur une bande
dappareil Morse, par exemple, une série de points et despaces,
indiquant le poste qui expédie, et même, à laide
dune aiguille mobile, on peut varier la série, dun
certain nombre de façons, correspondant à des indications
spéciales; je ne reviendrai pas plus complètement sur cet
appareil, qui constitue évidemment un très bon indicateur,
dautant quon en peut placer un grand nombre indépendamment
sur le même circuit; on le trouvera dans la section américaine.
Voici les applications faites de ce principe au point spécial qui
nous occupe : M. Collin joint le signal à son contrôleur
des rondes. Le surveillant, en passant devant lappareil, trouve
un ressort qui doit être toujours armé, il na quà
le lâcher pour faire partir, au poste central, le signal dalarme
qui est donné par une grosse sonnerie allemande, à mouvement
mécanique, et pour envoyer en même temps le numéro
du poste où il se trouve. Afin déviter que par oubli
le ressort se trouve détendu, un verrou particulier ne permet à
lhomme de ronde de prendre son contrôle que si lappareil
est prêt à parler. Dautre part, lhorloge qui
mène le système sarrête au moment où
le signal dincendie est donné, fixant ainsi lheure
où le danger a été signalé. Ce système
est adopté dans le théâtre de lOpéra.
La section Allemande montre un petit appareil de M. Gurlt; une petite
manivelle peut se placer sur quatre points, envoyant avec le n° du
poste les indications ; « petit feu, feu moyen, grand incendie,
grand danger. » Cest le principe ci-dessus, appliqué
très simplement.
Dans la section Belge, on trouve dabord le système employé
à Gand; il est dû à M. Welsch; les postes sont dans
les rues et correspondant aux horloges publiques; un cordon placé
dans une boîte, met en mouvement un télégraphe de
quartier donnant le n° du poste ; en même temps lhorloge
sarrête enregistrant lheure du signal.
M. Devos, expose dans la même section, un système qui ne
diffère en rien du télégraphe de quartier ordinaire,
et sur lequel je ninsiste pas.
Il convient de signaler une disposition due à M. Barthelous et
qui paraît ingénieuse. On nen peut trop juger, lappareil
est fermé, et personne ne peut fournir de renseignements; néanmoins
daprès une description assez vague laissée par lauteur,
on peut considérer cet appareil comme un télégraphe
de quartier pouvant être mis en mouvement soit à la main,
soit par un déclanchement dépendant dun système
électrique relié à des avertisseurs du système
Brasseur que j'ai déjà décrit; lappareil serait
donc à la fois volontaire et automatique. Dans ce dernier cas,
les habitants de la maison sont avertis par leur propre sonnerie en même
temps que le signal dalarme est donné au poste central. Le
syslème peut d'ailleurs saccommoder de toute espèce
davertisseur automatique. Cette combinaison, si elle est bien celle
de M. Barthelous semble ingénieuse et susceptible dêtre
généralisée, elle pourrait rendre des services.
...
Cette même année, une utile amélioration vient dêtre
apportée, à Rouen, au service d'avertissement en cas dincendie:
On sait, dit le Journal de Rouen, que ce service se fait par un réseau
télégraphique comprenant quatre lignes principales (dans
la direction des points cardinaux), sur lesquelles sont branchées
les fils qui vont commander le timbre électrique dont est pourvu
le domicile de chacun des hommes de notre compagnie de sapeurs-pompiers.
Ces quatres lignes principales aboutissent chacune à une pile spéciale
installée dans le dépôt central des pompes, rue Boudin.
Quand, dune station quelconque du réseau, on télégraphie
au dépôt central pour demander du secours, le premier soin
dun des gardiens du dépôt est denvoyer sur chaque
ligne principale le signal convenu pour avertir les pompiers. Ce signal
se fait en pressant un bouton autant de fois qu'il est nécessaire
pour indiquer la région dans laquelle a éclaté le
sinistre. Il faut donc répéter quatre fois cette opération
pour prévenir sur les quatre lignes, ce qui ne laisse pas de demander
un certain temps.
Lidée devait venir naturellement de relier les quatre lignes
à un seul bouton, de façon à envoyer à la
fois dans toutes les directions le courant avertisseur. Cest ce
qui vientdêtre fait. On installera ensuite des téléphones
dans chacune des quinze stations de Rouen qui correspondent avec le poste
central.
sommaire
EXPOSITION INTERNATIONALE D'ÉLECTRICITÉ
NOUVEAUX APPAREILS A SIGNAUX POUR APPELS TÉLÉPHONIQUES OU
AVERTISSEMENTS D'INCENDIE
On sait que dans les bureaux téléphoniques, les abonnés,
pour être mis en rapport entre eux, sont obligés de faire
dabord un appel au bureau central, dentrer en correspondance
avec un employé pour lui indiquer le nom de son correspondant,
et il faut que lemployé aille ensuite consulter le registre
pour connaître le numéro de ce correspondant.
Cette triple opération perd du temps, et on pouvait désirer
que labonné lui-même pût, avec son appel, indiquer
immédiatement le numéro de celui avec lequel il désire
entrer en correspondance. M. Mackensie a combiné
à cet effet un transmetteur très ingénieux que nous
représentons fig. 1 ci-après et qui est tout à fait
pratique.
Ce système qui est de très petite dimension et qui peut
saccrocher à un mur, est une sorte de transmetteur compositeur
qui se manuvre comme
une machine à calculer. Trois plaques a, a, a portant les désignations
des 10 chiffres de notre numération, peuvent glisser dans des rainures
disposées les unes à côté des autres, et leur
extrémité b porte gravées en relief des combinaisons
de contacts différentes pour chaque chiffre, et appropriées
au récepteur, qui est une sorte de compteur. Un guichet placé
devant ces plaques sur lenveloppe de lappareil, permet de
lire le nombre formé par lensemble des chiffres de ces plaques
placées sur une même ligne, et on peut en abaissant ou en
haussant les plaques faire apparaître tel nombre quil convient
jusquà 999. Leur position est dailleurs assurée
au moyen dun encliquetage représenté,dans une figure
séparée, au haut du dessin.
Fig 1 Fig
2 
Dans ces conditions, les plaques présentent au fond dune
rainure bb et suivant une ligne droite, toutes les combinaisons de contacts
correspondant
au nombre figurant au guichet. Au-dessus de cette rainure est disposé
un ressort frotteur h, qui est entraîné par un mouvement
dhorlogerie M à deux mobiles avec régulateur pendulaire,
sollicité par un fort ressort en spirale et que peut dailleurs
entraîner dautre part, en sens contraire, quand on fait lappel,
un cordon de tirage q qui alors bande le mécanisme dhorlogerie.
En outre de ce ressort frotteur, il en existe un second t fixé
sur le même curseur que le premier qui est destiné à
établir la communication avec la pile; mais, comme de l'abaissement
du cordon de tirage, il pourrait résulter des contacts irréguliers
et des effets doubles au moment où le cordon serait abandonné
à lui-même, M. Mackensie a dû disposer ce dernier ressort
de manière à neffectuer les émissions du courant
quau moment du retour du système à sa position normale.
A cet effet, il a disposé parallèlement à la rainure
où se montrent les contacts saillants des plaques, un petit prisme
débonite V fendu en plan incliné, en F, à sa
partie supérieure, et disposé parallèlement à
la rainure. La partie extérieure de ce prisme est isolante, mais
la partie intérieure du côté de la rainure est garnie
dune lame dargent ou de platine qui est en rapport direct
avec le circuit. Le ressort destiné à établir la
communication électrique dont il vient dêtre question,
porte une languette disposée de telle manière que, quand
il est abaissé par suite du tirage du cordon, il se trouve engagé
dans la fente F du prisme, et est obligé de glisser sur la partie
isolante de celui-ci; mais quand le tirage a été totalement
effectué, il se dégage du prisme en tournant autour de son
xtrémité inférieure, et vient frotter contre la lame
métallique de contact, et alors quand on vient à lâcher
le cordon, le circuit, se trouvant fermé, peut être interrompu
régulière ment au moment du passage du second ressort h
sur les différentes saillies des signaux correspondant aux chiffres
à transmettre. Sur la figure 1, le ressort t en question est représenté
au moment où, effectuant son retour, il est près datteindre
sa position initiale. Cet appareil fonctionne parfaitement et ne laisse
rien à désirer au point de vue pratique. Le récepteur
qui correspond à lappareil précédent est de
M. H. Pond. Il renferme comme le précédent des combinaisons
extrêmement ingénieuses, et peut reproduire toutes les combinaisons
des chiffres depuis 1 jusquà 999, avec un seul électro-aimant.
Dans lorigine, il était, il est vrai, plus compliqué
sous le rapport des électro-aimants ; mais lauteur en a diminué
successivement le nombre, et aujourdhui il est réduit à
sa plus simple expression. Nous en donnons le dessin dans la figure 2;
cest la vue latérale.
Mais pour quon puisse se faire une idée de lensemble,
il faut supposer que trois mécanismes semblables se trouvent placés
côte à côte, de manière à présenter,
rangées les unes à côté des autres, trois roues
portant chacune en avant, sur leur circonférence, les dix chiffres
de notre numération. Ces roues constituent en somme un tambour
divisé en trois parties pour fournir les trois séries de
chiffres jusquà 999, et ce tambour ainsi que tous les mécanismes
qui sy rapportent, est recouvert dune enveloppe qui ne laisse
voir extérieurement que les nombres appelés, lesquels apparaissent
dans un guichet comme les signaux dappel des avertisseurs de sonnerie
.
A létat normal, ces roues D3 sont toutes disposées
de manière à présenter au guichet un zéro;
elles sont maintenues dans cette position par un enclanchement électro-magnétique,
mais elles sont sollicitées individuellement à tourner sous
linfluence dune tige métallique E qui porte une
crémaillère engrenant avec leur axe, lequel axe tourne à
frottement doux sur une broche qui leur est commune. Une dentelure à
échappement d surmonte les tiges E, et léchappement
est commandé par lélectro-aimant A.
Toutefois, à létat t normal, léchappement
seul de la roue de droite est libre de fonctionner; les deux autres sont
embrayés, et ne peuvent être libérés que sous
l'influence dune action mécanique dont nous parlerons plus
tard. Nous ferons seulement remarquer ici que dans chaque position que
prend lune ou lautre de ces roues sous linfluence électromagnétique,
non seulement la roue qui vient de fonctionner se trouve embrayée
solidement, mais encore quil résulte de cette action, un
dégagement de léchappement de la roue située
à gauche de celle qui a fonctionné et qui est alors libre
de céder à laction électro-magnétique.
Il arrive donc que quand le frotteur du transmetteur est passé
successivement sur les différentes combinaisons de contacts dont
nous avons parlé, la première combinaison a provoqué
la rotation de la première roue à droite, rotation qui a
eu pour effet de faire arriver devant le guichet le chiffre des unités,
et de provoquer dans cette position son embrayage, tout en soustrayant
léchappement correspondant à laction ulté
rieure de lélectro-aimant. La seconde combinaison du transmetteur,
en réagissant dune manière analogue sur la seconde
roue, a fait arriver devant le guichet le chiffre des dizaines, et enfin
la troisième .
1881 La United States Underground Telegraph
Company vient de poser à New-York à titre dessai
une série de soixante-douze fils sétendant du quartier
général des pompiers dans Mercer-Street, au quartier général
de la Police dans Mulbery-Street. Les fils sont posés dans de longues
boites en bois, recouvertes avec une préparation de silice et dautres
substances destinées à exclure lhumidité et
à assurer un isolement parfait. On dit que si lessai actuel
donne de bons résultats, le système sera étendu,
de manière à embrasser les stations de police, les postes
de machines et les boites dalarme en cas dincendie. La même
compagnie pose aussi des fils souterrains à Philadelphie.
1881 LE TÉLÉGRAPHE DE QUARTIER .
Amérique District telegraph
Lorsquun appareil très perfectionné est inventé
et pénètre dans la pratique, les appareils similairesqui
lont précédé, et qui remplissaient moins complètement
loffice auquel il est destiné, cessent généralement
de se développer, et peu à peu disparaissent. Cependant,
quelquefois, il nen est pas ainsi; malgré lapparition
du système nouveau,dont la perfection est frappante, on voit persister
et même continuer de sétendre un système ancien,
qui semblait devoir être aussitôt étouffé; cela
tient alors le plus souvent à ce que ce procédé,
inférieur dans la généralité des cas, est
supérieur dans certains cas particuliers fréquents; à
ce quil présente certaines qualités de simplicité
dans linstallation, de sécurité dans ses résultats
restreints, que l'appareil supérieur ne possède pas au même
degré.
Nous avons un exemple frappant de ces faits dans le télégraphe
de quartier {district telegraph). Ce petit appareil, inventé en
Amérique, était en grand usage dans ce pays avant linvention
du téléphone. Il a été rapidement décrit
dans ce journal par M. du Moncel, à propos des systèmes
avertisseurs dincendie, dans le numéro de juillet 1880. Je
crois utile den rappeler les dispositions.
Lappareil figuré ci-contre se présente sous la forme
dune petite boite ronde, fermée par un cadran pourvu dun
aiguille, comme le montre la figure 1.
Le cadran est divisé en un certain nombre de cases, douze par exemple,
renfermant, comme on le voit, chacune lindication dun ordre
de service spécial ; lorsquon veut sen servir, on abaisse
le levier dont on voit le bouton en dehors, ce qui met en action une sonnerie
dappel; la réponse étant venue, on met laiguille
sur la case où se trouve lordre quon veut envoyer à
la station correspondante, il est aussitôt transmis un signal donnant
la désignation de la personne qui a signalé, ainsi que le
numéro de la case sur laquelle elle a placé laiguille,
cest-à-dire lordre quelle a voulu transmettre.
Cela sopère le plus simplement du monde; lappareil
est sur un circuit dont la pile unique est d'ailleurs placée au
bureau central et non chez le particulier; la boîte renferme un
mécanisme de sonnerie semblable à ceux que lon connaît,
et de plus un ressort dhorlogerie tendant constamment à faire
tourner une roue à dents appuyant contre un ressort (voir fig.
2).
Chaque fois quune dent de cette roue passe sur ce contact, elle
envoie un courant. Lensemble est enclanché et immobile quand
lappareil ne parle pas; lorsquon envoie un signal, la roue
devient libre, mais ne peut faire quun tour. Cest la disposition
des dents de cette roue qui fournit le signal. Elle en présente
dabord un certain nombre dont l'espacement est particulier à
lappareil et fait reconnaître le poste qui appelle. Supposons
que ce soit le poste 13.
La roue présentera dabord une dent, un espace, trois dents,
un espace et une dent; en sorte quau poste correspondant, sur une
bande de papier défilant dans l'appareil récepteur, on recevra
dabord une figure semblable à ceci - - - - - - - - - - -
- -
A partir de ce point, la roue porte douze dents également espacées;
elles donneraient donc douze points également espacés si
rien ne venait modifier leur contact; mais laiguille, en se dé
plaçant, entraîne un contact mobile qui allonge la durée
du courant lorsque passe la dent qui correspond à la case où
elle se trouve, en sorte que si elle est, par exemple, sur la case 3,
on recevra une figure semblable à celle-ci - - - on naura
plus quà lire lindication correspondant à la
case 3 de lappareil 13 ou à chercher, sur un registre ad
hoc, quel ordre correspond à ce signal.
 |
Voilà sans doute un système
bien moins général que le téléphone, il
ne peut transmettre quun nombre très restreint dindications
sans réponse, tandis que lautre donne la conversation
directe, supériorité énorme; et cependant le
télégraphe de quartier na pas disparu, tout au
contraire, il se développe et reçoit chaque jour des
applications nouvelles. Lexplication de ce fait, dabord
singulier, est facile. Dabord le télégraphe de
quartier ne réclame pas un circuit spécial par appareil
comme le téléphone; un grand nombre de postes sont placés
en dérivation sur un circuit unique partant du bureau central
pour revenirsy fermer, et chaque poste entre dans le circuit
général seulement lorsquil a à parler.
de là une très grande diminution dans les frais détablissement
et, par suite, dans le prix des abounements; ils se font, je crois,
au prix de 150 fr. par année. En suite, pas dinduction;
cette terrible induction qui, à des moments impossibles à
prévoir, rend subitement impraticables les appareils téléphoniques
en usage, malgré doublés circuits, enveloppes métalliques
et autres précautions coûteuses; dans le télégraphe
de quartier, peu de signaux il est vrai, mais sûrs; dans certains
cas, cette qualité prime lautre; par exemple dans celui
que signale M. du Moncel, pour lavertissement des incendies,
un mot suffit, mais il faut quil arrive et sans retard, là
le télégraphe de quartier conserve lavantage.
Tout naturellement le téléphone, avec ses admirables
qualités, a remplacé le télégraphe de
quartier pour beaucoup dapplications usuelles; celui-ci a néanmoins
résisté et a continué de sétendre,
surtout en se spécialisant. Il domine, par exemple, dans les
usines où les ordres à transmettre sont prévus,
et dans lesquelles le bruit ou dautres influences rendent souvent
le téléphone impraticable. Il serait, je pense, le plus
commode moyen de communication dans les grands hôtels, dans
lesquels les tubes acoustiques ne peuvent pénétrer dans
chaque chambre et où le téléphone serait dun
emploi difficile à cause de linduction, et surtout dune
installation coûteuse à cause du nombre des circuits.
Mais le télégraphe de quartier est entré pendant
les dernières années, surtout aux Etats-Unis, dans une
voie qui semble être la sienne par excellence, et où
il paraît appelé à rendre les plus grands services.
Cest son application aux services municipaux et de police.
On peut prendre pour exemple linstallation de ce système
faite à Chicago, lune des villes où il est le
plus complètement appliqué. Dès le commence de
son installation dans cette ville, notre collaborateur C. Haskinsnous
en a envoyé la description que lon retrouvera dans le
t. III, p. 88 de notre journal. Chaque poste de police sert de point
de départ à un certain nombre de circuits, portant des
postes de télégraphe de quartier.
Ceux-ci sont placés, soit dans des guérites spéciales
(fig. 3) installées dans les rues et dont les agents de police
ont laclef; soit, et cest là le point intéressant,
chez divers citoyens considérables qui peuvent en faire usage
et auxquels chacun peut sadresser en cas de nécessité.
Le cadran de lappareil porte alors les indications que nous
donnons dans la figure 4 ci-contre, qui prévoient tous les
cas pressants. . |
Lappareil est d'un maniement très simple, comme
on sait, mais, pour plus de sécurité, on a placé sur
le cadran des instructions claires, afin de permettre au premier venu den
faire usage sans erreur possible Au poste de police correspondant est toujours
préparée une voiture spéciale propre à transporter
rapidement des agents sur le point désigné, à recueillir
un blessé, à ramener au poste un malfaiteur rapidement et
sans scandale.
La guérite spéciale qui renferme les télégraphes
de quartier renferme en même temps un poste téléphonique,
comme cela est indiqué dans le dessin ci-joint; nous représentons,
à part, la boîte où se trouvent réunis les deux
appareils (fig. 4).

Si lagenta des explications spéciales à donner, il entre
dans la guérite où il peut senfermer et met le téléphone
en jeu. Lors même que rien ne se produit dans leur section, les agents
qui sont en surveillance doivent, à des heures réglées,
donner signe de leur passage par le télégraphe, ce qui donne
au poste un moyen de contrôle constant.
On a tiré de lemploi du télégraphe un moyen de
protection spéciale pour les personnes qui le désirent. Moyennant,
je crois, une légère redevance, chacun peut faire établir
chez lui un poste de télégraphe de quartier ; de plus, il
peut déposer au poste de police une clef de son logement, en sorte
que, sur son appel, la police peut pénétrer chez lui et y
saisir les malfaiteurs. Lemploi de ces moyens a, paraît-il,
plus que doublé lefficacité de la police dans les villes
où lapplication en a été faite.
On na pas été sans se plaindre, dans ces derniers temps,
quune certaine insécurité régnait dans Paris;
sans vouloir nullement entrer dans cette discussion, il faut reconnaître
que lextension de la ville, sa population toujours grandissante, son
activité sans cesse augmentée exigent une augmentation proportionnelle
des secours de sécurité, et quil ne faut rien négliger
des moyens qui peuvent augmenter leur action, sans accroître sérieusement
la dépense.
Lexpérience prouve que le télégraphe de quartier
est utile dans ce sens au plus haut point, il ma paru utile de le
remettre sous les yeux du public, et je pense que ladministration
ne saurait mieux faire que détudier sans retard un appareil
qui a si bien réussi ailleurs, et qui serait le complément
nécessaire des installations télégraphiques déjà
faites.
FRANK GÉRALDY.
1883 AVERTISSEURS ÉLECTRIQUES DINCENDIE.
Un nouveau système de signal automatique avertisseur dincendie
vient dêtre appliqué à New-York parla Western
Electric Manufacturing Company. Lappareil consiste en une sorte de
thermomètre rempli de mercure, dont la tige na pas quatre centimètres
de longueur. A la partie inférieure de cette tige, un fil communique
avec le mercure; un autre fil de platine est inséré dans la
partie supérieure, de telle sorte que lorsquune augmentation
de température fait élever le niveau du mercure, celui-ci
vient toucher le second fil et ferme le circuit électrique sur lequel
est placée une sonnerie, qui avertit le poste central, où
un tableau in
dique le lieu de lincendie. ...
On vient de faire à Paris, au ministère des finances, des
expériences avec lavertisseur électrique Charpentier.
Cet appareil a été posé dans presque toute létendue
du ministère. On sait quà laide dun fil
fusible ou de sûreté en étain, le feu forme une soudure
qui établit le circuit sur les fils électriques de lavertisseur
et met en branle une sonnerie continue, laquelle avertit les pompiers. De
plus, un cadran ou tableau désigne la partie de lédifice
où lincendie a éclaté. Au cours des expériences
entreprises au ministère des finances, le feu a été
mis dans la partie la plus éloignée du poste des pompiers,
à un rayon du dépôt des archives, situé sous
les combles, du côté de la rue de Rivoli. Le circuit électrique
était à peine fermé par suite de la soudure, cest-à-dire
dans un intervalle de trois minutes trente secondes, que la sonnerie avertissait
les pompiers. Ceux-ci sont accourus au pas de course et ont franchi en peu
dinstants environ six cents mètres à travers les couloirs
et les escaliers du ministère, puis devant les personnes invitées
aux expériences sont venus mettre en batterie leurs engins et machines....
Ce qui a caractérisé surtout, dans le cours
de lannée 1883, les recherches faites sur la lumière
électrique, cest le soin quon a apporté à
lestimation du prix de revient et du rendement. Il est certain que
cest là le nud de la question, car on ne peut demander
au public de changer son mode déclairage sil ny
trouve pas de réels avantages. Léclairage électrique
présente bien des avantages en dehors de la question du prix de
revient, et en particulier celui de développer une beaucoup moins
grande quantité de chaleur, de ne pas entraîner dexplosions,
et de fournir beaucoup moins de causes dincendie. Cependant ces
avantages ne seraient pas assez considérables pour que le public
se décidât à changer si le prix devait être
supérieur. Or, il paraît aujourdhui démontré
que le prix de léclairage à laide des lampes
à incandescence ne dépasse pas, pour Paris, celui du gaz
au prix quon le fait payer aux particuliers, cest-à-dire
à 3o centimes le mètre cube; mais que léclairage
avec leslampes à arc peut être, à lumière égale,
beaucoupplus économique.
En ce moment, c'est de léclairage électrique des théâtres
quon se préoccupe le plus; les affreux incendies qui sy
manifestent si fréquemment depuis quelque temps ont donné
beaucoup à réfléchir aux municipalités et
aux directeurs de théâtre, et on cherche les moyens dobtenir
cet éclairage dans les meilleures conditions possibles. Les essais
faits à Brünn, en Autriche, et à la Scala de Milan
ont été, à ce quil paraît, très
satisfaisants.
1883 AVERTISSEUR DINCENDIE DE M. CRANE
Depuis que lon emploie des avertisseurs électriques dincendie,
on sest occupé de la possibilité dempêcher
deux ou plusieurs signaux darriver en même temps au bureau
central et de donner lieu ainsi à des erreurs ou à des retards.
Beaucoup dexpériences ont été faites dans ce
but, mais aucun essai na jusqu'ici obtenu un succès complet.
Linvention que je vais décrire paraît remplir le but
cherché; elle a été adoptée pour les dernières
boîtes de la Gamewell Fire Alarm C°,
qui possède les brevets, et pour laquelle linventeur, M.
G.Crane, travaille constamment au perfectionnement du système,
qui est si simple quune description sommaire suffira pour le faire
comprendre à nos lecteurs.
Dans le croquis jai supprimé toutes les parties de la boîte
qui ne sont pas nécessaires au fonctionnement. Lappareil
est contenu dans un cylindre de 7 pouces de diamètre environ et
dune profondeur de 2 1/2 à 3 pouces, qui à son tour
est renfermé dans une boîte en fer avec une porte fermant
à clef, par laquelle passe un crochet vu de côté dans
la figure 1 et désigné par a. Cette boîte est placée
dans une autre en fer plus grande et fermant à clef également,
qui protège le tout des accidents et du mauvais temps. Des clefs
acces sibles au public en cas dincendie sont placées à
des endroits convenables dans le voisinage.

La figure 2 montre l'aimant a, dont larmature b est trop éloignée
pour être attirée sous l'influence du courant normal de la
pile. Cette armature est suspendue en c à une plaque de laiton
fixée solidement au cadre de la boîte. un ressort d la maintient
en position. Dans la plaque se trouve un trou qui contient une goupille
verticale en ébonite dont le bout inférieur vient butter
contre le dos de l'armature; la goupille est placée de manière
quune pression exercée dans la direction de laxe de
sa longueur par une autre goupille sur la porte extérieure forcera
larmature à sapprocher de laimant.
Sur le bout inférieur du levier de l'armature se trouve un écrou
détaché f maintenu par un ressort à boudin. gg
représente le levier qui, au repos, retient le rouage par lentaille
i qui prend la goupille h. Pendant quon fait fonctionner la sonnerie
dalarme, le levier g g' est tenu éloigné de la goupille
h par une excentrique, il retombe ensuiteà sa place un instant
avant que la goupille n'arrive à lentaille. Le levier a (fig.
1) est trop court pour arriver à gg, excepté quand
l'armature, étant près de laimant, permet à
l'écrou f de prendre sa place sous gg et au-dessus de K.
La boîte fonctionne de la manière suivante : la personne
qui désire annoncer un incendie ouvre la porte extérieure
de la boîte et tire le crochet en bas. Le levier K fait monter f
, qui à son tour fait lever gg, qui laisse échapper
h, et linstrument répète le signal cinq fois à
la station centrale. Il est à remarquer que tous les circuits davertisseurs
dincendie sont des circuits fermés, et que le signal est
envoyé en les ouvrant : à la première interruption
du circuit larmature sécarte comme le montre la figure
2, et le courant est trop faible pour la faire revenir à sa place.
Dans toutes les boîtes fermées dun même circuit
les armatures sont maintenues en place mécaniquement par les portes
extérieures qui enfoncent la goupille s. Si la porte dune
boîte est ouverte pendant quun signal est nvoyé par
une autre boîte du même circuit, la goupille 'e se lève
et l'armature sécarte ; aucun effet nest produit en
tirant le crochet, puisque K narrive pas au levier gg. Mais
en fermant les portes extérieures on place toutes les armatures
si près de laimant que le courant de ligne les maintiendra
en position. Dès que le signal a été donné,
les boîtes sont prêtes à servir comme auparavant
1884 Le système des avertisseurs dincendie
de Boston comprend 400 boites à signaux distribuées dans
toute la ville, qui est divisée en dix quartiers dincendie.
La longueur totale du fil employé atteint plus de 300 milles.
En 1909, Western Union et ADT passent sous le contrôle
d' American Telephone & Telegraph Company (AT&T).
Entre 1910 et 1930, ADT se diversifie dans de nouveaux domaines, tels
que les alarmes incendie et les systèmes d'alarme de sécurité
, tout en restant distincte de la branche alarmes Holmes d'AT&T .
ADT entre en bourse dans les années 1960.
En 1964, ADT a été reconnue coupable de monopole et d' entrave
à la concurrence . Il a été démontré
qu'elle fournissait près de 80 % des services de télésurveillance
aux États-Unis. Dans certaines villes, comme New York et Memphis
(Tennessee) , elle était le seul fournisseur. Il a également
été établi qu'elle avait contraint ses concurrents
à cesser leurs activités en pratiquant des prix inférieurs
aux coûts. Elle facturait des prix très bas aux grands comptes
dans les villes où la concurrence était présente,
et des prix beaucoup plus élevés là où il
n'y avait pas de concurrence. ADT a été contrainte d'adopter
une grille tarifaire nationale, non modifiable, afin de favoriser l'implantation
de concurrents dans les villes sans concurrence et de payer des amendes
et des dommages-intérêts triplés au gouvernement fédéral,
à ses clients et à ses concurrents locaux.
Début 1987, la société Hawley Goodall,
propriété de Michael Ashcroft , acquiert Crime Control Inc.,
entreprise basée à Indianapolis et quatrième du marché
américain de la sécurité, pour 50 millions de dollars.
Plus tard dans l'année, elle rachète ADT et s'installe aux
Bermudes . Ce rachat propulse Hawley au rang de leader des services de
sécurité aux États-Unis et lui permet de réaliser
la majeure partie de son chiffre d'affaires sur le marché nord-américain.
Suite à cette acquisition, Hawley devient ADT Limited et recentre
son activité sur les services de sécurité. Fin 1987,
la société cède ses activités de services
aux installations en Amérique du Nord à la société
danoise ISS A/S .
En 1997, ADT a été rachetée par Tyco
International dans le cadre d'une prise de contrôle inversée
...
sommaire
A PARIS
1885 L'avertisseur d'incendie
Petit
- Avertisseurs d'incendie de la Ville de Paris (système Petit)
- LA NATURE par G. Mareschal : (première
page ) (suivante)
« Depuis le commencement de cette année, la ville de Paris,
suivant en cela l'exmple qui lui était donné par plusieurs
grandes villes d'Angleterre et d'Amérique, a commencé l'installation
d'un réseau d'avertisseurs publics d'incendie. Si elle arrive en
cela après les autres, c'est qu'elle a voulu profiter de leur expérience
et avoir des appareils perfectionnés. M. Petit, contrôleur
des télégraphes, spécialement attaché au réseau
de la ville de Paris, a été chargé d'étudier
et de faire l'installation ; et c'est lui qui a imaginé les boutons
avertisseurs et le poste récepteur que nous allons décrire
et qui sont construits par la maison Bréguet. [...]
Tout le monde sait avec quel dévouement l'admirable corps des pompiers
de Paris sait accomplir son devoir ; mais encore faut-il qu'il soit prévenu
à temps pour combattre avec succès son redoutable ennemi.
La dernière statistique établie par le colonel Couston constate
que le nombre des incendies, depuis 1882, a toujours été
en diminuant. Cette diminution est due à la rapidité avec
laquelle, au moyen du réseau télégraphique, on peut
appeler les secours. Il faut espérer qu'avant peu ce réseau
sera complété par de nombreux avertisseurs publics placés
dans tous les quartiers, et que grâce à eux les sinistres
deviendront de plus en plus rares. »
1888 L'avertisseur d'incendie Arthur KREBS
Brevet de SYSTÈME DE TÉLÉPHONE à
champs magnétique fermé avec plaques cylindriques concentriques
égales, du 27 juillet 1888
L'appareil
Le
brevet
|
SYSTÈME DE TÉLÉPHONE à
champs magnétique fermé avec plaques cylindriques
concentriques égales par Monsieur Arthur Krebs.
L'objet de la présente demande de brevet est de me garantir
la propriété exclusive d'un système de téléphone
basé sur les propriétés suivantes :
Le fonctionnement d'un téléphone magnétique
repose sur la variation de l'intensité magnétique
d'un noyau de fer doux autour duquel est placée une bobine
à fil fin.
À chaque variation de l'intensité magnétique
de ce noyau correspond dans le fil de la bobine une action électrique
dont la grandeur, en dehors des conditions extérieures qui
constituent le circuit électrique, dépend de la grandeur
de la variation de l'intensité magnétique.
Les dispositions adoptées ont pour but de créer un
champ magnétique puissant au moyen d'un ou plusieurs aimants,
dont les deux pôles sont recueillis d'une part, par le noyau
de fer doux portant la bobine, de l'autre par la plaque de fer doux
destinées à vibrer, et dont le centre est maintenu
à une faible distance de l'extrémité du noyau.
En outre, la plaque vibrante est construite de telle façon,
qu'une section cylindrique quelconque, ayant comme axe celui du
noyau ou de la plaque soit sensiblement constante ; la meilleure
disposition étant celle dans laquelle cette section est égale
à celle du noyau.
Pour réaliser cette condition, l'épaisseur de la plaque,
pour la surface en regard de l'extrémité du noyau,
est donc le quart du diamètre de ce dernier, en s'éloignant
du centre ; l'épaisseur est telle que xD = d²/4. d étant
le diamètre du noyau ; D le diamètre de la section
cylindrique considérée sur la plaque ; x l'épaisseur
de la plaque pour le diamètre D.
L'une des faces peut être plane ou affecter une surface quelconque,
les deux faces peuvent être décrites par des hyperboles,
mais dans tous les cas l'épaisseur restera toujours définie
comme il vient d'être dit.
En outre, la section du noyau et par suite celle de la plaque sont
telles que dans toutes les circonstances ces pièces sont
très éloignées de leur point de saturation
magnétique.
Ces dispositions ont pour objet de diminuer le plus possible les
résistances magnétiques du système.
Dans ces conditions l'intensité du champ magnétique
situé entra la plaque et l'extrémité du noyau
dépend uniquement de la puissance des aimants et de l'épaisseur
de la lame d'air comprise entre l'extrémité du noyau
et la plaque. Celle-ci est aussi faible que possible, mais suffisante,
pour que dans ses vibrations la plaque ne puisse venir toucher le
noyau.
Les variations du champ sont ainsi rendues beaucoup plus intenses
et par suite la puissance du téléphone rendue plus
grande, que lorsque la plaque a une épaisseur constante.
Si la plaque est mince elle est saturée au centre, si elle
est épaisse ses vibrations sont très faibles. Avec
la plaque qui vient d'être décrite, l'amplitude des
vibrations reste très grande, et la section à n'importe
quelle distance du centre est suffisante pour ne jamais être
saturée.
Ces dispositions sont applicables à tout téléphone
qu'il soit récepteur ou transmetteur. Elles permettent de
réaliser des téléphones de toutes dimensions
et en particulier des appareils de très grande dimension
d'une sensibilité beaucoup plus grande que tous ceux construits
jusqu'à ce jour.
A plaque vibrante
B C aimants permanents ayant un pôle commun en B et les autres
pôles de même nom en C.
D couronne en fer doux à laquelle sont fixés les aimants
et qui supporte la plaque.
E noyau de fer doux portant la bobinne de fil fin.
F bobinne de fil fin.
G disque en laiton ou autre matière, excepté fer et
acier, pressant la plaque A par l'intermédiare d'un coussin
en carton dans une feuillure de la couronne D. Ce disque est ouvert
et porte un pavillon. Dans le premier cas on parle contre la plaque,
dans le second dans le pavillon.
H enveloppe en bois ou métal de forme quelconque servant
de support à l'appareil.
En résumé, je revendique dans cet
appareil l'emploi d'une plaque vibrante à épaisseur
variable définie comme il a été dit ci-dessus
et la disposition de l'armature formant le champ magnétique
sur la plaque, ou d'une manière générale l'emploi
d'un champ magnétique fermé sur lui-même en
employant des sections métalliques suffisantes pour qu'elles
soient éloignées de leur point de saturation, quelles
que soient les dispositions adoptées.
Elle permettent de construire des téléphones d'une
sensibilité extrêmement grande et de dimensions inusitées
à ce jour.
Paris le 27 juillet 1888
Institut National de la Propriété Industrielle
|
« Lors de la séance du 11 décembre
1888, le capitaine Krebs suggère la mise en place d'avertisseurs
téléphoniques pour remplacer les appareils à système
télégraphique dans les rues. Le coût de remplacement
des appareils déjà installés ajouté au coût
de nouveaux appareils confortent les adversaires du téléphone,
un système « qui ne laisse pas de trace écrite »,
contrairement aux dépêches Morse du télégraphe.
Pourtant ouvert au progrès le colonel Couston est réfractaire
lorsqu'il s'agit d'adopter le téléphone.
Il conclut son étude sur les avertisseurs téléphoniques
en usage à Amsterdam lors du voyage d'étude de 1884 : «
Quant à nous latins spirituels et bavards, nous ferions certainement
du téléphone d'incendie un réseau de confusion officielle
et de causerie privée. »
L'installation d'un système téléphonique refusé,
le capitaine Krebs demande néanmoins une disposition technique
particulière. Le comité décida après discussion
que le système d'avertisseurs ne serait pas changé pour
le moment. Toutefois, sur proposition du capitaine Krebs, il fut décidé
que le réseau des 480 avertisseurs serait établi avec un
double fil « afin que l'on puisse par la suite remplacer les appareils
électriques par des appareils téléphoniques ».
Respectueux de la hiérarchie, Arthur Krebs n'en était pas
moins déterminé. Il n'a jamais renoncé à son
projet et préparait par ce détail le moment plus propice
à l'évolution qu'il avait décidé d'imposer.
Dans son action de modernisation, Krebs s'est naturellement trouvé
face à l'inertie de la part de certains partenaires techniques
du Régiment et il a dû bousculer les anciennes alliances
commerciales pour arriver à ses fins. Ainsi, il n'hésite
pas à s'associer à de nouveaux partenaires plus actifs dans
le domaine de l'innovation et répondant à sa demande en
ce qui concerne la modernisation des avertisseurs.
Le réseau de communication d'alerte est la clé de voûte
de la transformation du service incendie et les enjeux techniques et commerciaux
sont importants. Krebs l'a compris et il cherche à développer
coûte que coûte le système dont il souhaite équiper
Paris.
Ceci vaut au Régiment une lettre de réclamation de la maison
Bréguet adressée au préfet de police.
L'affaire est traitée devant les instances du comité de
perfectionnement. La maison Bréguet est jusqu'alors fournisseur
des avertisseurs de l'administration des télégraphes pour
le compte des sapeurs-pompiers. Son directeur s'étonne que le Régiment
fasse étudier à son insu des appareils en service et que
le constructeur ait fait breveter son invention (l'avertisseur téléphonique).
La maison Bréguet reproche explicitement cette initiative au capitaine
ingénieur en s'appuyant sur le fait qu'elle lui a proposé
son concours à ce sujet. La réponse du colonel Ruyssens,
chef de corps et successeur du colonel Couston, présente une argumentation
qui défend Krebs : « l'avertisseur Petit a été
adopté par le Régiment de sapeurs-pompiers de Paris par
le comité de perfectionnement dans sa séance du 11 décembre
1888, quoiqu'un avertisseur système Digeon présenté
dans la même séance assurait des communications plus complètes.
En effet ce dernier établissait des communications téléphoniques
avec le poste appelé. Ce sont des considérations d'ordre
moral, le conseil se croyant commercialement engagé avec la maison
Bréguet, plutôt que technique, qui ont fait rejeter ce dernier.
»
Krebs, une fois de plus déterminé, avec cette logique technique
qui le caractérise, révèle à mot couvert l'influence
qu'a pu avoir la maison Bréguet, soutenue par les réticences
du colonel Couston, dans le refus de voir adopter un appareil qu'il n'était
pas en mesure de fournir.
Krebs s'associe à un autre inventeur, M. L. Digeon
après avoir sollicité l'inventeur de l'avertisseur originel,
M. Petit. Selon les termes de la réponse du colonel, « M.
Petit a répondu qu'il ne lui paraissait pas possible d'établir
un avertisseur téléphonique. Le Régiment a cherché
ailleurs. »
Cette affaire, qui se soldera par la transformation de
l'avertissuer Petit par le système Digeon, montre à quel
point le capitaine ingénieur avait prévu d'arriver à
ses fins en faisant installer un deuxième fil aux avertisseurs,
malgré le rejet du téléphone.
Soutenu par le nouveau chef de corps du Régiment, le capitaine
ingénieur a relancé la recherche dans ce domaine. À
ce titre, Krebs a lui-même perfectionné un téléphone
dont il a augmenté les dimensions de la plaque afin d'obtenir une
meilleure qualité de la voix lors des transmissions.
La mise en place de ce système est également
destiné à tenter de juguler les fausses alertes qui se développent
de 1888 à 1889.
Effet pervers de la modernisation, cette transformation n'aura pas d'incidence
sur les fausses alertes.
Très ironiquement, ce sont précisément ces mêmes
fausses alertes et le développement du téléphone
en France qui feront abandonner ce système au début des
années 1980. »
Didier ROLLAND
1888 - Dans LA NATURE - AVERTISSEUR UNIVERSEL -
Système L. Digeon par G. Mareschal : (1/2)
(2/2)
« Nous avons décrit en son temps le système des avertisseurs
d'incendie employés par la ville de Paris. Ces appareils ne peuvent
et ne doivent être employés qu'à signaler les incendies
en indiquant d'une façon approximative l'endroit vers lequel les
pompiers doivent se diriger.
Le problème que s'est proposé de résoudre M. Digeon
est plus complexe et consiste, au moyen d'appareils très simples,
à relier des postes de secours, postes de pompiers, de police,
casernes, forts, etc., à un ou plusieurs points quelconques formant
postes d'appel, laissés à la disposition du public et lui
permettant de se mettre en communication téléphonique avec
les postes de secours. Toute personne peut se servir du système
sans étude préalable, ni connaissances spéciales.
Le circuit sur lequel sont montés les appareils est à courant
continu, ce qui permet de constater immédiatement tout dérangement.
[...] »
1889 -Dans LA NATURE Les nouveaux avertisseurs
d'incendie à Paris par Daniel Bellet : (1/3)
(2/3)
(3/3)
« Le feu est un ennemi qui nous menace sans cesse, et c'est pour
cela que tout ce qui se rapporte à la lutte engagée contre
lui par le régiment des pomiers intéresse si vivement la
population parisienne.
La Nature a déjà décrit en son temps le système
d'avertisseur à plaque de verre installé le long des murs
dans quelques quartiers du centre de Paris [système Petit]. Cette
installation remonte au 10 janvier 1885 ; 44 de ces appareils ont été
mis en service. Pendant ces quatre années, ils ont signalé
260 incendies, 43 en 1885, 85 en 1886, 70 en 1887 et 62 en 1888. Mais
ils ont donné lieu à 150 alertes inutiles, causées
par de mauvais plaisants qui s'évertuaient à déranger
les pompiers sans aucun motif. C'est précisément par suite
de ces alertes inutiles qu'on a songé à modifier ces appareils,
et c'est pour remédier à cet inconvénient qu'on a
imaginé le nouvel avertisseur dont nous voulons parler aujourd'hui.
Il a été créé de toutes pièces par
M. Petit, contrôleur principal des lignes télégraphiques,
pour satisfaire aux desiderata exprimés par la Commission qui a
été visiter récemment l'organisation des services
de pompiers aux États-Unis. [...]
Nous tenons à remercier M. le capitaine Krebs et
M. Petit de l'extrême obligeance avec laquelle ils
nous ont comminiqué les photographies que nous reproduisons.. [...]
»
1893 M. Digeon expose les avertisseurs dincendie
de la ville de Paris, décrits ici même par M. Pellissier.
Vu dans "La Lumière Electrique"
LE RÉSEAU DAVERTISSEURS ÉLECTRIQUES DINCENDIE
DE LA VILLE DE PARIS
Dès les premiers temps de linvention du télé
phone, on prévit son application au service davertissement
des incendies; il permettait de mettre en relation un point quelconque
de la ville avec les postes de secours, et par la grande simplicité
de sa manuvre il pouvait être mis à la disposition
de chacun. Des ingénieurs compétents craignaient cependant
que cette application ne fût pas pratique, que le téléphone
ne se dérangeât trop aisément et, si simple que fût
la manuvre, il semblait quon sexposerait à bien
des mécomptes en la confiant à des personnes inexpérimentées
et troublées par la peur.
Pour quun avertisseur dincendie puisse répondre complètement
au service quon lui demande, il doit, en effet :
1 ° Appeler lattention du poste de secours, par une sonnerie,
par exemple;
2° Faire connaître à lintéressé que
ses indications ont été comprises ;
3° Ne nécessiter que des manuvres simples et faciles
à exécuter sans apprentissage préalable.
Le problème qui se posait était donc de rendre absolument
automatiques les opérations nécessaires, tout en conservant
à lappareil les conditions sine qua non de robustesse et
de sé curité.
Les préjugés contre lemploi du téléphone
étaient tels que M. Petit, contrôleur de lAdministration
des Postes et Télégraphes, chargé de la construction
et de lentretien du réseau municipal dincendie depuis
sa création, nhésita.pas à le rejeter de lappareil
quil réalisa pour répondre aux exigences du service.
Son avertisseur a été décrit dans le journal lors
de son apparition. Il nous suffira de rappeler que lavertisseur
proprement dit se composait dune sonnerie électrique et dun
mouvement dhorlogerie que lappelant mettait en marche en appuyant
sur un bouton placé à lextérieur de la boîte
qui les contenait; le mouvement dhorlogerie transmettait automatiquement
au poste de secours, pourvu dun récepteur à cadran,
le numéro dordre du poste dappel; le pompier de garde
interrompait alors le courant; la sonnerie sarrêtait, avertissant
ainsi lintéressé que son appel avait été
compris. Les pompiers venaient de la caserne vers lavertisseur dont
le numéro dordre leur avait été indiqué
par laiguille du cadran récepteur.
Une somme considérable fut votée par le Conseil municipal
en 1888, et près de 500 appareils de ce modèle furent construits.
Dès cette époque, cependant, on examina un système
avertisseur imaginé par M. L. Digeon, système dans lequel
les indications trop sommaires et parfois inexactes de lappareil
précédent étaient remplacées par des signaux
Morse imprimés sur une bande de papier, complétés
eux-mêmes par des renseignements téléphonés,
Fig 1 Fig 2  
Fig. 1. Avertisseur électrique L. Digeon. Aspect extérieur
et mécanisme du carillon
Fig. 2. Avertisseur L. Digeon. Transmission téléphonique
des ordres
On reconnut immédiatement lévidente supériorité
de cet appareil, et des essais comparatifs purent avoir lieu en 1890,
sous la direction de MM. Lozé, préfet de police, le colonel
Ruyssen, le commandant Krebs, le capitaine ingénieur Cordier. Sans
entrer dans le détail des difficultés de tout ordre quon
eut à surmonter, il nous suffira de dire que ce fut au mois davril
dernier seulement que le comité de perfectionnement du régiment
des sapeurs pompiers de la ville de Paris adopta à lunanimité
lavertisseur téléphonique de M. Digeon.
Nous décrirons succinctement les traits caractéristiques
de ce système en donnant quelques détails sur lorganisation
du service.
Les figures 1 et 2 représentent laspect extérieur
des bornes monumentales installées sur lavoie publique.
Lavertisseur et le téléphone sont renfermésdans
la boîte supérieure située à hauteur dhomme;
ils communiquent, par des fils courant à lintérieur
de la borne, avec deux câbles qui viennent du poste central et sont
placés dans les égouts.
Pour se servir de lavertisseur, il suffit, comme lindiquent
clairement les instructions inscrites à lextérieur
de la boîte, de briser la glace située au milieu de la porte
en frappant fortement. La porte souvre alors d'elle-même et
met à découvert lembouchure du téléphone.
Un fort carillon dalarme se met en branle; pendant ce temps, lappareil
transmet automatiquement à la caserne des signaux Morse qui lui
font connaître quel est lappareil actionné. Au bout
de dix à quinze secondes, le carillon dalarme cesse, et il
suffit alors de crier distinctement dans lembouchure du téléphone
la nature du sinistre, le nom de la rue, le numéro de la maison
; par exemple : feu de cheminée, de comble, de cave, d'atelier,
de produits chimiques, ou éboulement, inondations, etc., rue.....
, n° ......
On répète ces indications à intervalles réguliers
jusquà ce quun ronflement se fasse entendre. On est
sûr alors que les pompiers sont en route pour combattre le sinistre.
Toutes ces instructions sont clairement formulées à lextérieur
de la boîte, et à lintérieur, sur plaque en
tôle émaillée quon a constamment sous les yeux
en parlant par le téléphone (fig. 1 et 2).
Voici comment seffectuent ces différentes opérations.
Lorsquon frappe pour briser la glace, on dégage le pêne
retenant la porte que trois ressorts, représentés sur la
figure 1 auprès des charnières et vers le haut à
gauche, font ouvrir spontanément. En même temps, un jeu de
leviers déclenche le mécanisme du carillon dalarme
placé derrière la porte et celui du rouage qui transmet
lindicatif du poste appelant.
Le carillon dalarme est celui de lappareil Petit transformé
et simplifié par M. Digeon; il a été décrit
à la page 569 de notre numéro du 22 décembre 1888;
nous ny reviendrons pas; son nouvel agencement se voit dailleurs
sur la figure 1.

Le transmetteur automatique a dû être combiné pour
utiliser autant que possible les organes existant dans lappareil
Petit. Il a été réduit à la plus grande simplicité.
Il se compose essentiellement dune roue à cames R, et dun
levier manipuleur (fig. 4); un poids moteur dont la corde est enroulée
directement sur laxe x de roue R, tend à la faire tourner
en sens contraire des aiguilles dune montre.
Lorsque le poids est relevé et lappareil au repos, un ergot
solidaire dune roue montée sur laxe x est engagé
sous un levier qui se dérobe dès que la glace est brisée;
la roue à cames entre alors en mouvement et transmet à la
caserne, par le levier l, lindicatif du poste dappel. La hauteur
de chute est telle que la roue R fait un tour complet seulement.
Les signes de lindicatif sont répétés trois
fois sur le pourtour de cette roue, afin déviter toute erreur
provenant dune mauvaise transmission
accidentelle. Pour régulariser la rotation sans recourir à
un moulinet qui demandait un nombre de rouages assez grand, M. Digeon
a adopté un dispositif très simple qui présente plusieurs
avantages : il a fixé sur une des roues portées par laxe
de la roue R un contrepoids convenablement excentré. A létat
de repos, ce contrepoids a dépassé un peu la verticale dans
le sens du mouvement; au départ, son action sajoute donc
à celle du poids moteur pour vaincre les frottements et mettre
le mécanisme en marche; lorsquil a franchi son point mort,
la force vive du poids moteur est employée à le remonter
dans sa position première, doù ralentissement dune
part, et dautre part appoint de force pour assurer la commutation
du levier I et le contact de la lame du téléphone. On obtient
ainsi une régularité de mouvement complètement satisfaisante.
Les cames sont disposées sur le pourtour de la roue R pour profiter
de cette allure.
Tous les postes avertisseurs sont montés en dérivation sur
la même ligne L à double fil, ainsi que le représente
la figure 4. La pile de ligne est placée en P au poste central;
son pôle négatif est mis à la terre. Le pôle
positif aboutit à travers lélectro M du Morse sur
le milieu dune bobine de résistance D dont les deux extrémités
sont reliées aux deux fils de ligne ou sur le milieu du circuit
des téléphones.
Cette dernière disposition permet dentretenir le magnétisme
des aimants des téléphones parle jeu même de lappareil.
A chaque poste avertisseur, la vis de butée B est en contact avec
un des fils de ligne L; la visb est isolée.
Le levier 1 qui, à létat de repos, sappuie sur
cette vis b, est en communication par le bras I et le ressort r avec la
terre. Lorsque la roue R se met en mouvement, les cames, en soulevant
lergot E, amènent la lame l en contact avec B. Le circuit
se trouve ainsi complété par la terre, et le Morse inscrit
un point ou un trait suivant la dimension de la carne qui soulève
le manipu lateur Z.
Le mouvement continuant, lorsque la dernière came a actionné
le levier Z, la goupille a vient prendre au passage le bras 1 et le fait
basculer au contact du ressort. .Le retour par la terre est supprimé,
le téléphone Z de lavertisseur se trouve mis en circuit
et les ordres peuvent être donnés.
Voici maintenant les dispositions adoptées au poste central.
Fig. 3. Détail du Morse à enclenchement
et à déclenchement automatiques.
Lorsque lélectro M est actionné, son armaure lâche
le volet V (fig. 3) qui vient fermer en m le circuit G S de-la sonnerie
actionnée par une pile locale P; un levier n permet de remettre
le volet V en place après chaque manuvre.
En même temps que la sonnerie se fait en tendre, le Morse déroule
et inscrit les signaux indicatifs du poste dappel.
Le mécanisme de déclenchement automatique du Morse est remarquablement
simple (fig. 3).
Larmature a bascule autour de laxe O qui porte un levier coudé
B, muni dun patin à son extrémité. Sur un des
derniers rouages du mouvement dérouleur est placé un levier
Z. mobile autour dun axe 0 ; il porte une goupille get-un bras b.
Celui-ci vient buter contre un autre bras b' solidaire du régulateur.
A létat de repos, un ressort r maintient le levier Z contre
une butée d; mais, lorsque B est soulevé par larmature
a, le patin vient agir sur la goupille g et fait basculer le bras b. Le
mécanisme se met alors à tourner jusquà ce
que, au bout dun tour complet de la roue A, les deux bras viennent
à se rencontrer de nouveau.
Un jeu de roues dangle permet lenroulement automatique de
la bande sur le rouet emmagasineur.
Lhomme de garde au poste central, averti par la sonnerie, lit sur
la bande lindicatif de lavertisseur appelant, puis il décroche
son téléphone en C; le crochet bascule et interrompt la
sonnerie. Il écoute alors les indications qui lui sont données;
lorsquil les a bien comprises, il abaisse le levier O (fig. 3) qui
ferme, par les la mes K et les butées de droite, le circuit local
de la sonnerie et introduit sur la ligne le courant de la pile P. La sonnerie
porte, outre le trembleur ordinaire, un second interrupteur identique,
intercalé dans le circuit de la ligne. Le téléphone
du poste avertisseur reçoit donc une succession de courants interrompus
qui lui font rendre cette sorte de ronflement très intense dont
nous parlions plus haut.
En résumé,- la manuvre se borne simplement :
1° Pour le public, à briser la glace et à parler dans
lembouchure de téléphone;
2° Pour le sapeur-pompier de garde, à écouter au téléphone,
à abaisser la clé de sonnerie et à relever le volet
V en appuyant sur une manette.
Après chaque appel, un homme est détaché vers lavertisseur
actionné pour remplacer la glace et remonter le mécanisme.
Nous représentons par la figure 5 laspect général
d'un poste central. On y retrouve les différents organes que nous
venons de décrire : la clé de sonnerie se trouve sur la
droite du tableau, et le crochet interrupteur, pour la suspension du téléphone,
est en haut, à droite.

Fig. 5. Avertisseur L. Digeon. Installation d'un poste-caserne.
Le sapeur-pompier a sous les yeux, en écoutant au téléphone
un tableau expliquant la manuvre des appareils, les indicatifs des
postes et le plan du périmètre. Nous reproduisons un de
ces tableaux à titre de document; on voit que la manuvre
peut être confiée à des mains inexpérimentées
quelconques.
MANUVRE : Dès que la sonnerie fonctionne : décrocher
les téléphones, lire la lettre sur la bande et écouter;
quand les indications téléphoniques sont bien comprises,
abaisser complètement le levier et le relever cinq ou six secondes
après; ensuite, appuyer sur la manette en suspendant les téléphones.
TABLEAU DES INDICATIFS ET DES EMPLACEMENTS DES POSTES
Dans les grands postes organisés sur le modèle du périmètre
de la rue Jeanne dArc tout nouvellement mis en service, et qui doit
'servir de type, les appareils précédents sont complétés
par des tableaux téléphoniques qui permettent, au moyen
de crochets et de cordons souples, de mettre le poste central ou un avertisseur
quelconque de son réseau en communication avec les casernes voisines
ou avec lEtat-Major.
Il nous reste maintenant à donner quelquesdétails sur le
service de secours contre lincendie, tel quil a été
organisé à la suite de ladoption des nouveaux appareils.
Avant la pose des avertisseurs publics, des postes de ville, dits postes-vigies,
étaient placés dans les différents quartiers. Ces
postes, au nombre de 133, contenaient un matériel restreint et
étaient confiés à la garde de un ou deux hommes.
Ils sont représentés par un petit cercle sur la figure 6,
reproduite daprès le plan publié dernièrement
par le Conseil municipal.
Chacun deux était en relation avec la caserne la plus proche
au moyen dun télégraphe à cadran. Lorsquon
venait leur annoncer un sinistre, les hommes de garde avertissaient la
caserne, doù les secours étaient envoyés. Cette
organisation présentait de nombreux inconvénients; dabord,
elle immobilisait un nombre considérable dhommes et dofficiers
chargés de les surveiller; elle nécessitait un matériel
important, la plupart du temps inutile, et coûtait fort cher par
suite du loyer et de lentretien des locaux. La manuvre des
appareils demandait un apprentissage spécial, et provoquait souvent
des erreurs. En outre, le sapeur était impuissant devant un feu
important ; avec le service de trois ans, il était indispensable
de conserver les hommes groupés et de ne pas laisser isolé
un soldat inexpérimenté. Au point de vue de la santé
et de la discipline, la nouvelle organisation présente des avantages
énormes. Dans cette nouvelle organisation, tous les postes-vigies
doivent être supprimés; ils seront remplacés par des
avertisseurs publics plus nombreux, plus commodes et qui coûteront
moins.
Paris se trouve partagé en 24 sections ou périmètres
au milieu de chacun desquels se trouve un poste central qui doit contenir
:
1 départ ; 1 pompe à vapeur; 1 grande échelle; 1
fourgon ou 2 et qui est desservi par un officier et une trentaine dhommes.
Chacun de ces postes est muni en plus des appareils accessoires tels que
ventilateurs, tuyaux, pompes à bras etc.
Les grands postes doivent être au nombre de 12, et des casernes
en nombre égal, contiennent des réserves en hommes et en
matériel.
C est au poste central que viennent aboutir les appels de tous les
avertisseurs placés dans le périmètre, ainsi que
le représente le petit plan (fig. 7) reproduit ci-contre.
Chaque périmètre comprend deux réseaux distincts
qui aboutissent chacun, au poste central, à un Morse spécial.
Cette.disposition permet, dans la plupart des cas, détablir
le réseau avec une longueur minima de câbles, et, surtout
elle donne une plus grande sécurité; si un des réseaux
vient, en effet, à être mis momentanément hors de
service, la moitié seulement des avertisseurs se trouvent immobilisés.
Lorsquun poste appelle, lofficier de service envoie directement
sur le lieu du sinistre le nombre dhommes et le matériel
quil juge nécessaires daprès les indications
téléphoniques quil a reçues. Par exemple, pour
un feu de comble, il enverra léchelle de sauvetage ; pour
un feu de cave, des ventilateurs, etc. Il avertit en même temps
létat-major. Arrivé sur le lieu du sinistre, il se
met en communication, par l'avertisseur le plus proche, avec son poste
central, et, de là, comme nous lavons vu, avec les casernes
voisines et létat-major sil est nécessaire.
Pour permettre ces communications de service, chaque avertisseur est muni
sur le côté dune porte qui ne peut souvrir quà
laide dune clé spéciale et qui démasque,
en souvrant, une mâchoire p (fig. 3 et 8) dans laquelle lofficier
introduit les conducteurs dun téléphone mobile, et
une clé de Morse qui sert à provoquer les appels.
Fig. 8.
Avertisseur L. Digeon. Vérification de la ligne et des appareils.
Il demande ainsi les renforts qui peuvent lui être nécessaires
ou avertit quon est maître du feu. On évite ainsi toute
perte de temps et tout dérangement inutile.
Les résultats déjà obtenus sont excellents; la multiplicité
des points dappel et la promptitude des secours ont permis de réduire
à de faibles proportions les incendies qui sétaient
déclarés, et bien que le nouveau service ne soit en vigueur
que depuis peu, il est permis de prévoir que les prochaines statistiques
indiqueront une diminution notable de limportance de chaque incendie.
Les plus grandes précautions sont prises pour assurer la régularité
du service et le bon fonctionnement des appareils. Chaque avertisseur
est vérifié à intervalles réguliers : tous
les jours pendant la mauvaise saison, toutes les semaines en temps ordinaire.
Pour cela, il suffit douvrir la porte de service, de monter
en p les téléphones mobiles et de provoquer des appels.
On vérifie ainsi létat de la ligne, de la pile et
des appareils.
Le téléphone, du système Krebs, se règle très
simplement en éloignant ou en rapprochant le noyau du diaphragme
au moyen dune vis placée sur le fond de sa boîte. Le
transmetteur automatique se règle au moyen des vis B et V; plus
le couteau E (fig. 3) est rapproché de la roue R et la vis B voisine
de la lame l, plus les durées démission sont longues,
mais plus aussi les frottements sont considérables et, partant,
le mouvement ralenti. On règle le tout pour obtenir le maximum
de rendement, ce qui noffre aucune difficulté.
Les câbles employés sont du modèle Fortin-Hermann.
Comme nous lavons vu, un seul des fils de ligne est utilisé
pour la transmission télégraphique, le retour se faisant
par la terre; les deux fils ne sont nécessaires que pour la transmission
téléphonique. On a profité de cette disposition pour
monter les avertisseurs alternativement sur lun et lautre
fil, en sorte que si lun de ceux-ci venait à être défectueux,
la moitié des avertisseurs du réseau resterait utilisable.
Lintéressé nentendant pas le ronflement du téléphone
naurait quà se porter à lavertisseur voisin
et à renouveler son appel.
Pour les sinistres importants, du reste, des avertisseurs multiples sont
toujours actionnés si multanément. Le cas sest présenté
dernièrement : la simultanéité des appels fut telle
que les signaux Morse senchevêtrèrent et quil
fut impossible de les lire; mais il resta les indications téléphoniques
qui furent entendues très distinctement. Cest un fait curieux,
remarqué dès le début, que ces indications répétées
à intervalles réguliers finissent par se succéder
au lieu de se confondre. Cet exemple montre toute la supériorité
du téléphone; sans ce dernier, en effet, on naurait
pu savoir doù provenait lappel; en outre, si tous les
indicatifs avaient été lisibles au lieu de se mêler,
il aurait fallu se porter vers chacun des postes appelants, alors quil
sagissait dun seul et même incendie.
Le cas précédent est dailleurs exceptionnel. il ne
s'est présenté, croyons-nous, quune seule fois; dordinaire
les indicatifs parviennent au poste successivement. En effet, il suffit
dune seconde dintervalle pour obtenir des indicatifs distincts.
Un des principaux avantages de lavertisseur téléphonique
est de permettre de diriger immédiatement les secours sur le lieu
du sinistre.
Il est rare que des fausses alertes se produisent; le carillon dalarme
qui retentit lorsquon brise la glace attire en effet les passants,
et les mauvais plaisants nosent pas encourir les responsabilités
qui seraient la conséquence de leur action; le cas échéant,
il se trouve toujours une personne de bonne volonté pour avertir
le poste central et éviter un dérangement inutile.
Le téléphone magnétique a donné des résultats
très satisfaisants, et supérieurs en tout à ceux
du microphone, qui avait été aussi essayé. Lintensité
du son est bien suffisante, et le ronflement, lorsque lappareil
est convenablement réglé, sentend à plusieurs
mètres de distance.µ
Il faut remarquer, dailleurs, que le courant lancé du poste
central pour produire ce ronflement est toujours du même sens et
quil entretient constamment le magnétisme de laimant
du transmetteur.
Depuis peu, le comité de perfectionnement du régiment de
sapeurs-pompiers a autorisé les particuliers à brancher
gratuitement sur le réseau municipal des appareils privés
qui permettront de multiplier encore les points dappel.
Ces appareils pourraient, en effet, être placés sur la voie
publique sans inconvénients pour leurs propriétaires.
Les avertisseurs privés ne différent que fort peu des avertisseurs
publics. Le carillon dalarme est supprimé; en outre, il suffit
douvrir la porte (ou de briser une glace) pour mettre le mécanisme
en marche, et de la refermer pour le remonter automatiquement par un jeu
de leviers très simple. Le téléphone est disposé
de façon que lappelant puisse aussi écouter les indications
du poste central et entrer en conversation avec lui. Cest une disposition
quon napas cru devoir prendre avec les appareils placés
sur la voie publique et à la disposition de tous.
Des postes de ce genre sont déjà établis dans plusieurs
théâtres et chez des particuliers. Ils ne tarderont pas à
se multiplier.
G. Pellissier
Vu dans les MERVEILLES DE LA SCIENCE : "Le
bouton avertisseur des incendies, posé dans les rues de Paris"
Info Il s'agit de l'avertisseur PETIT modèle 1885.
Vu en couverture de La Science française, n°
78, août 1892

Le choix stratégique opéré dans les
années 1890 se traduit par la substitution des avertisseurs téléphoniques
aux avertisseurs télégraphiques.
Les principes de fonctionnement reprennent pour lessentiel ceux
des avertisseurs télégraphiques, avec quelques ajustements
et à ceci près que la liaison est désormais téléphonique
entre lappareil récepteur et lappareil avertisseur.
La transition se fait progressivement au cours des années 1890
et, en 1895, le « système primitif des avertisseurs télégraphiques
» est progressivement abandonné, en même temps que
se développe le réseau téléphonique.
Le choix déquiper la capitale en avertisseurs publics se
traduit par lutilisation massive qui en est faite à compter
du milieu des années 1890.

Répartition des avertissements dincendie à Paris (1890-1910)
Lavènement de ce système marque la phase finale dans
le renversement de la « logique du tocsin» et dans la concrétisation
de la notion de « service public » dans la capitale : désormais,
la population peut recourir à tout instant à la mobilisation
dagents chargés de la sauvegarde des propriétés,
des biens et des vies, alors que, dans le même temps, le service
de lincendie devient une affaire de spécialistes pour la
plupart des feux.
1893 - Les nouveaux avertisseurs d'incendie - Vu dan LA NATURE
par Daniel Bellet : (1/3)
(2/3)
(3/3)
« [...] Tout en offrant des avantages sérieux, ce système
[Petit] était défectueux en quelques points : les
pompiers devaient toujours se rendre à l'avertisseur d'où
le signal était parti pour demander où était exactement
l'incendie; ils ne savaient point quelle était la nature du feu.
Aussi, tout en faisant poser des appareils Petit, le corps des pompiers
et particulièrement ses éminents ingénieurs, M. le
commandant Krebs et M. le capitaine Cordier, se préoccupaient
de trouver mieux.
[...]
Toutes le manoeuvres sont donc fort simples ; mais l'appareil Digeon
a d'autres avantages : il permet notamment de maintenir les hommes partis
au feu en communication avec la caserne, pour demander du renfort, par
exemple. En effet chaque avertisseur est muni sur le côté
d'une porte s'ouvrant avec une clef spéciale et démasquant
une mâchoire où l'on introduit les fils d'un téléphone
mobile et une clef de Morse pour provoquer les appels.
Nous ne pouvons omettre de signaler particulièrement le téléphone
mobile qu'on emploie dans ce cas : il est dû à M. le commandant
Krebs, comme celui qui est disposé dans l'avertisseur même.
Il s'agit dans les deux cas d'un remarquable transmetteur magnétique
; la plaque vibrante a 98 millimètres de diamètre dans l'appareil
fixe et 77 dans l'appareil mobile ; pour celui-ci, il est accouplé
à un récepteur Ader monté à coulisse sur la
tige de liaison. [...] »
1897 - Vu dans LA GRANDE ENCYCLOPÉDIE DES
ARTS ET DES SCIENCES par Léon SAGNET.
Historique Matériel d'incendie et de sauvetage
« - Matériel d'avertissement. Les appareils avertisseurs
sont de deux sortes : les avertisseurs proprement dits et les révélateurs
d'incendie. En outre, dans les villes qui n'ont pas de réseau téléphonique
et dans les campagnes, on a encore recours aux appels de clairon et au
tocsin, qu'on fait suivre, pour indiquer la direction du sinistre, d'un
nombre convenu de coups de langue ou de coups frappés à
la main sur la cloche.
- Avertisseurs. Ils sont destinés à multiplier les moyens
d'appel. Le téléphone en est la base. Dans plusieurs grandes
villes, on se borne à relier le poste central des pompiers au réseau
urbain. Dans d'autres, comme Paris, on fait usage d'avertisseurs spéciaux,
publics ou particuliers. l'avertisseur public est placé sur la
voie publique, à la disposition de tout le monde.
Le plus pratique est l'avertisseur téléphonique du
système Digeon, en usage à Paris. Il repose sur
une colonne métallique et est renfermé dans une boîte
en fonte. En brisant une petite glace qui couvre la face extérieure
de la porte, celle-ci s'ouvre d'elle-même et met à découvert,
comme le montre la figure [ci-dessus], outre un avis en gros caractères,
qui fait connaître ce qu'on doit faire, l'embouchure d'un téléphone
en communication avec le poste le plus voisin. Une double sonnerie d'alarme
se trouve en même temps déclenchée : l'une, très
forte, dans l'avertisseur même, en vue de d'attirer l'attention
des passants et d'éviter les fausses alertes, l'autre, au poste,
pour avertir le pompier de service. Dès que celui-ci a bien compris
les indications qu'on lui téléphone, il en prévient
l'appelant en lui envoyant, par le jeu d'un mécanisme spécial,
une sorte de ronflement, puis les pompiers partent.
Les avertissseurs privés relient directement les grandes administrations
ou les grands établissements avec le service d'incendie. Ils sont
du même type que les avertisseurs publics, mais entretenus aux frais
et par les soins des administrations ou des propriétaires.
L'installation en est faite sur demande adressée à la direction
des postes et des télégraphes, moyennant 300 fr. environ
par kilom. de fil. [...] »
sommaire
La petite histoire des "
avertisseurs d'incendie" par Patrice Havard
Cette borne est encore visible dans un renfoncement au 9, rue Sévigné
dans le 4ème, cest la dernière encore présente
dans Paris et a été placée devant l'entrée
de la caserne Sévigné. Elle a été fabriquée
en 1947 par l'AOIP lAssociation
des ouvriers en instruments de précision, en collaboration
avec les services techniques des sapeurs-pompiers de Paris.
En exemple des nombreuse évolutions, en 1913 voici
un intéressant avertisseur électrique,contre le cambriolage
et lincendie.
Cet appareil est actionné par la lumière, et à lencontre
des contacts quon trouve habituellement dans le commerce, il actionne
la sonnerie par louverture du circuit, par conséquent en
cas darrachement ou de coupure.
Lavertisseur de M. Dafan se compose de deux appareils : un
transmetteur et un récepteur, séparés par une distance
quelconque et reliés par un fil conducteur dun courant électrique
produit par une pile locale.
Le transmetteur est placé dans lappartement à protéger;
il est de petit volume et très facile à dissimuler. Il se
compose d'un ruban de sélénium (préparé spécialement
par linventeur) enroulé en bobine (fig. 1).
Fg.2
Découvert, il est prêt à fonctionner. On sait que.
le sélénium présente la particularité intéressante
que, dès qu'il est soumis à laction
dun rayon lumineux, son pouvoir conducteur augmente considérablement.
Toute lueur, même très faible, produite dans le voisinage
du transmetteur, a donc pour résultat de diminuer la résistance
du sélénium au passage du courant électrique et daccroître
lintensité de ce courant.
La vue du récepteur permet den saisir aisément le
fonctionnement. Le courant est conduit dabord dans la partie supérieure
de lappareil; il suit un fil métallique très mince
qui ,soutient un cadre galvanométrique, traverse le fil enroulé
et ressort par une pointe métallique fixée à la partie
inférieure du cadre et qui plonge dans une petite cuvette contenant
quelques gouttes de mercure.
Le courant se ferme ainsi sur la pile. Le cadre galvanométrique
est extrêmement mobile, et comme il est placé entre les branches
d'un aimant vertical en fer à cheval, la plus faible variation
du courant produit un mouvement de léquipage. Le cadre est
en outre muni dune tige horizontale, dont lextrémité
vient buter à droite ou à gauche sur des contacts métalliques.
Tout déplacement du cadre fait fonctionner un relais électrique
qui actionne une sonnerie capable de donner bruyamment lalarme.
Un malfaiteur, penétrant dans une maison ou dans un appartement,
la nuit, ne manquera pas dallumer une bougie ou une lanterne ; le
transmetteur placé sur son passage fonctionnera instantanément
ainsi que la sonnerie d'appel.
Il en est de même pour les lueurs de lincendie, puisque cest
la lumière elle-même qui influe sur le sélénium;
à la première flamme, la sonnerie retentira. Il faudrait
donc arracher, détruire lappareil pour le réduire
au silence. Mais lavertisseur est construit de façon à
rendre toute tentative de ce genre inutile.
Cest la disposition du cadre galvanométrique à lintérieur
du récepteur qui donne à lappareil son caractère
dinviolabilité ; en effet, la fléchette qui est fixée
perpendiculairement à la base de ce cadre, vient en butant à
droite actionner la sonnerie lorsque lintensité du courant
transmetteur est augmentée. Si, au contraire, on supprime ce courant,
en sectionnant les fils ou en arrachant lappareil transmet teur
interposé dans ce circuit, comme le ferait un malfaiteur, le cadre
galvanométrique se déplace en sens inverse et la fléchette
entraînée vient buter à gauche, actionnant également
la sonnerie révélatrice (fig. 2).
Dans la journée, quand la surveillance est exercée Mais
comme il faut que le courant de la pile traverse continuellement les appareils
en fonction, certaine surveillance est nécessaire. On peut chaque
matin tourner la poignée dun commutateur de courant. La continuité
du courant électrique dans
les appareils est du reste un contrôle certain de leur bon fonctionnement.
Les frais dentretien sont nuls, puisque les éléments,
malgré le passage constant du courant de repos, ne travaillent
pas, étant donnée la résistance du sélénium.
Le transmetteur à sélénium est inoxydable et peut
servir indéfiniment; quant à l'avertisseur, une fois placé,
il est indéréglable.
A nimporte quel moment on peut sassurer du bon fonctionnement
de lappareil et du bon état des circuits, le contrôle
est donc dune grande
simplicité. Somme toute, lappareil Dafan, qui permet de révéler
automatiquement soit un commencement dincendie, soit une tentative
de cambriolage, est basé sur une idée très ingénieuse.
Les expériences auxquelles nous avons été convié
nous ont permis de constater quil sagit dun avertisseur
sensible, pratique et susceptible de recevoir un très grand nombre
dapplications.
...
1913 M. W. Fellenberg signale des dispositifs ingénieux d'avertisseurs
électriques d'incendie; ces dispositifs sont à la fois optiques
et acoustiques. Longtemps les avertisseurs établis dans les habitations
ou les usines, électro-vigiles, thermo-révélateursy
etc., ont signalé automatiquement lincendie dans lédifice
même où le feu se déclarait. Aux avertisseurs suppléant,
par laccroissement même de la température développée
par le feu, à la vigilance humaine, on préfère souvent
de simples annonciations mettant en action une sonnerie dalarme.
Lemploi du télégraphe électrique dincendiea
rendu des services importants. Un rapport officiel de 1877 montre quà
Saint-Louis, léconomie réalisée par le système
télégraphique dincendie était déjà
denviron 550 000 dollars par an. Vers 1885, on admit, comme une
absolue nécessité, de réunir directement les postes
automatiques au poste de secours.
Mais, quel que fût le dispositif adopté, le problème
nétait pas complètement résolu; on pouvait
toujours craindre un dérange ment des lignes empêchant lappel
dêtre entendu, ou la rupture dun fil, ou une mise à
la terre accidentelle, sans que le poste central en eut connaissance.
Ces difficultés, certainement délicates à surmonter,
sont évitées par les intéressants schémas
que nous montre M. Fellenberg. Limportance pratique de son exposé
néchappera à personne, parce quon sait combien
le moindre retard dans lappel au secours, en cas dincendie,
peut avoir de graves conséquences.
Les avertisseurs dincendie électriques. W. Fellenberg.
Elektrolechnische Zeitschrift, 14 novembre 1912.
On sait que, dans-la lutte contre les incendies, la première condition
à réaliser est dattaquer le feu sans aucun retard.
En effet, si la température des foyers atteint une certaine valeur,
leau que l'on projette sur ceux-ci pour les éteindre se décompose,
cette décomposition se produisant à partir de 1000°C
et étant complète à 2 500°C. Par suite du contact
des matières carbonisées incandescentes et de leau,
il se forme de loxyde de carbone et de lhydrogène,
cest-à-dire deux gaz combustibles, lesquels se combinent
à l'oxygène de latmosphère et fournissent ainsi
au foyer un nouvel aliment. Il est donc indispensable d'attaquer le feu
dans le plus court délai. Or, cette condition exige que le poste
de pompiers le plus voisin puisse être prévenu dès
que lincendie a été découvert.
Lélectricité est évidemment propre à
remplir cet office, pour lequel son emploi remonte dailleurs à
lannée 1848, date de la première installation davertisseurs
d'incendie électriques, effectuée à Munich.
Depuis cette époque, lemploi des dispositifsdalarme
électriques, auxquels ont été apportés, dautre
part,de nombreux perfectionnements, est devenu universel.
M. Fellenberg donne la description de quelques dispositifs récemment
employés en Allemagne.
Il y a lieu de distinguer plusieurs cas, dune part, selon la nature
des bâtiments à protéger et, dautre part, selon
la plus ou moins grande importance des communes qui doivent être
desservies par le service dincendie.
A. Bâtiments contigus.
Ce cas est. par exemple, celui des usines, écoles, musées,
théâtres, hôpitaux, etc. Lalarme est, en général,
donnée au moyen davertisseurs automatiques, boutons-poussoirs,
etc. Les dispositifs dalarme peuvent avoir pour effet, soit de faire
retentir des avertisseurs sonores, (cloches, trompes, sirènes),
soit de déclancher un avertisseur public.
B. Bâtiments groupés, mais non contigus.
Ce cas se subdivise en plusieurs autres :
1° Usines importantes, mines et fonderies, ateliers de chemins de
fer, établissements hospitaliers importants, lesquels peuvent être
éventuellement
pourvus dune installation propre de protection contre lincendie.
On peut également y prévoir un système de contrôle
de ronde. Lalarme est généralement donnée par
des boutons-poussoirs, des avertisseurs simples reliés à
des tableaux à volets ou encore par des compteurs, des appareils
Morse ou des appareils enregistreurs. Les dispositifs dalarme mettent
en action des cloches à courant continu, des trompes ou des sirènes.
2° Petites localités et communes jusquà 10 000
habitants environ, exclusivement pourvues dun corps de pompiers
volontaires avec poste de garde. Lalarme est, en général,
donnée par un avertisseur simple, avec ou sans téléphone,
relié à un compteur.
3° Villes jusquà 50 000 habitants environ, avec corps
de pompiers professionnels, poste de garde en permanence et corps de pompiers
volontaires. Les appareils avertisseurs sont, en général,
des avertis curs multiples reliés à des appareils enregistreurs
doubles.
Ces dispositifs dalarme mettent en action soit des sonneries pour
lappel des pompiers volontaires, soit des indicateurs pour lappel
des pompiers professionnels.
4° Grandes villes avec corps de pompiers professionnels.
Lalarme est en général donnée au moyen d'avertisseurs
multiples, avec téléphone, reliés à des appareils
enregistreurs doubles et transmission automatique des appels aux postes
secondaires.
Ces dispositifs agissent au poste de garde sur des cloches et sur des
indicateurs.
5° Grandes villes avec corps de pompiers professionnels et réseaux
télégraphiques combinés, desservant les postes dincendie
et les postes de police. Les appareils avertisseurs sont multiples et
comportent des téléphones, lesquels sont éventuellement
des téléphones haut-parleurs et peuvent être reliés
à des enregistreurs doubles avec transmission des appels aux postes
secondaires; en outre, lalarme est donnée aux postes de police
par des appareils spéciaux. Ces appareils agissent aux postes de
garde sur des cloches et sur des indicateurs lumineux et aux postes de
police sur des sirènes ou des timbres.
SCHÉMAS DE MONTAGE
Lauteur décrit plusieurs schémas employés par
la Société Mix et Genest.
La première condition, à laquelle doivent satisfaire tous
ces schémas, est doffrir au courant plusieurs chemins, afin
que lappel soit transmis, même
en cas de dérangement des lignes. Le schéma de la figure
1 répond à cette condition.

Toutes les parties nécessaires à la transmission de lappel
sont doubles. Les appareils avertisseurs M I, M II, M III, présentent
extérieurement la formede boutons-poussoirs; chacun deux
se compose de deux ressorts a, b, sur lesquels glisse une pièce
de contact commandée par le bouton c. Cette pièce possède
une bague métallique isolée d, une bague isolante e, et
enfin une petite pièce métallique f reliée à
la terre, ainsi que lindique la coupe du bouton MIII (fig. 1). Au
poste central se trouve une batterie divisée en deux parties, g
et h, dont le milieu est mis à la terre. Aux deux extrémités
de cette batterie se trouvent les appareils récepteurs iet k. La
ligne circulaire 1, m, relie entre eux, dune part, les boutons avertisseurs,
dautre part le poste central. Dans la position de repos, il circule
dans la ligne un courant permettant de contrôler si cette ligne
est dans son état normal. Tout défaut, mise à la
terre accidentelle ou rupture, est signalé automatiquement à
la centrale, à laide dappareils qui ne sont pas repré
sentés sur le schéma de la figure i. Pour appeler le poste
central, on appuie sur lun des boutons, lequel vient alors dans
la position où le bouton M II est représenté sur
la figure 1; le premier effet de ce déplacement du bouton est dintercaler
la bague isolante e entre les ressorts a et b, ce qui interrompt le courant
de circulation normal. Le mouvement continuant, cest la piècef
qui vient s'intercaler entre a et b, ce qui ferme de nouveau le circuit,
mais de manière à mettre la ligne à la terre. On
voit que tout appel doit donc comporter, dabord une rupture du circuit,
puis une nouvelle fermeture de ce même circuit avec mise à
la terre. Dans le cas de défauts à la ligne, par exemple
dune rupture du fil en S entre M II et M III, lappel provoqué
par le bouton M III ne serait reçu au poste central que par lappareil
récepteur k. La rupture du circuit, nécessaire pour la transmission
du signal dappel, est provoquée par la rupture du fil; quant
à la mise à la terre, elle a lieu lorsquon appuie
sur le bouton; le signal est donc transmis exactement comme si la ligne
était dans son état normal.
Dans lhypothèse dune mise à la terre accidentelle,
par exemple en R, le signal donné par l'avertisseur M I ne serait
reçu que par lappareil récep
teur i, étant donné que le circuit ne serait interrompu
que sur la moitié correspondante de la ligne. Lorsque plusieurs
défauts existent simultanément,
seuls les appels transmis par les avertisseurs situés entre les
défauts extrêmes et le poste central sont reçus à
celui-ci; par contre, les appareils situés
entre les divers défauts ne peuvent transmettre aucun appel.
Dans un assez grand nombre de cas, il y a intérêt à
recourir à des appareils automatiques, mis en action directement
dès que le feu se déclare. Ces
appareils sont basés sur le principe du thermomètre métallique.
Une lame de ressort, tendue à ses deux extrémités
et légèrement cintrée, repose du côté
concave sur une vis de contact réglable. Le rayonnement de chaleur
dû à lincendie, a pour effet dallonger le ressort
et, par suite, daccroître sa courbure. Le contact souvre
et le courant est interrompu, ce qui met en action les appareils indicateurs.
Ces appareils automatiques ont atteint un assez grand développement
en Allemagne, au cours des dernières années, parce que les
compagnies dassurances contre lincendie diminuent sensiblement
les primes relatives aux bâtiments munis de ces systèmes
de protection.
Le schéma simple, indiqué par la figure 2, ne peut être
employé, étant donné que la lame de ressort de lavertisseur,
lorsquelle est échauffée, ne revient pas immédiatement
dans sa position normale pour fermer de nouveau le circuit. Pour atteindre
ce résultat, on pourrait ajouter au dispositif un second contact,
placé vis-à-vis du premier, ce second contact ayant pour
but, lors de laugmentation de courbure du ressort, de refermer le
circuit préalablement ouvert; mais cette disposition présenterait
les inconvénients suivants :
1° Le contact auxiliaire'ne serait pas parcouru au repos par le courant
de contrôle;
2° La fermeture du circuit rompu exigerait un temps assez long, étant
donné que le ressort devrait parcourir dabord tout lespace
compris entre les
deux contacts.
Pour éviter cet inconvénient, la Société Mix
et Genest emploie le schémade montage représenté
par la figure 3 et dont le principe repose sur la variation de lintensité
du courant.
Un courant, fourni par la batterie de ligne c, parcourt constamment les
enroulements de l'électro de déclanchement c et les bobines
du relais r.
Les avertisseurs automatiques 1,H, III, sont intercalés dans la
ligne extérieure a, b; ces avertisseurs mettent, dans leur position
de repos, en court-circuit les résistances W1, W2, Wa. montées
respectivement en parallèle avec les contacts correspondants. Les
résistances des bobines net k sont calculées de telle sorte
que, lors de l'intercalation dans le circuit de lune des résistances
W., W, ou W., le levier k seul se déclanche, tandis que l'armature
d du relais r, plus sensible, est maintenue dans la po sition indiquée
sur la figure 3.
Si le feu se déclare, par exemple dans le voisinage de lavertisseur
I, le contact de cet avertisseur souvre ; par suite, la résistance
W, est intercalée dans la ligne, ce qui diminue lintensité
du courant circulant dans celle-ci. Ainsi que nous lavons dit précédemment,
le levier 7 seul tombe et ferme le circuit de la batterie locale ht lequel
passe par d, le contact à déclanchement g et le timbre avertisseur
dincendie A W ; ce dernier timbre seul retentit. Si un défaut
se manifeste sous la forme dune rupture du fil, aucun courant ne
circule plus dans la ligne ; le levier k tombe alors et le relais cesse
dat tirer son armature d; il sensuit que le contact f ferme
le-circuit de lavertisseur de défaut S, tandis que lavertisseur
d'incendie AW est mis hors circuit. Ces schémas de principe peuvent
être également appliques aux cas où, en dehors des
avertisseurs automatiques, il y a lieu de prévoir encore des avertisseurs
commandés à la main ou par un mouvement dhorlogerie.
MODE DACTION DES DISPOSITIFS DALARME.
Afin de rendre plus aisée la compréhension du mode action
des différents dispositifs dalarme, lauteur examine
successivement les dispositifs sappliquant à chacun des cas
indiqués plus haut et dans lordre du classement que nous
avons donné.
A. Batiments contigus.
Dans ce cas, il y a un intérêt primordial à ce que
lalarme soit donnée automatiquement dès que le feu
e déclare. Le schéma de montage des appareils nécessaires
est représenté sur la figure 4, A lintérieur
des locaux à protéger se trouvent des avertisseurs automatiques
AM, lesquels sont en général fixés au plafond. Dans
les corridors et les escaliers on dispose des boutons-poussoirs M, dun
accès facile. Tous les boutons et tous les avertisseurs automatiques
sont montés en série sur un circuit aboutissant à
un indicateur à déclanchement, lequel comprend autant de
volets à déclanchement quil y a de circuits dappel
distincts (dans le cas de la figure 4 il ny a quun seul circuit
dappel).

Lindicateur est muni dun appareil de mesure et de deux lampes
dont lune (par exemple verte) indique un défaut de la ligne
; la seconde (rouge par exemple) donne l'alarme dincendie. Cet ensemble
est complété par des signaux acoustiques, par exemplepar
un timbre avertisseur de défaut AW et une trompe dalarme
dincendie H. En outre, un avertisseur public Me, situé soit
dans le voisinage des bâtiments à protéger, soit près
du poste central, est relié à lindicateur K etse déclanche
dès quun incendie est signalé.
Lorsque le circuit dun poste est mis en action, soit par un appel
dalarme, soit par suite d'un défaut de la ligne, le numéro
du circuit dappel correspondant est indiqué. En même
temps le timbre dalarme ou la sirène retentit. Lorsquon
relève le volet,le signal acoustique est mis hors circuit; toutefois
le volet reste à moitié visible, en même temps les
lampes indiquent sil s'agit dun incendie ou dun défaut
de la ligne.
B. Bâtiments groupés mais non contigus.
1. Pour les batiments classés sous la rubrique B,
(usines importantes, mines, etc.), lalarme peut être donnée,
soit par des appareils complètement automatiques, soit par des
appareils à main.
La figure 5 représente le schéma dune installation
dalarme complètement automatique. Lalarme est donnée
à laide de boutons-poussoirs M, lesquels sont montés
en série avec des timbres NW ou des trompes II. A chaque ligne
correspondent au poste central deux volets d. Lorsquon appuie sur
lun des boutons, les deux volets tombent, ce qui a pour effet de
renforcer le courant de ligne. Les trompes et les timbres retentissent
jusquà ce que les volets aient été relevés.
En même temps, le timbre dalarme AW du poste central retentit.
Dans le cas de défaut dans la ligne, lun des volets tombe
complètement et lautre à moitié seulement.
Dans ce dernier cas, lavertisseur de défaut SW retentit jusquà
ce quon ait relevé les volets.
Le schéma de la figure 6 sapplique au même cas, mais
comporte lalarme indirecte par une personne quelconque. Ce schéma
est analogue à celui de la figure 5. Toutefois les timbres et les
trompes à courant continu sont remplacés par des timbres
à courant alternalif VW. Au poste central se trouve une magnéto
J, laquelle, en cas dalarme, peut être reliée au circuit
des timbres à laide de fiches de contacts et permet de faire
retentir ces timbres. En cas de besoin, une sirène 8, branchée
sur un réseau à voltage plus élevé ar, peut
également être mise en action par la chute dun volet,
celà grâce à un relais spécial SR.
2. Petites localités et communes jusquà
10 000 habitants avec corps de pompiers volontaires.
Le schéma du système dalarme correspondant à
ce cas est représenté par la figure 7. On emploie des avertisseurs
publics M, lesquels sont fixés, soit aux maisons, soit sur des
colonnettes spéciales, de manière à être très
accessibles. Les timbres dalarme VW sont placés dans les
maisons où habitent les pompiers volontaires.
En certains points particulièrement importants, par exemple, dans
les demeures du commandant des pompiers volontaires, du chef de la police,
du maire, etc., sont disposés des téléphones LT,
reliés au poste central, lequel se trouve, en règle générale,
au bureau de police. Le poste central est muni dun compteur Za,
commandé par les relais de ligne LR et LR1. Deux autres relais,
ST et ST1, lesquels sont automa tiquement mis hors circuit, après
chaque appel, par un troisième relais AR, servant à signaler
les défauts de la ligne. Tout signal parvenant au poste est reproduit
par le compteur Za et, en même temps, transmis par lappareil
Morse Mo.
En même temps, une sirène S peut être mise en action
par un relais SR. Pour les communications téléphoniques
on se sert du microphone T, lequel
peut être mis en circuit au moyen de fiches de contact.
Les avertisseurs et les timbres dalarme sont répartis entre
plusieurs circuits, lesquels toutefois se réunissent en un seul
au poste central.
Lalarme est donnée aux pompiers volontaires, au moyen de
la magnéto .1, laquelle doit être reliée, selon les
besoins, soit au circuit 1, soit au circuit IL
Dispositifs combinés pour le contrôle des rondes et l'alarme
dincendie.
Dans les usines de quelque importance, il y a souvent intérêt
à combiner les appareils dalarme avec le contrôle des
rondes. La figure 8 représente le schéma dune telle
combinaison.

Les appareils avertisseurs M sont d'un type plus grand; ils peuvent servir,
soit à donner lalarme dincendie (en brisant la vitre
et en appuyant sur le
bouton), soit au contrôle des rondes du veilleur (par lintroduction
dune clef que celui-ci fait tourner).
Au poste central se trouvent un sélecteur de numéros LW
et un appareil enregistreur double DR,ainsi quun appareil Morse,
un appareil à pointer
Z et une horloge à contacts U. Toute alarme dincendie est
signalée par le timbre W, pointée par lappareil Z
et enregistrée par lappareil enregistreur. Le signal de contrôle
de ronde nest reproduit quune seule fois par lenregistreur
double; toutefois, lheure où ce signal a été
donné est imprimée par lappareil Z sur la bande de
lappareil Morse. Si un signal dincendie vient à être
transmis en même temps quun signal de ronde,
ce dernier signal est annulé et cest le premier seul qui
est enregistré.
3° Villes jusquà 50 ooo habitants avec corps
de pompiers professionnels, service de garde permanent et corps de pompiers
volontaires.
Le système employé dans ce cas est reproduit par la figure
9. Les appareils avertisseurs M sont en général munis de
téléphones et reliés directement,
par une ligne en boucle, aux enregistreurs doubles DR.
Des timbres dalarme à courants alternatifs VW sont disposés
dans les habitations des membres du corps de pompiers volontaires. Etant
donné que ces habitations sont en général groupées
dans un quartier déterminé de la ville, il est recommandable
de prévoir une ligne spéciale pour les timbres dalarme
correspondants.
Si lon emploie des câbles pour les lignes d'annonce, il y
a lieu de prévoir des lignes spéciales pour les appareils
avertisseurs dalarme, afin que
les détériorations, inévitables à lintérieur
des habitations, ne se répercutent pas sur les câbles. Le
poste central est pourvu d'une magnéto dappel J, dun
téléphone T, dun appareil Morse SM et dun appareil
imprimeur Z.
Pour chaque circuit on .prévoit un relais de blocage BR, lequel,
lors de la transmission dun signal, sépare ce circuit des
lignes locales du poste
central. Lorsquon lance un signal, celui-ci est transmis par un
relais multiple MR, lequel met en action lindicateur de numéros
N, et le timbre dalarme A W. Le sélecteur de numéros
LW a pour but, lorsque deux appels sont lancés simultanément
dans.le même circuit par deux avertisseurs, dutiliser lun
de ces appels pour la transmission et la reproduction du signal, tandis
que le second appel nest reproduit que par lappareil enregistreur
double. Le téléphone peut être branché à
volonté sur nimporte quel circuit. De même, la magnéto
peut être, au besoin, reliée au circuit dans lequel se trouvent
les timbres avertisseurs VW.
4° Grandes villes avec corps de pompiers professionnels.
Le schéma qui convient dans ce cas est celui de la figure 10, analogue
à celui de la figure 9, mais comportant quelques appareils supplémentaires.

Les lignes extérieures comprennent exclusivement les avertisseurs
M, chaque circuit étant relié à un enregistreur double
DR.
Les appareils prévus pour le blocage des circuits e tla mise en
circuit du téléphone sont les mêmes que dans le cas
précédent.
Etant donné que, dans les grandes villes, il existe en général
plusieurs postes de garde, ceux-ci sont munis dappareils Morse,
lesquels sont reliés au
poste central.
Les lignes NW des postes secondaires aboutissent à un appareil
d'appel Morse BM, lequel sert tout dabord à relier télégraphiquement
entre eux le poste principal et les postes secondaires. La transmission
dun signal dappel au poste principal sopère comme
dans le cas précédent. En règle généale,
les postes les plus importants sont pourvus dun indicateur lumineux
LJ, commandé par lindicateur à contacts KJ.
Le relais multiple MR a pour but de transmettre les appels aux lignes
secondaires.
5° Grandes villes avec corps de pompiers professionnels et réseaux
télégraphiques combinés, des servant les postes d'incendie
et les postes de police.
La figure 11 reproduit le schéma de réseaux télégraphiques
combinés pour desservir à la fois les postes dincendie
et les postes de police.
Les avertisseurs M sont pourvus de dispositifs spéciaux pour donner
lalarme aux postes de police. Ils peuvent également être
haut-parleurs, lesquels sont munis de téléphones reliés
au microphone haut-parleur L du poste central. Le poste central lui-même
et les postes secondaires comprennent les mêmes appareils que dans
le cas précédent. Toutefois, on prévoit en outre
une cloche dannonce spéciale, lequelle est commandée
par le relais multiple MR, par lintermédiaire de lindicateur
dispose dans la ville des trompes H, lesquelles sont mises en action par
des lignes spéciales et reliées, au poste central, à
un commutateur r. Le tableau transparent S t est commandé par lindicateur
à contacts KJ.
sommaire
La société Gamewell
Nous avons vu que pour élaborer
son projet, le Dr Channing s'associa à Moses G. Farmer, alors télégraphiste
à Framingham.
Entre 1847 et 1851, le premier système télégraphique
d'alarme incendie opérationnel fut mis au point. La première
installation eut lieu à Boston en 1851, et Moses G. Farmer devint
le premier responsable du service d'alarme incendie de la ville. La première
alarme fut transmise par ce nouveau système en 1852. Ainsi naquit
le premier système d'alarme incendie opérationnel du Massachusetts.
Trois ans plus tard, en 1855, John N. Gamewell, de Caroline du Sud, convaincu
du potentiel du premier système expérimental mis au point
à Boston, acquit auprès de Channing et Farmer les droits
d'exploitation de leurs inventions dans les États du Sud. Quatre
ans après, il racheta tous leurs brevets, et la production débuta
en 1866, immédiatement après la fin de la guerre de Sécession.
Le circuit télégraphique d'alarme incendie utilisé
lors de la première installation en 1851 était de type métallique
fermé. Il était donc sous surveillance constante et toute
interruption entraînait un signal d'alarme indiquant son dysfonctionnement.
Sur ce point, le système Gamewell est resté inchangé.
Le boîtier d'alarme incendie d'origine était un dispositif
relativement rudimentaire, constitué d'un simple coffret en bois
à porte articulée renfermant une manivelle munie d'une roue
crantée, un jeu de contacts électriques et une petite cloche
ou un avertisseur. Tourner lentement la manivelle provoquait l'ouverture
et la fermeture des contacts et la transmission aux pompiers du code formé
par les crans de la roue. Cette méthode reposait trop sur l'élément
humain et fut rapidement remplacée par un mécanisme d'horlogerie
qui ne nécessitait qu'un simple mouvement de levier pour être
mis en marche, après quoi la transmission d'une alarme était
effectuée automatiquement à une vitesse uniforme.
La Gamewell Fire Alarm Telegraph Co. fut
créée en 1879.
Sen est suivie une longue série dévolutions,
dont les principales furent lapplication du principe de non-interférence
qui empêchait toute perte ou altération des alarmes du fait
du fonctionnement simultané de deux ou plusieurs boîtiers
sur un circuit ou pendant quun boîtier était engagé
dans la transmission dun signal ; le principe de succession qui
assurait la transmission consécutive de ces alarmes ; et la fonction
de mise à la terre automatique qui permettait la réception
correcte des alarmes de part et dautre dun circuit interrompu
ou autrement hors service.
Ces caractéristiques, ainsi que la réception automatique,
l'annonce et l'enregistrement avec l'heure et la date exactes à
la station centrale, la retransmission automatique des alarmes aux casernes
de pompiers, y compris l'annonce visuelle et sonore aux forces de lutte
contre les incendies, sont toutes des fonctions standard du système
moderne d'alarme incendie municipal de Gamewell.
Les systèmes d'alarme incendie Gamewell seront installés
dans de nombreux pays à travers le monde, et un système
sur dix aux États-Unis et au Canada est un système Gamewell.
Les systèmes d'alarme incendie ne représentent qu'une infime
partie des activités de production de Gamewell. L'entreprise est
également le premier fabricant mondial de systèmes de signalisation
pour la police.
Le système de signalisation de la police de Gamewell
est reconnu depuis longtemps comme un outil extrêmement efficace
pour les services de police municipaux. Ce système est né
du prolongement naturel du système télégraphique
d'alarme incendie de Gamewell. Les services de police ont rapidement compris
l'intérêt de ce moyen de communication et, en accord avec
les services d'incendie, ont mis en place un système de signalisation
codée qui leur était exclusivement réservé.
Au départ, ce système consistait en un certain nombre de
coups portés aux cloches d'alarme incendie, indiquant aux policiers
de se rendre immédiatement au poste de police ou à un autre
point de rassemblement.
Plus tard, le télégraphe à cadran, utilisé
pour transmettre des signaux codés d'un poste à l'autre,
ainsi que diverses autres applications du télégraphe Morse,
furent employés par la police. Ces appareils avaient des performances
limitées, mais en 1880, l'association du téléphone
et du mécanisme de signalisation multiple Gamewell offrit une base
très efficace pour le système moderne de communications
policières.
Au cours de sa longue histoire, la société Gamewell a déménagé
à plusieurs reprises.
Les systèmes Gamewell étaient installés dans 250
villes en 1886 et dans 500 villes en 1890. En 1910, Gamewell détenait
95 % des parts de marché .
En 1911, ses activités new-yorkaises ont été transférées
à Newton Upper Falls, dans le Massachusetts. En 1973, l'entreprise
s'est installée à Medway, dans le Massachusetts, et en 1988,
les services de vente, de marketing et d'ingénierie ont été
transférés à Franklin, dans le Massachusetts, tandis
que la production est restée à Medway....
sommaire
Au Royaume Unis
Eyre Massey Shaw, premier chef des pompiers de Londres, mit en place un
système de communication télégraphique entre les
casernes. Dans son ouvrage de 1867, « Fighting the Flames »,
R. M. Ballantyne expliquait que les messages transitaient par un bureau
central afin d'améliorer les délais d'intervention et d'assurer
une couverture incendie adéquate dans chaque secteur.
« Lorsqu'un incendie se déclare à Londres, la caserne
la plus proche dépêche immédiatement ses camions et
ses pompiers, et télégraphie au poste central de Watling
Street », écrivait Ballantyne. (Les alertes incendie étaient
données par des coursiers du quartier, payés un shilling
par signalement, prélevé sur la caisse de la caserne.) «
Depuis Watling Street, l'information est télégraphiée
aux casernes des chefs de caserne, d'où elle est transmise aux
casernes de leurs districts respectifs, de sorte que quelques minutes
après le déclenchement d'un incendie, les pompiers de tout
Londres en sont informés », d'après l'ouvrage de Ballantyne.
Fire stations
in 1889 and watch room telegraph
A la dernière réunion de la Société des ingénieurs
télégraphistes et électriciens, M. Edmond Bright
a exposé son système davertisseurs électriques
d'incendie qui est actuellement en essai dans divers districts séparés,
distribués sur la surface de Londres. Il y a 21 stations de surveillance
reliées avec 140 postes dappel dans les rues, le tout en
traînant lusage de 82 milles de fil. Le système en
question a été complètement décrit dans La
Lumière Electrique : il a cet important avantage quil nemploie
pas de mouvements dhorlogerie, le signal étant produit par
linsertion dune résistance donnée dans la ligne
au point où lappel est fait. Au moyen dune balance
différentielle, la position du poste appelant est instantanément
déterminée par le gardien de la station, et le secours est
expédié. Les signaux de ce genre font leur chemin lentement
dans l'attention publique; il y a toute raison de croire que lorsque le
public connaîtra bien leur valeur, leur usage deviendra très
général.
Jusqu'à la fin de l'année 1880, il n'existait aucun système
d'alarme incendie de rue à Londres, ni d'ailleurs dans aucune autre
ville de Grande-Bretagne. Le premier système expérimenté
à Londres fut celui de l'Exchange Telegraph Company. Il s'inspirait
des alarmes incendie alors en vogue en Amérique. Des circuits métalliques
« fermés » étaient utilisés, les boîtiers
d'alarme étant montés en série. L'émetteur
d'alarme se composait d'un court train d'engrenages régulé
par un échappement. Le ressort principal du train était
remonté en tirant sur un bouton après l'ouverture de la
porte ou le bris de la vitre. Ce train comportait une roue de signalisation
en ivoire, dont la denture différait d'un émetteur à
l'autre. La rotation de cette roue interrompait le courant de ligne un
certain nombre de fois, selon le nombre et la disposition de ses dents.
Ces interruptions, ou signaux, étaient enregistrées par
le relais de la station sur un imprimeur Morse et diffusées par
une sonnerie unique. Au démarrage , l'imprimeur Morse fermait le
circuit local de la sonnerie d'alarme. L'émetteur émettait
trois répétitions du signal avant de s'arrêter. Lorsque
les signaux étaient reçus sur l'émetteur Morse, le
veilleur appuyait sur le poussoir, ce qui coupait le circuit de l'alarme
et inversait le courant de la batterie. L'inversion du courant agissait
sur l'aiguille du boîtier d'alarme émetteur, amenant un disque
devant une ouverture et affichant les mots « Signal reçu
». Simultanément, une sonnerie retentissait dans le boîtier
d'alarme pour confirmer la réception. Tant que la porte du boîtier
d'alarme restait fermée ou que la vitre demeurait intacte, les
ressorts de contact à l'intérieur du boîtier restaient
en contact, court-circuitant le boîtier.
Le système de Bright : Cent boîtiers d'alarme incendie de
la société Exchange Company furent installés, répartis
dans quatorze zones de casernes de pompiers londoniennes. Presque simultanément,
un système conçu par M. E. Bright, ingénieur civil,
fut mis en service dans d'autres casernes de pompiers de Londres. Ce système
comptait 160 boîtiers, couvrant 23 zones de casernes. Le système
de Bright reposait sur l'application de la méthode d'équilibrage
différentiel qu'il avait mise au point pour localiser les défauts.
Le circuit, avec les boîtiers d'alarme en série, passait
par une bobine d'un galvanomètre différentiel faisant également
office de relais, et était équilibré par un circuit
de compensation connecté à l'autre bobine du galvanomètre.
Normalement, les boîtiers d'alarme incendie étaient court-circuités.
Lorsqu'on actionnait la poignée d'une alarme, le court-circuit
d'un électroaimant à l'intérieur du boîtier
était interrompu. La résistance des bobines de cet électroaimant
perturbait l'équilibre du circuit à la caserne, provoquant
la déviation de l'aiguille du galvanomètre et le déclenchement
de l'alarme. Pour arrêter la sonnerie, le veilleur tournait une
résistance dans le circuit de compensation jusqu'à ce que
l'aiguille du galvanomètre soit au point mort. L'aiguille de la
résistance indiquait alors l'emplacement du boîtier d'alarme
déclenché, car la résistance de l'électroaimant
de chaque boîtier différait de celle des autres boîtiers
connectés en série. Le veilleur, à l'aide d'une clé
sur le circuit de ligne, faisait vibrer un pendule relié à
l'électroaimant du boîtier d'alarme ; le mouvement d'un disque
fixé à ce pendule était censé informer l'appelant
que l'alarme avait été reçue.
En 1884, deux casernes de pompiers londoniennes furent équipées
d'un système de circuit en série conçu par M. Spagnolletti,
ingénieur de la Great Western Railway ; douze boîtiers d'alarme
furent installés au total. Le système comportait, pour récepteur
de station, un enregistreur visuel pas à pas, similaire aux systèmes
d'alarme ferroviaires modernes. Le boîtier d'alarme contenait un
émetteur pas à pas constitué de deux bandes métalliques
reliées par des pièces isolantes, à la manière
d'une échelle. Les bandes représentaient les montants et
les pièces isolantes, les barreaux. Chaque montant était
isolé en plusieurs points. Une bille métallique, placée
en travers des montants, assurait la liaison électrique entre eux.
L'échelle était articulée de sorte qu'elle s'inclinait
lorsque l'on actionnait la poignée d'alarme ; la partie inférieure
était retenue par un cliquet fixé à l'armature d'un
électroaimant en série avec le circuit de ligne. La bille
descendait le long des échelles, s'interrompant et fermant alternativement
le circuit. Les pulsations de courant actionnaient l'enregistreur de station,
pas à pas, et selon leur nombre, l'aiguille s'arrêtait sur
le cadran au nom du lieu de l'alarme. Le veilleur actionnait alors un
interrupteur, remettant l'indicateur de station à zéro et
augmentant momentanément le courant de ligne. Cette augmentation
de courant libérait le cliquet et permettait à l'échelle
de revenir par gravité à sa position initiale, réinitialisant
la bille et fermant le circuit. Ce système s'avéra si problématique
qu'il ne fut pas généralisé.
Un système de circuit en série conçu par M. AC Brown
fut testé à la caserne de Great Portland Street, cinq boîtes
d'alarme y étant raccordées. Chaque boîte d'alarme
contenait un disjoncteur à pendule dont la fréquence de
vibration était spécifique. Lorsqu'une alarme était
déclenchée, le pendule se mettait en mouvement, interrompant
périodiquement le courant et actionnant, à la caserne, un
indicateur électromagnétique doté d'une armature
pendulaire adaptée à la fréquence de l'impulsion
de courant. L'équipement de la caserne comprenait une série
d'indicateurs à pendule, chacun étant réglé
pour correspondre à un pendule d'une boîte d'alarme. La vibration
de l'armature indiquait le déclenchement de l'alarme et fermait
le circuit local de la sonnerie d'incendie commun à chaque récepteur
à pendule. L'émetteur et le récepteur à pendule
étaient similaires au dispositif d'appel téléphonique
à sélecteur de pendule décrit par Preece et Stubbs
dans leur ouvrage sur la téléphonie.
Pour diverses raisons évidentes, ces systèmes de circuits
« en série » ont causé tellement de problèmes
qu'en 1886, les autorités de la brigade des sapeurs-pompiers de
Londres ont décidé de les abandonner complètement
et de les remplacer par le système de circuit « ouvert »
avec un fil séparé pour chaque boîte.
M. AC Brown a inventé le système adopté, utilisant
un seul fil avec retour à la terre pour chaque circuit. Le dispositif
du boîtier d'alarme était simple. Lorsqu'on actionnait la
poignée de l'alarme, le circuit était fermé par l'intermédiaire
d'un relais de maintien, une petite sonnette à court-circuit étant
montée en série. La fermeture du circuit entraînait
la chute d'un indicateur à la caserne de pompiers et l'activation
d'une sonnette à circuit fermé, commune à tous les
indicateurs du tableau de réception de l'alarme. La sonnette du
boîtier d'alarme sonnait jusqu'à ce que le veilleur appuie
sur un interrupteur à poussoir, coupant ainsi l'alimentation de
la batterie et libérant l'armature du relais de maintien. L'arrêt
de la sonnerie était censé signaler la réception
de l'appel. Le système a été complété
ultérieurement, vers 1898, par un appareil téléphonique
.
Deux systèmes d'alarme à circuit ouvert , conçus
par MM. Stuart et Moore, furent également testés par la
brigade des sapeurs-pompiers de Londres. Dans le premier système,
le boîtier d'alarme était agencé de telle sorte que,
lorsqu'on tirait sur la poignée, le circuit se fermait. La poignée
était maintenue en position tirée par l'armature d'un électroaimant
relié au circuit. À la caserne, un indicateur de chute et
une sonnerie d'alarme étaient actionnés. Le veilleur augmentait
alors le courant de la ligne à l'aide d'un interrupteur, ce qui
entraînait l'attraction de l'électroaimant dans le boîtier
d'alarme par l'armature et le relâchement de la poignée.
Un marteau fixé à cette armature frappait un gong ; ce signal
servait de réponse.
L'autre système, celui de MM . Stuart et Moore, était de
type pendulaire et fut testé dans deux casernes de pompiers. L'émetteur
d'alarme se composait d'un pendule mis en mouvement par traction sur une
manivelle. Le mouvement du pendule provoquait une mise à la terre
intermittente du circuit, déclenchant ainsi le déclenchement
intermittent d'une sonnerie d'alarme par un relais à la caserne.
Ces sonneries intermittentes permettaient de distinguer les appels légitimes
des fausses sonneries dues à des défauts à la terre.
Un indicateur était prévu pour chaque circuit. Lorsque le
veilleur répondait à l'appel en appuyant sur un interrupteur,
le courant de ligne augmentait suffisamment pour actionner une sonnerie
à un coup dans le boîtier d'alarme. Les battements de cette
sonnerie correspondaient aux vibrations du pendule, constituant ainsi
le signal de réponse ou l'accusé de réception. Les
alarmes de MM. Stuart et Moore furent finalement abandonnées au
profit du dispositif de M. A.C. Brown, les autorités de la Brigade
des sapeurs-pompiers de Londres ayant décidé d'uniformiser
le système d'alarme pour toutes leurs casernes. Le système
pendulaire est toutefois toujours utilisé par les bureaux de poste
de Newport (Monmouth ) et de Lewes (Sussex).
Le rapport annuel du chef des pompiers à Londres
pour lannée 1885, constate un développement sensible
des moyens de communications. Des ordres ont été donnés
pour compléter le système de telle sorte que dici
peu de mois le réscau sera composé de 28 lignes télégraphiques
et 38 lignes téléphoniques mettant en communication les
différentes stations, 42 circuits davertisseurs dincendie
avec 263 points dappel; 3 lignes télégraphiques et
18 téléphoniques reliant les bureaux de police, 13 lignes
télégraphiques et 20 téléphoniques affectées
à des bâtiments publics et autres, et enfin 13 lignes directes
d'avertisseurs dincendie desservant des bâtiments publics.
Le système d'AC Brown, installé et entretenu par les Postes,
comme les précédents systèmes londoniens, est toujours
utilisé exclusivement par la Brigade des sapeurs-pompiers de Londres.
Jusqu'à récemment, il présentait l'inconvénient
de ne disposer d'aucun moyen fiable, dans les casernes, de distinguer
les fausses alertes dues à des défauts électriques
des véritables appels déclenchés par les boîtiers
d'alarme. Ce défaut étant devenu de plus en plus évident
avec l'extension du réseau, il est pertinent, à ce stade,
de présenter certains détails de l'expérience de
la Brigade des sapeurs-pompiers de Londres à ce sujet.
En 1888, le commandant en chef, le capitaine Sir E. M. Shaw, rapporta
que, durant l'année précédente, les pompiers avaient
reçu 2 365 appels pour incendie ; parmi ceux-ci, 1 195 provenaient
des alarmes incendie de rue, mais 362 étaient des fausses alertes,
attribuables aux causes suivantes : 170 étaient des actes de malveillance
; 91 étaient dus à des lignes électriques hors service
; 13 à des ouvriers travaillant sur les câbles ; 14 à
des collisions de véhicules avec les bornes d'alarme ; et 74 n'ont
pu être formellement identifiées, la plupart étant
probablement dues à des défauts électriques non détectés.
Le capitaine Shaw, tout en reconnaissant l'utilité des alarmes
incendie de rue, considérait que les fausses alertes constituaient
le principal obstacle à l'extension du système.
Entre 1900 et 1904, les fausses alarmes étaient malheureusement
très fréquentes, car la mise en place du réseau téléphonique
postal, alors en plein développement, nécessitait une rénovation
importante des câbles, principalement souterrains, véhiculés
par les circuits d'alarme incendie. Ces dernières années,
malgré une nette amélioration de l'entretien de ces câbles,
le nombre de fausses alarmes demeure élevé.
Pour l'année 1908, le chef des pompiers a indiqué que sur
les 5 811 appels reçus, 3 236 provenaient des bornes d'alarme de
rue, 1 949 d'inconnus ( c'est-à-dire de personnes se rendant aux
casernes de pompiers), 477 d'abonnés au central téléphonique,
62 des téléphones de la police et des services de secours,
52 des téléphones privés des pompiers, 12 des systèmes
d'alarme automatique et 23 des cabines téléphoniques publiques.
Parmi les 3 236 appels d'urgence incendie de rue, 530 étaient des
fausses alertes, dues à des problèmes électriques.
Ces fausses alarmes ne sauraient être considérées
comme le signe d'un mauvais entretien des câbles, compte tenu du
réseau de près de 1 600 kilomètres de câbles
en jeu et du fait qu'un défaut à la terre de quelques secondes
seulement suffit à provoquer une fausse alarme. En réalité,
il est douteux qu'avec le système d'alarme incendie décrit
précédemment, il soit possible de réduire sensiblement
ce problème, même en prévoyant des tracés spécialement
réservés aux câbles d'alarme incendie. Le coût
de ces tracés serait si élevé qu'il limiterait l'extension
du réseau d'alarmes publiques, ce qui serait plus préjudiciable
à la collectivité que les problèmes actuels liés
aux alarmes incendie. C'est pourquoi des efforts sont actuellement déployés
pour résoudre ce problème, et l'on espère que cela
se fera sans diminuer sensiblement l'efficacité du système
d'alarme incendie, qui, il va sans dire, est le facteur le plus important
pour déterminer la valeur de tout système. La brigade des
sapeurs-pompiers de Londres a donc décidé de tester à
la caserne d'Islington une modification des alarmes incendie, selon un
plan similaire à celui qui s'est avéré satisfaisant
à Newcastle upon Tyne. L'essai d'Islington a débuté
en 1907. Il a donné de si bons résultats que les pompiers
ont demandé que le reste de leurs alarmes incendie soient modifiées
de la même manière .
Le système modifié de M. A. C. Brown sera installé
dans les nouvelles casernes de pompiers. On remarquera que la cloche du
boîtier d'alarme a été remplacée par un vibreur,
ou avertisseur sonore, comme on l'appelle généralement.
Lorsqu'on actionne la poignée du boîtier d'alarme, le vibreur
se met en vibration. Cette vibration est ensuite maintenue par un électroaimant,
qui ferme le circuit en parallèle avec le relais de maintien. Le
courant de la batterie principale traverse un milliampèremètre,
un ensemble de relais appelé « sélecteur de relais/avertisseur
sonore », et un indicateur ; il existe un indicateur distinct pour
chaque circuit de boîtier d'alarme. Le « sélecteur
de relais/avertisseur sonore » sépare les pulsations rapides
du courant vibratoire générées par le vibreur du
courant continu. La composante vibratoire actionne un relais spécifique
qui commande la sonnerie de l'alarme incendie et un relais à action
lente, appelé « silencieux de circuit » sur le schéma.
Le levier d'armature du relais à action lente est relié
à un amortisseur pneumatique afin de retarder son retour lorsque
l'électroaimant de commande est mis hors tension. Ce relais ferme
le circuit local des sonneries d'alarme de la caserne de pompiers pendant
environ 20 secondes. En cas de fuite de courant due à un défaut
d'isolation de la ligne, le relais sélecteur de sonnerie «
courant continu » est activé, déclenchant la sonnerie
d'alarme et signalant le défaut. Cette sonnerie sert également
aux appels téléphoniques des pompiers depuis les alarmes
de rue. Le fonctionnement du relais sélecteur de sonnerie peut
être brièvement décrit comme reposant sur les pulsations
successives du courant qui génèrent une vibration infime
mais continue d'un levier légèrement équilibré.
Une extrémité de ce levier repose sur le diaphragme d'un
relais, similaire à un combiné téléphonique.
Le relais de sonnerie d'incendie est court-circuité par le contact
entre le diaphragme et le levier. L'effet de cette vibration est d'augmenter
la résistance de ce contact suffisamment pour permettre le passage
du courant vers le relais de sonnerie d'incendie. Ce dernier relais ferme
le circuit local de la sonnette d'incendie par l'intermédiaire
d'un relais à action lente, dont l'objectif est d'empêcher
qu'une impulsion momentanée ne déclenche le relais à
action lente de l'alarme locale.
Pratiquement dès qu'une alarme incendie est déclenchée
dans la rue, les sonneries de la caserne de pompiers retentissent et,
si nécessaire, les éclairages de secours peuvent également
s'allumer automatiquement. De plus, les fausses alarmes dues à
des problèmes électriques sont ainsi éliminées.
La touche de rappel permet au veilleur de la caserne d'appeler un pompier
s'il se trouve à proximité d'un poste d'alarme incendie
: le signal d'appel est émis par le combiné téléphonique,
qui produit un bourdonnement sonore grâce à la vibration
de la ligne lorsque la touche de rappel est enfoncée.
Le transformateur du tableau de distribution des alarmes incendie est
utilisé pour la communication entre une alarme de rue et une autre
caserne. Il relie le circuit de l'alarme de rue au système d'intercommunication
téléphonique, utilisé entre la caserne centrale et
les postes de commandement, ainsi qu'entre ces derniers et les différentes
casernes de pompiers. Ce système d'intercommunication est essentiel
au fonctionnement du service d'incendie de Londres. Un effort considérable
a été consacré à l'accélération
de la transmission des messages, si bien que le temps de réponse
à un message bref envoyé de la caserne centrale à
un poste de commandement est désormais d'environ six secondes,
et d'environ 20 secondes de la caserne centrale à une caserne de
pompiers. Dans ce dernier cas, une commutation est nécessaire au
poste de commandement pour joindre la caserne de pompiers. Cependant,
en cas d'incendie grave, ces 20 secondes d'attente pour contacter une
caserne de pompiers ne sont pas perdues lors de la mobilisation rapide
des différentes sections de la brigade. Lorsqu'on appuie sur la
touche d'alarme incendie du standard d'intercommunication d'un poste de
commandement, les cloches des pompiers de la caserne d'intervention se
mettent instantanément en marche et, en règle générale,
avant même que le veilleur de service ait reçu par téléphone
tous les détails concernant l'endroit où ils sont requis,
les hommes et le matériel sont prêts à partir.
Système postal britannique
Des systèmes quasi identiques ont été
installés par le service technique des Postes pour les municipalités
de Belfast et de Newcastle-upon-Tyne . À Newcastle-upon-Tyne, bien
que l' alarme utilise un avertisseur sonore , aucun sélecteur de
relais n'est employé comme récepteur ; les signaux sonores
sont rendus audibles à la caserne de pompiers grâce à
un récepteur téléphonique spécialement conçu
et installé sous la sonnerie d'alarme. Cette sonnerie peut être
temporairement arrêtée en appuyant sur le bouton de court-circuit
si nécessaire pour rendre le signal sonore du récepteur
plus audible. À Belfast, le système est pratiquement identique
à celui actuellement remplacé à Londres, à
ceci près que la sonnerie de réponse locale n'est pas fixée
dans le boîtier d'alarme de rue, mais installée à
l'extérieur, près du sommet du lampadaire supportant l'alarme.
L'objectif est d'attirer l'attention de la police afin d'arrêter
les personnes qui déclenchent l'alarme sans motif valable.
Dans les deux cas, les circuits d'alarme sont entièrement métalliques
et, de ce fait, ne risquent pas de se dérégler suite à
des défauts à la terre sur les câbles d'alimentation,
contrairement au système londonien. Parmi les systèmes d'alarme
incendie simples installés par la Poste dans les petites villes,
il suffit de décrire le type G, un système à circuit
ouvert. Lorsque la poignée d'alarme est actionnée, la ligne
est mise à la terre par l'intermédiaire d'une sonnette vibrante
shuntée. La poignée, en position tirée, est verrouillée
par un loquet qui ne peut être déverrouillé qu'à
l'arrivée des pompiers, qui ouvrent alors la porte d'alarme. La
fermeture du circuit de cette manière alimente la batterie centrale
de la caserne via un indicateur de chute non polarisé, lui-même
relié à un circuit d'alimentation local auquel sont connectées
les sonnettes des pompiers. Ces sonnettes sont installées dans
les logements des pompiers, un circuit alimentant généralement
plusieurs sonnettes. À la caserne, les circuits des sonnettes sont
regroupés et connectés au circuit local commun des indicateurs
de chute sur le tableau électrique. Chaque circuit de boîtier
d'alarme est équipé d'un interrupteur électromagnétique
permettant d'interrompre la sonnerie jusqu'à la réinitialisation
de l'alarme de rue. Pendant cette période, l'indicateur concerné
affiche une étoile blanche. Une fois le boîtier réinitialisé
et le circuit interrompu, l'interrupteur rétablit le fonctionnement
normal du circuit et l'étoile blanche disparaît. Une prise
téléphonique est raccordée à l'interrupteur
de chaque circuit afin de permettre le branchement d'un combiné
téléphonique. Ce dernier détecte les pulsations de
la sonnerie du boîtier d'alarme et confirme ainsi que l'appel est
dû au déclenchement de l'alarme.
Pour revenir au sujet des systèmes d'alarme en
circuit fermé, sur lesquels repose presque exclusivement la pratique
des alarmes incendie en dehors de ce pays, on pourrait penser que l'expérience
des pompiers de Londres est accablante ; mais à la lumière
de cette expérience, il apparaît possible que si le matériel
d'intervention avait généralement été conforme
aux normes actuelles, les conclusions auraient été différentes.
Les autorités allemandes et américaines
estiment que seul le principe du circuit métallique fermé
doit être employé, compte tenu des exigences de la télégraphie
d'alarme incendie. L'alarme incendie publique se distingue essentiellement
des autres systèmes de signalisation télégraphique
par sa très faible fréquence d'utilisation. Même testé
quotidiennement, un système à circuit ouvert ne garantit
pas le bon fonctionnement des alarmes au moment de déclencher un
appel d'urgence, car il est impossible de signaler automatiquement et
de manière fiable toute coupure de ligne ou de batterie. Or, pour
des questions aussi cruciales que la transmission des alarmes incendie,
les dispositifs de sécurité et de contrôle automatiques
permettant de parer à ces imprévus sont généralement
considérés comme indispensables. Bien qu'un système
à circuit fermé présente l'avantage majeur de permettre
une mise en uvre aisée de ces dispositifs, son application
à des circuits ne comportant qu'un seul point d'appel serait onéreuse.
C'est pourquoi, dans un système à circuit fermé,
on connecte en série, sur chaque circuit, autant de points d'appel
que le permet une longueur de ligne raisonnablement sûre. Cette
pratique constitue en elle-même un atout considérable. Cela
réduit au minimum le coût du câblage externe d'un système,
notamment lorsque des circuits métalliques sont souhaités.
De manière générale, qu'un système soit à
circuit ouvert ou fermé, il est conseillé qu'il soit entièrement
métallique et sans retour par la terre. Le retour par la terre
implique non seulement que les signaux peuvent être imités
de près, voire exactement, dans certaines circonstances par des
défauts d'isolation de ligne, mais aussi que les circuits peuvent
être plus fréquemment hors service, l'isolant des fils étant
mécaniquement l'élément le plus fragile de tout système
électrique. Il a été fait mention, en introduction,
du système série à circuit fermé de la société
Siemens. Bien que plusieurs autres systèmes de ce type existent,
nous nous limiterons ici à la description de celui de la société
Gamewell, très répandu en Amérique et installé
ces dernières années dans plusieurs grandes villes du pays.

sommaire
Système Siemens en Allemagne :
1881 Dans certaines villes allemandes, on entretient souvent des veilleurs
de nuit, qui, des tours les plus hautes de la ville, observent sil
ne se manifeste pas dincendies, et mettent les cloches de la tour
en branle aussitôt quils en aperçoivent. Mais beaucoup
de ces tours n'ont pas de veilleur à demeure, et pour y suppléer,
on a cherché à faire sonner les cloches à distance
par lintermédiaire dune action électrique. M.
Fein, lors de l'installation du réseau télégraphique
dincendie à Nuremberg, a combiné un système
de ce genre qui, daprès le Dinglers Polytechnisches
Journal, a bien réussi. Le problème ne laissait pas que
d'être assez difficile, car pour faire sonner le tocsin à
des cloches du poids de celles qui sont employées dans les clochers,
il faut une puissance mécanique considérable, et pour mettre
en action cette puissance sous linfluence dun faible courant
électrique, il fallait une combinaison particulière de mécanismes
dhorlogerie. Déjà les grandes sonneries de chemins
de fer dites allenendes, exigeaient des effets mécaniques assez
compliqués, et pourtant les sonneries dont nous parlons en ce moment,
sont dans des conditions beaucoup plus difficiles encore.
Dans le système dont nous parlons, laction est effectuée
sur le marteau de la cloche par une excentrique à limaçon,
mue par le premier mobile dun fort mouvement dhorlogerie modéré
par des volants, et dont le dernier mobile est pourvu dun double
système de détentes don lun est actionné par
un électro-aimant. Quand un courant est transmis de lune
des stations de garde, le mécanisme précédent est
déclanché, et le mécanisme de la sonnerie fonctionne
avec une vitesse que lon peut régler au moyen des volants,
mais qui peut agir sur le marteau de la même manière que
si on faisait sonner la cloche à bras dhomme. Ce système
est employé non-seulement à Nuremberg, mais encore à
Stuttgart, et le poids des marteaux mis en branle varie de 8 à
12 kilog. La durée du tintement de la sonnerie peut atteindre de
25 à 30 minutes.
Les boîtiers d'alarme étaient connectés
en série dans un circuit métallique fermé aboutissant
à la caserne principale des pompiers, où se trouvait la
batterie. Chaque borne d'alarme était équipée d'un
émetteur télégraphique automatique qui, activé
par la personne donnant l'alerte, interrompait le courant permanent un
certain nombre de fois, transmettant un signal en code Morse à
la caserne. Ce signal était alors enregistré sur une bande
de papier par un enregistreur Morse à démarrage automatique.
Un ensemble spécifique de signaux Morse était attribué
à chaque borne d'alarme pour indiquer la localisation de l'alarme
reçue. Ce système s'avéra si utile que, quelques
années plus tard, des systèmes similaires de télégraphe
incendie furent installés dans d'autres villes allemandes, et il
fut également adopté à Amsterdam et à Stockholm.
Bien que l'expérience et les progrès généraux
de l'électrotechnique aient permis de perfectionner considérablement
le système de Siemens , les principes de base initiaux ont été
conservés : des circuits métalliques fermés pour
les boîtiers d'alarme de rue et l'enregistrement en code Morse de
toutes les alarmes transmises. Le système de signalisation en code
Morse présentait incontestablement un grand avantage, car il permettait
aux pompiers d'utiliser les alarmes de rue pour la transmission de messages
télégraphiques liés à leurs interventions.
À cet égard, l'introduction du téléphone a
modifié la donne, et la quasi-totalité des alarmes incendie
de rue allemandes ont été équipées d' un appareil
téléphonique en plus de l'émetteur télégraphique
automatique. En conséquence , la société Siemens
a récemment conçu des boîtiers d'alarme dotés
d'un mécanisme de signalisation numérique remplaçant
le code Morse. Chaque boîtier d'alarme d'une installation est numéroté
de manière unique, les numéros correspondant à son
emplacement.
A lExposition nationale de Stuttgard, lélectricité
est représentée dans diverses de ses applications. Entre
autres appareils, on voit la machine dinduction pour la lumière
et la galvanoplastie de M. Fein, de Stuttgard, que nous avons décrite.
Cette machine produit un courant dune grande puissance. M. Fein
expose encore ses télégraphes dalarme pour incendie,
qui permettent de faire sonner les cloches au sommet dune tour.
Ces appareils électriques d'alarme ont été adoptés
en Allemagne et dans différents pays. On remarque aussi des horloges
électriques pour contrôle, en usage dans les stations de
police, des appareils dinduction pour médecins, des télégraphes
système Morse.
Ces signaux numériques, émis trois fois
sur un ou plusieurs gongs à la caserne des pompiers et également
enregistrés trois fois sur bande de papier, sont considérés
comme plus faciles à comprendre que les signaux en code Morse ;
les signaux numériques présentent l' avantage supplémentaire
que la localisation de l'alarme donnée peut être affichée
visuellement dans tout le service d'incendie au moyen de chiffres simples
...
sommaire
Le vingtième siècle a lui aussi apporté
des développements dimportance dans la technologie des alarmes
: Alors quaprès la deuxième guerre mondiale, les boîtiers
dappel durgence du type Calahan étaient devenus abordables,
de plus en plus de postes de contact reliés aux services médicaux,
àla police et aux pompiers furent mis en place ce qui permit daméliorer
la sécurité de la population à grande échelle.
Dans les années 1970, des techniciens intégrèrent
les premiers détecteurs de mouvement dans leurs systèmes
dalarme. Les années 80 et 90 furent particulièrement
marquées par une démocratisation croissante faisant de plus
en plus fréquemment des systèmes dalarme un standard
de la sécurisation des bâtiments.
Enfin, les premiers systèmes dalarme sans fil arrivèrent
sur le marché et révolutionnèrent la technologie
des alarmes dun point de vue pratique : le fouillis de câbles
faisait enfin partie du passé.
sommaire
|